温馨提示:文末有 优快云 平台官方提供的学长联系方式的名片!
温馨提示:文末有 优快云 平台官方提供的学长联系方式的名片!
温馨提示:文末有 优快云 平台官方提供的学长联系方式的名片!
作者简介:Java领域优质创作者、优快云博客专家 、优快云内容合伙人、掘金特邀作者、阿里云博客专家、51CTO特邀作者、多年架构师设计经验、多年校企合作经验,被多个学校常年聘为校外企业导师,指导学生毕业设计并参与学生毕业答辩指导,有较为丰富的相关经验。期待与各位高校教师、企业讲师以及同行交流合作
主要内容:Java项目、Python项目、前端项目、PHP、ASP.NET、人工智能与大数据、单片机开发、物联网设计与开发设计、简历模板、学习资料、面试题库、技术互助、就业指导等
业务范围:免费功能设计、开题报告、任务书、中期检查PPT、系统功能实现、代码编写、论文编写和辅导、论文降重、长期答辩答疑辅导、腾讯会议一对一专业讲解辅导答辩、模拟答辩演练、和理解代码逻辑思路等。
收藏点赞不迷路 关注作者有好处
文末获取源码
感兴趣的可以先收藏起来,还有大家在毕设选题,项目以及论文编写等相关问题都可以给我留言咨询,希望帮助更多的人
介绍资料
- 项目概述
考研(研究生入学考试)是许多大学毕业生追求深造的一种途径。为了帮助考生更好地选择适合自己的研究生专业和院校,开发一个考研推荐系统可以为考生提供个性化的建议。该项目旨在通过数据分析和可视化技术,为考生提供基于数据的研究生专业和院校推荐。
通过数据分析和可视化,为考生提供具有个性化的研究生专业和院校推荐服务,帮助考生更好地选择适合自己的研究生方向。
该项目涉及数据处理、统计分析和可视化等技术,需要结合数据库管理、数据清洗、数据分析工具和可视化库进行开发实现。
- 大数据分析、挖掘与可视化开发环境
本项目采用Python语言及第三方库进行大数据分析、挖掘,包括训练模型的构建、后端开发环境、使用的第三方库和模型评估等方面。
- 软件开发环境:PyCharm、Navicat、MySQL
2.第三方库包
django==2.2.1
django-simpleui==2.1
djangorestframework==3.9.1
pandas
requests
Beautifulsoup4
pyecharts
- 数据采集
本项目爬虫由两个爬虫同时组成,并可以并行爬取数据。
其中一个爬虫用于采集研究生院校的基本信息,包括学校名称、地理位置、专业设置等。另一个爬虫用于采集历年考研数据,包括报考人数、录取人数、专业录取分数线等。爬虫可以通过网络请求和HTML解析的方式获取所需数据,并将数据保存到本地csv文件或数据库中。
四、数据准备(含数据清洗、补全、整合、转换等)
在数据准备阶段,对采集到的数据进行清洗、补全、整合和转换等处理操作,以确保数据的质量和一致性。这包括处理缺失值、异常值、重复值等,对数据进行格式转换和标准化,以及将不同来源的数据整合到一个统一的数据集中。项目中所爬取的最新考研录取人数存在未知,且爬取下来的字段为-字符串,故将其修改为0.
- 数据分析处理与训练模型的构建
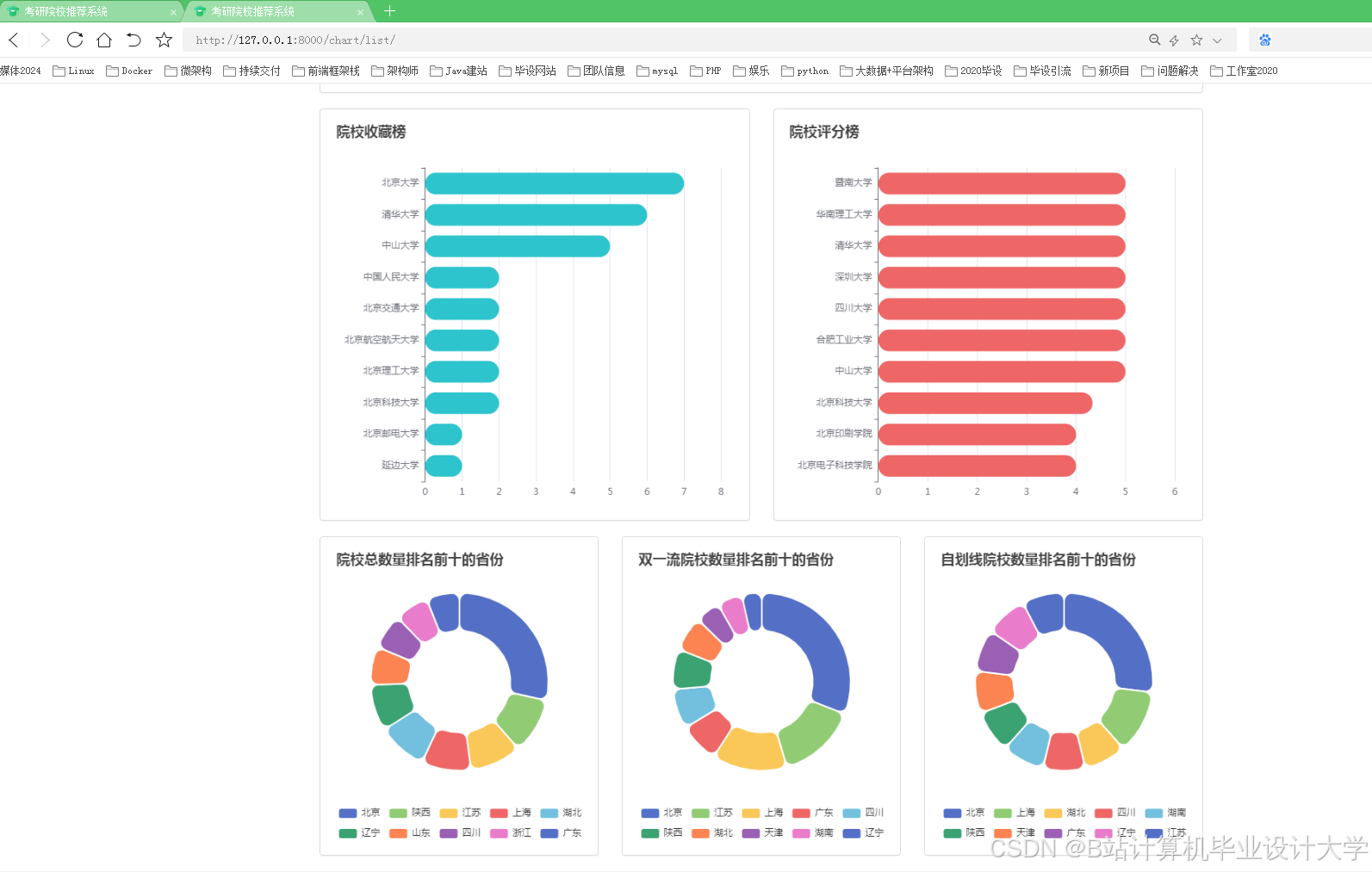
在数据分析方面,我们分析了院校收藏Top10和院校评分Top10。统计了院校数量、双一流院校数量、自划线院校数量排名前十的省份。对专业报录比、学校报录比、学校报名前十做了统计分析。
在基于学校评分和收藏的模型构建阶段,我们将利用学生对不同学校的评分和收藏数据来构建推荐模型。这些评分和收藏数据可以反映学生对学校的偏好和兴趣。
- 模型评估
数据准备:
收集学生对不同学校的评分和收藏数据。
对数据进行清洗和预处理,处理缺失值、异常值等。
特征工程:
根据评分和收藏数据,提取相关的特征,如学校评分、收藏次数等。
进行特征选择和转换,以提取对模型训练有用的特征。
模型评估:
基于准备好的特征和数据集,使用自定义算法构建推荐模型。
将数据集分为训练集和测试集,并评估模型的性能和准确性。
根据评估结果,对模型进行调整和改进,以提高推荐准确性和用户满意度。
模型优化:
可以尝试不同的机器学习算法、模型参数和特征组合,以优化模型表现。
进行模型调优和参数调整,以提高推荐结果的准确性和个性化程度。
七、数据可视化
数据可视化是将数据分析结果以直观、易于理解的图表、图形等形式展示的过程。在这一阶段,可以使用数据可视化技术,如绘制柱状图、折线图、散点图等,来展示分析结果和模型预测的信息。通过交互式界面和图表,用户可以根据自身需求进行筛选和选择,从而更好地理解和利用数据分析结果。
本项目使用柱状图分析了院校收藏和评分前十,饼状图统计了院校总数量、双一流院校数量、自划线院校数量前十的省份。最好,通过柱状图分析了每个院校及专业报录比前十情况,可以得出哪些院校或者哪些专业竞争比较激烈。
运行截图
推荐项目
上万套Java、Python、大数据、机器学习、深度学习等高级选题(源码+lw+部署文档+讲解等)
优势
1-项目均为博主学习开发自研,适合新手入门和学习使用
2-所有源码均一手开发,不是模版!不容易跟班里人重复!

🍅✌感兴趣的可以先收藏起来,点赞关注不迷路,想学习更多项目可以查看主页,大家在毕设选题,项目代码以及论文编写等相关问题都可以给我留言咨询,希望可以帮助同学们顺利毕业!🍅✌
源码获取方式
🍅由于篇幅限制,获取完整文章或源码、代做项目的,拉到文章底部即可看到个人联系方式。🍅
点赞、收藏、关注,不迷路,下方查看👇🏻获取联系方式👇🏻








































7466

被折叠的 条评论
为什么被折叠?



