基于大数据的中国城市交通分析与预测平台开题报告
一、研究背景与意义
随着城市化进程的加速和人口的不断增加,中国城市交通问题日益突出,主要表现为交通拥堵、交通事故频发、公共交通不足、环境污染等。这些问题不仅影响了城市居民的生活质量,还制约了城市经济的可持续发展。为解决这些挑战,基于大数据的城市交通分析与预测平台应运而生,成为提升城市交通管理水平、优化交通资源配置的重要手段。
大数据技术的快速发展为城市交通分析与预测提供了强大的技术支持。通过收集、处理和分析海量的交通数据,可以揭示交通流量的变化规律、预测交通拥堵情况,为城市交通规划和管理提供科学依据。本论文旨在构建一套基于大数据的中国城市交通分析与预测平台,以提升城市交通管理效率,优化交通资源配置,实现城市交通的可持续发展。
二、研究目标与内容
2.1 研究目标
- 构建大数据交通分析平台:集成多种数据源,实现交通数据的实时采集、处理和分析。
- 交通流量预测:基于历史数据和实时数据,运用机器学习、深度学习等算法,预测未来交通流量和拥堵情况。
- 优化交通策略:根据预测结果,提出针对性的交通优化策略,如信号灯配时调整、道路规划优化等。
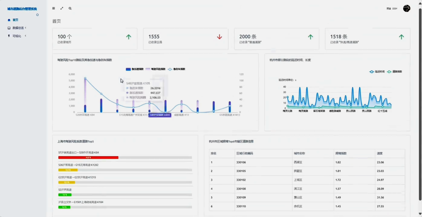
- 可视化展示:通过可视化技术,直观展示交通运行状况和预测结果,为决策者提供直观的数据支持。
2.2 研究内容
- 数据采集与处理:研究如何从不同渠道(如交通监控系统、车载传感器、智能手机等)收集交通数据,并进行数据清洗、融合和预处理,确保数据的准确性和一致性。
- 建模与预测:探讨适用于城市交通流量预测的建模方法,包括传统的回归模型、时间序列模型以及机器学习模型(如GRNN、LSTM等)。通过对比分析,选择最优的预测模型。
- 优化策略制定:基于预测结果,提出具体的交通优化策略,包括信号灯配时调整、道路规划优化、公共交通线路优化等,并评估策略的实施效果。
- 可视化平台设计:设计并实现一个基于WebGIS的交通分析与预测可视化平台,展示交通运行状况、预测结果及优化策略效果。
三、研究方法与技术路线
3.1 数据采集
利用交通监控系统、车载传感器、智能手机等多元化数据源,实时采集交通流量、车速、拥堵情况等数据。同时,通过爬虫技术获取互联网上的公开交通数据,如导航软件数据、社交媒体数据等。
3.2 数据处理
对采集到的原始数据进行清洗、格式化、融合等预处理工作,确保数据的准确性和一致性。采用大数据处理技术(如Hadoop、Spark等)进行分布式存储和计算,提高数据处理效率。
3.3 建模与预测
结合传统统计方法和机器学习、深度学习算法,构建交通流量预测模型。通过对比分析不同模型的预测效果,选择最优的预测模型。同时,利用数据挖掘技术发现交通数据中的隐藏规律和关联关系,为优化策略制定提供决策支持。
3.4 可视化平台设计
采用WebGIS技术设计并实现交通分析与预测可视化平台。平台具备交通运行状况实时监测、预测结果展示、优化策略效果评估等功能。通过可视化技术直观展示交通数据,为决策者提供直观的数据支持。
四、预期成果与创新点
4.1 预期成果
- 构建一套基于大数据的中国城市交通分析与预测平台,实现交通数据的实时采集、处理和分析。
- 提出一套有效的交通流量预测模型和优化策略,为城市交通管理提供科学依据。
- 设计并实现一个交通分析与预测可视化平台,为决策者提供直观的数据支持。
4.2 创新点
- 多元化数据源融合:集成多种数据源,实现交通数据的全面采集和融合。
- 先进算法应用:运用机器学习、深度学习等先进算法进行交通流量预测,提高预测精度。
- 可视化平台设计:设计并实现一个基于WebGIS的交通分析与预测可视化平台,直观展示交通运行状况和预测结果。
五、研究计划与时间安排
- 前期准备阶段(1-2个月):调研国内外相关研究现状,明确研究目标和内容,制定详细的研究计划。
- 数据采集与处理阶段(3-4个月):构建数据采集系统,实现数据的实时采集和预处理。
- 建模与预测阶段(5-6个月):构建交通流量预测模型,进行模型训练和测试,选择最优的预测模型。
- 优化策略制定阶段(7-8个月):基于预测结果提出优化策略,并进行策略实施效果评估。
- 可视化平台设计与实现阶段(9-10个月):设计并实现交通分析与预测可视化平台。
- 总结与验收阶段(11-12个月):整理研究成果,撰写论文










857

被折叠的 条评论
为什么被折叠?



