概述
对Linux服务器系统进行监控主要是用到了node_exporter这个工具。node_exporter简单易用,只需要下载后解压运行即可。
点此进入node_exporter的下载界面。

一、安装
首先对其解压。
tar –xzvf node_exporter-1.1.2.linux-amd64
cd node_exporter-1.1.2.linux-amd64
二、运行node_exporter
./node_exporter
运行后可以看到类似的反馈信息(仅供参考)
level=error ts=2021-06-03T06:05:07.279Z caller=collector.go:161 msg="collector failed" name=cpufreq duration_seconds=0.004688889 err="strconv.ParseUint: parsing \"<unknown>\": invalid syntax"
level=error ts=2021-06-03T06:05:22.277Z caller=collector.go:161 msg="collector failed" name=cpufreq duration_seconds=0.000626559 err="strconv.ParseUint: parsing \"<unknown>\": invalid syntax"
level=error ts=2021-06-03T06:05:37.278Z caller=collector.go:161 msg="collector failed" name=cpufreq duration_seconds=0.006807693 err="strconv.ParseUint: parsing \"<unknown>\": invalid syntax"
level=error ts=2021-06-03T06:05:52.276Z caller=collector.go:161 msg="collector failed" name=cpufreq duration_seconds=0.005156034 err="strconv.ParseUint: parsing \"<unknown>\": invalid syntax"
此时可以通过访问http://yourIP:9100

点击上图的Metrics可以看到node_exporter获取到的当前主机的监控数据。如下如截取的片段

每个监控指标之前都有一段类似这样的信息:
# HELP node_cpu_guest_seconds_total Seconds the CPUs spent in guests (VMs) for each mode.
# TYPE node_cpu_guest_seconds_total counter
# HELP node_cooling_device_max_state Maximum throttle state of the cooling device
# TYPE node_cooling_device_max_state gauge
在这里HELP主要是对指标进行了解释,说明这个指标的含义。TYPE说明当前指标的数据类型。
这其中可以了解到cpu有些只表示只增不减的所以数据类型为counter;node_cooling_device_max_state这个指标可以从注释中看出指标类型为gauge。
除此之外,常见的还有一下指标:
- node_boot_time:系统启动时间
- node_cpu:系统CPU使用量
- nodedisk*:磁盘IO
- nodefilesystem*:文件系统用量
- node_load1:系统负载
- nodememeory*:内存使用量
- nodenetwork*:网络带宽
- node_time:当前系统时间
- go_*:node exporter中go相关指标
- process_*:node exporter自身进程相关运行指标
三、修改Prometheus配置文件收集数据
为了能够让Prometheus获取到监控数据,这里需要对prometheus.yml文件进行配置。追加node字段即可。
[root@localhost prometheus]# cat prometheus.yml
# my global config
global:
scrape_interval: 15s # Set the scrape interval to every 15 seconds. Default is every 1 minute.
evaluation_interval: 15s # Evaluate rules every 15 seconds. The default is every 1 minute.
# scrape_timeout is set to the global default (10s).
# Alertmanager configuration
alerting:
alertmanagers:
- static_configs:
- targets:
# - alertmanager:9093
# Load rules once and periodically evaluate them according to the global 'evaluation_interval'.
rule_files:
# - "first_rules.yml"
# - "second_rules.yml"
# A scrape configuration containing exactly one endpoint to scrape:
# Here it's Prometheus itself.
scrape_configs:
# The job name is added as a label `job=<job_name>` to any timeseries scraped from this config.
- job_name: 'prometheus'
# metrics_path defaults to '/metrics'
# scheme defaults to 'http'.
static_configs:
- targets: ['yourIP:9090']
- job_name: 'node'
static_configs:
- targets: ['yourIP:9100']
[root@localhost prometheus]#
添加文件后需要重新启动prometheus。
先不优雅地关闭prometheus,
[root@localhost prometheus]# ps -A |grep prometheus
3205 ? 00:00:36 prometheus
[root@localhost prometheus]# kill -9 3205
再启动prometheus
./prometheus --config.file=prometheus.yml
这时再访问Prometheus的Web UI,输入up 点击 execute可以看到

如果能够正常获取到node_exporter数据会看到Elements部分的数据
up{instance="172.16.20.47:9090",job="prometheus"} 1
up{instance="172.16.20.47:9100",job="node"} 1
1表示为正常,0表示为异常。
四、Grafana添加数据
之前已经把Grafana给起来了,访问Grafana的Web UI,默认用户名和密码都是admin,根据需要进行更改。

添加数据源
第一步,就是要把Prometheus的数据源添加进来。左侧设置按钮,选择 Data Source, Add data source。

选择Prometheus数据源。

将默认的Prometheus地址和端口填入地址栏。

可以通过点击Save&Test可以测试数据源是否可以连通。

创建Dashboard
先创建一个Dashboard,通过设置齿轮给Dashboard命名。

创建行
给Dashboard命名后,新建一行(add a new row),给这它一个新的行名。


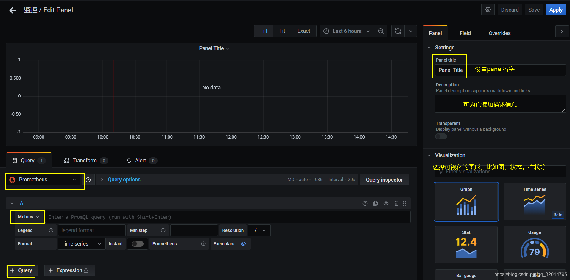
新建panel

点击add an empty panel后进入下面这个界面:

通过图上,这个页面可以为这个panel命名、添加描述信息、选择用什么样的图展示,
最重要的是,选择好数据来源为Prometheus,其次在Metrics下拉箭头中选择要展示的指标。比如

添加完一个指标后我们还可以添加指标通过这个按钮。

同样地添加步骤。
添加完后记得应用 保存。


其他指标添加方式雷同,这是为了分类,将这个panel移动到新建的行下。
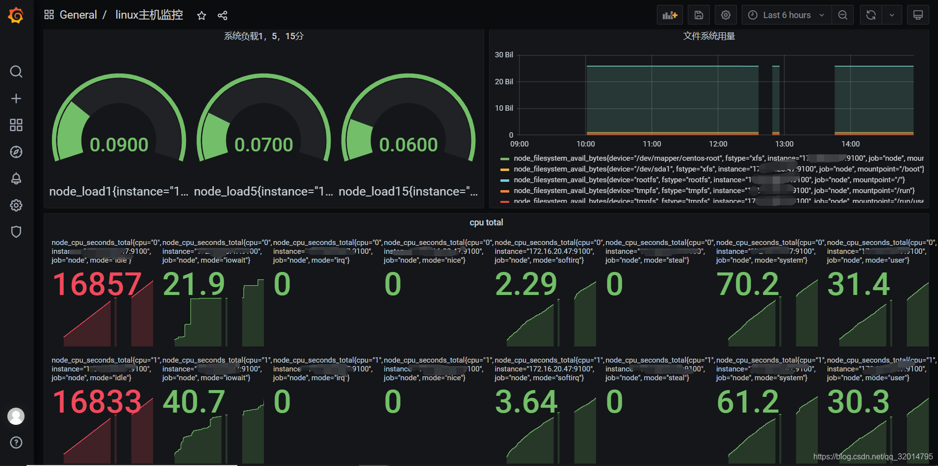
效果图:


本文介绍了使用node_exporter对Linux服务器系统进行监控的方法。先下载解压node_exporter并运行,可获取主机监控数据。接着修改Prometheus配置文件收集数据,最后在Grafana中添加数据源、创建Dashboard、行和panel来展示监控指标。
770

被折叠的 条评论
为什么被折叠?



