对一个固定的技术组件的分析优化思路,即组件不是我们开发的,但又要分析优化它,怎么办?
当数据库的CPU并没有全部用完,而是只用了几颗的时候,如何具体定向?将用到查看数据库本身线程栈的方法,这和前面直接看trx表有所不同。
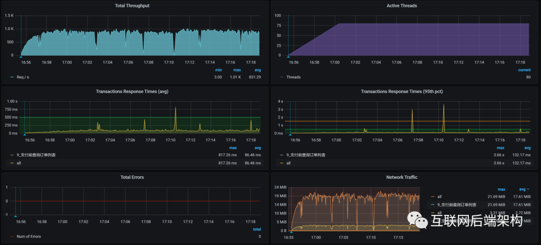
1 场景运行数据
对于支付前查询订单列表接口,先看第一次运行的性能场景结果:

从运行的场景数据来看,这接口TPS一开始还挺高,达800。但响应时间也增加,瓶颈已出现。只要知道瓶颈在哪,就能知道这个接口有无优化空间。
2 架构图

可见,当前接口的逻辑为:Gateway - Order - Member,其中也使用到MySQL和Redis。
3 拆分响应时间
Gateway:

Order:

Member:

从响应时间分布看,Gateway(网关)消耗时间长。接下来从Gateway下手,分析到底哪消耗了时间。
4 第一阶段
4.1 全局监控分析
先看这个接口的全局监控:

由于Gateway消耗的响应时间长,看过全局监控视图后,要判断Gateway在哪个worker:
[root@k8s-master-2 ~]# kubectl get pods -o wide | grep gateway
gateway-mall-gateway-757659dbc9-tdwnm 1/1 Running 0 3d16h 10.100.79.96 k8s-worker-4 <none> <none>
[root@k8s-master-2 ~]#
复制
在worker-4,同时在全局监控图上可看到,虽然Gateway只消耗70%CPU,但它还是消耗最多响应时间。那就看Gateway的线程状态,在处理什么。
4.2 定向监控分析
先看一下线程的CPU消耗:

通过上图可看,Gateway有两类重要工作线程:
reactor-http-epoll reactor-http-epoll线程的设置最好与CPU个数一致。当前reactor-http-epoll线程4个,而这个worker有6C,所以还能增加两个
boundedElastic 有边界的弹性线程池,默认为CPU核x10,也没啥可优化
再持续看一会儿Gateway服务中的线程所消耗的时间比例,看方法级的时间消耗有没有异常的情况,即比例非常高的:

当前的执行方法也都没啥异常。
现在我们就把线程增加到6个,看能不能把CPU用高一点。如果CPU用多了之后,仍然是Gateway消耗的时间长,那就只有再继续加CPU。
性能项目中,不要轻易给出加CPU这样的建议。一定要在你分析了逻辑后,确定没有其他优化空间,再给这样的建议。
4.3 优化效果

通过回归测试,看到TPS有一点增加,只是在图的后半段(由于在测试过程中,Gateway重启过,前面的TPS就当是预热了)增加的并不明显,大概有50多TPS的样子。不过,也算是有了效果。
还没结束,查看各Worker的过程中,还发现DB里有两个CPU使用率很高。
优化效果不咋样,重新开始分析。
5 二阶段
5.1 全局监控分析

DB所在的worker-1也没啥大的资源消耗。
文章中经常用这个界面看全局监控数据。但这不是只看这界面。当我在这界面中看不到明显问题点时,也会去看命令像top/vmstat,这和我一直说的全局监控的完整计数器有关。因此,你要有全局监控计数器的视图,然后才能真正看全第一层的计数器。
再看DB所在的worker上的top数据:
bash-4.2$ top
top - 09:57:43 up 3 days, 17:54, 0 users, load average: 4.40, 3.57, 3.11
Tasks: 11 total, 1 running, 9 sleeping, 1 stopped, 0 zombie
%Cpu0 : 8.0 us, 4.7 sy, 0.0 ni, 84.3 id, 0.0 wa, 0.0 hi, 2.2 si, 0.7 st
%Cpu1 :100.0 us, 0.0 sy, 0.0 ni, 0.0 id, 0.0 wa, 0.0 hi, 0.0 si, 0.0 st
%Cpu2 : 6.5 us, 4.4 sy, 0.0 ni, 85.5 id, 0.0 wa, 0.0 hi, 2.2 si, 1.5 st
%Cpu3 : 7.8 us, 5.7 sy, 0.0 ni, 83.7 id, 0.0 wa, 0.0 hi, 2.1 si, 0.7 st
%Cpu4 : 96.0 us, 0.0 sy, 0.0 ni, 0.0 id, 0.0 wa, 0.0 hi, 4.0 si, 0.0 st
%Cpu5 : 7.0 us, 4.0 sy, 0.0 ni, 84.9 id, 0.0 wa, 0.0 hi, 2.6 si, 1.5 st
KiB Mem : 16265992 total, 1203032 free, 6695156 used, 8367804 buff/cache
KiB Swap: 0 total, 0 free, 0 used. 9050344 avail Mem
PID USER PR NI VIRT RES SHR S %CPU %MEM TIME+ COMMAND
1 mysql 20 0 8272536 4.7g 13196 S 248.8 30.5 6184:36 mysqld
有两个CPU的使用率高,就定向分析DB。
5.2 定向监控分析
可在DB上又不是所有CPU使用率都高,所以,要看DB线程到底在做啥。有了上面的进程信息后,再深入线程级:
bash-4.2$ top -Hp 1
top - 09:56:40 up 3 days, 17:53, 0 users, load average: 3.05, 3.30, 3.01
Threads: 92 total, 2 running, 90 sleeping, 0 stopped, 0 zombie
%Cpu0 : 5.4 us, 2.9 sy, 0.0 ni, 89.2 id, 0.0 wa, 0.0 hi, 2.2 si, 0.4 st
%Cpu1 : 99.7 us, 0.0 sy, 0.0 ni, 0.0 id, 0.0 wa, 0.0 hi, 0.0 si, 0.3 st
%Cpu2 : 5.4 us, 3.2 sy, 0.0 ni, 88.2 id, 0.0 wa, 0.0 hi, 2.5 si, 0.7 st
%Cpu3 : 6.3 us, 4.2 sy, 0.0 ni, 87.0 id, 0.0 wa, 0.0 hi, 2.1 si, 0.4 st
%Cpu4 : 96.3 us, 0.0 sy, 0.0 ni, 0.0 id, 0.0 wa, 0.0 hi, 3.7 si, 0.0 st
%Cpu5 : 4.0 us, 2.5 sy, 0.0 ni, 91.0 id, 0.0 wa, 0.0 hi, 1.8 si, 0.7 st
KiB Mem : 16265992 total, 1205356 free, 6692736 used, 8367900 buff/cache
KiB Swap: 0 total, 0 free, 0 used. 9052664 avail Mem
PID USER PR NI VIRT RES SHR S %CPU %MEM TIME+ COMMAND
311 mysql 20 0 8272536 4.7g 13196 R 99.9 30.5 18:20.34 mysqld
241 mysql 20 0 8272536 4.7g 13196 R 99.7 30.5 1906:40 mysqld
291 mysql 20 0 8272536 4.7g 13196 S 3.3 30.5 15:49.21 mysqld
319 mysql 20 0 8272536 4.7g 13196 S 3.0 30.5 11:50.34 mysqld
355 mysql 20 0 8272536 4.7g 13196 S 3.0 30.5 13:01.53 mysqld
265 mysql 20 0 8272536 4.7g 13196 S 2.7 30.5 18:17.48 mysqld
307 mysql 20 0 8272536 4.7g 13196 S 2.7 30.5 16:47.77 mysqld
328 mysql 20 0 8272536 4.7g 13196 S 2.7 30.5 15:34.92 mysqld
335 mysql 20 0 8272536 4.7g 13196 S 2.7 30.5 8:55.38 mysqld
316 mysql 20 0 8272536 4.7g 13196 S 2.3 30.5 14:38.68 mysqld
350 mysql 20 0 8272536 4.7g 13196 S 2.3 30.5 10:37.94 mysqld
233 mysql 20 0 8272536 4.7g 13196 S 2.0 30.5 14:19.32 mysqld
279 mysql 20 0 8272536 4.7g 13196 S 2.0 30.5 19:51.80 mysqld
318 mysql 20 0 8272536 4.7g 13196 S 2.0 30.5 11:34.62 mysqld
331 mysql 20 0 8272536 4.7g 13196 S 2.0 30.5 11:46.94 mysqld
375 mysql 20 0 8272536 4.7g 13196 S 2.0 30.5 1:29.22 mysqld
300 mysql 20 0 8272536 4.7g 13196 S 1.7 30.5 17:45.26 mysqld
380 mysql 20 0 8272536 4.7g 13196 S 1.7 30.5 1:24.32 mysqld
只有两个MySQL的线程在使用CPU。接下来查SQL!虽然可能就是SQL的问题,但建议你找到相应证据。
gstack(装了GDB后就有的命令)打印这两个MySQL的栈,看具体函数。把那两个PID(311、241)的栈拿出来之后,看到:
Thread 59 (Thread 0x7f1d60174700 (LWP 241)):
#0 0x000055a431fefea9 in JOIN_CACHE::read_record_field(st_cache_field*, bool) ()
#1 0x000055a431ff01ca in JOIN_CACHE::read_some_record_fields() ()
#2 0x000055a431ff070f in JOIN_CACHE::get_record() ()
#3 0x000055a431ff2a92 in JOIN_CACHE_BNL::join_matching_records(bool) ()
#4 0x000055a431ff18f0 in JOIN_CACHE::join_records(bool) ()
#5 0x000055a431e397c0 in evaluate_join_record(JOIN*, QEP_TAB*) ()
#6 0x000055a431e3f1a5 in sub_select(JOIN*, QEP_TAB*, bool) ()
#7 0x000055a431e37a90 in JOIN::exec() ()
#8 0x000055a431eaa0ba in handle_query(THD*, LEX*, Query_result*, unsigned long long, unsigned long long) ()
#9 0x000055a43194760d in execute_sqlcom_select(THD*, TABLE_LIST*) ()
#10 0x000055a431e6accf in mysql_execute_command(THD*, bool) ()
#11 0x000055a431e6d455 in mysql_parse(THD*, Parser_state*) ()
#12 0x000055a431e6e3b6 in dispatch_command(THD*, COM_DATA const*, enum_server_command) ()
#13 0x000055a431e6fc00 in do_command(THD*) ()
#14 0x000055a431f33938 in handle_connection ()
#15 0x000055a4320e66d4 in pfs_spawn_thread ()
#16 0x00007f1e8f1fcdd5 in start_thread () from /lib64/libpthread.so.0
#17 0x00007f1e8d3cc02d in clone () from /lib64/libc.so.6
Thread 41 (Thread 0x7f1d585e0700 (LWP 311)):
#0 0x000055a4319dbe44 in Item_field::val_int() ()
#1 0x000055a4319fb839 in Arg_comparator::compare_int_signed() ()
#2 0x000055a4319fbd9b in Item_func_eq::val_int() ()
#3 0x000055a431ff24ab in JOIN_CACHE::check_match(unsigned char*) ()
#4 0x000055a431ff26ec in JOIN_CACHE::generate_full_extensions(unsigned char*) ()
#5 0x000055a431ff2ab4 in JOIN_CACHE_BNL::join_matching_records(bool) ()
#6 0x000055a431ff18f0 in JOIN_CACHE::join_records(bool) ()
#7 0x000055a431e397c0 in evaluate_join_record(JOIN*, QEP_TAB*) ()
#8 0x000055a431e3f1a5 in sub_select(JOIN*, QEP_TAB*, bool) ()
#9 0x000055a431e37a90 in JOIN::exec() ()
#10 0x000055a431eaa0ba in handle_query(THD*, LEX*, Query_result*, unsigned long long, unsigned long long) ()
#11 0x000055a43194760d in execute_sqlcom_select(THD*, TABLE_LIST*) ()
#12 0x000055a431e6accf in mysql_execute_command(THD*, bool) ()
#13 0x000055a431e6d455 in mysql_parse(THD*, Parser_state*) ()
#14 0x000055a431e6e3b6 in dispatch_command(THD*, COM_DATA const*, enum_server_command) ()
#15 0x000055a431e6fc00 in do_command(THD*) ()
#16 0x000055a431f33938 in handle_connection ()
#17 0x000055a4320e66d4 in pfs_spawn_thread ()
#18 0x00007f1e8f1fcdd5 in start_thread () from /lib64/libpthread.so.0
#19 0x00007f1e8d3cc02d in clone () from /lib64/libc.so.6
两个execute_sqlcom_select函数,即两个select语句。接着往上看栈,还可看到JOIN函数。既然是select语句中的JOIN,直接找SQL语句。
直接查innodb_trx表,看正在执行SQL有没有消耗时间长的。你也许会执行show processlist之类的命令,但为看全SQL,建议直接查trx表。
由于我们使用的thread_handling是默认的one-thread-per-connection,os的线程和MySQL里的线程都是一一对应。所以,这里直接查trx表不会有误判。
查找innodb_trx表,看到这两个SQL消耗时间长:
-- sql1
SELECT
count(*)
FROM
oms_order o
LEFT JOIN oms_order_item ot ON o.id = ot.order_id
WHERE
o. STATUS = 0
AND o.create_time < date_add(NOW(), INTERVAL - 120 MINUTE)
LIMIT 0,
1000
-- sql2:
SELECT
o.id,
o.order_sn,
o.coupon_id,
o.integration,
o.member_id,
o.use_integration,
ot.id ot_id,
ot.product_name ot_product_name,
ot.product_sku_id ot_product_sku_id,
ot.product_sku_code ot_product_sku_code,
ot.product_quantity ot_product_quantity
FROM
oms_order o
LEFT JOIN oms_order_item ot ON o.id = ot.order_id
WHERE
o. STATUS = 0
AND o.create_time < date_add(NOW(), INTERVAL - 120 MINUTE)
想看SQL慢,就看SQL执行计划(MySQL执行计划看不清楚,还可看Profile信息):


全表扫描。
支付前查询订单列表这个接口并没有用到这俩SQL。到代码看下这两个SQL的生成过程,反向查找到:
@Scheduled(cron = "0 0/20 * ? * ?")
private void cancelTimeOutOrder(){
Integer count = portalOrderService.cancelTimeOutOrder();
LOGGER.info("取消订单释放锁定库存:{}",count);
}
这是个定时计划,每20分钟执行一次。原来是定时任务调用了这两个批量的查询语句,导致两个CPU使用率达到100%,并且持续了一段时间。
像这样的定时任务,要格外关注,注意把它和实时业务分开部署和处理,减少批量业务对实时业务的资源争用。若放在一起处理,要控制好要批量查询的数据量级,让SQL查询更合理。
由于数据库可用的CPU较多,这定时任务对TPS并没有产生明显影响,在这里我们不用做什么处理,以后注意分开就好。
6 总结
虽然优化没有让TPS明显增加,但因为分析的技术细节不一样,也完整记录了分析过程。
一阶段分析不同点在于,对一个成熟固定组件,要想优化它,就要去了解它的架构,找到相关性能参数。因为实际性能项目中,面对这样的组件,往往没有时间去纠结内部的实现,需要非常快速地作出判断。如时间允许,慢慢折腾。
理解一个技术组件的原理,并没有想像中的那么高不可攀、深不可测,只要耐心看下去,总会成长。
二阶段分析,由某几个CPU高的现象分析到了具体的SQL问题。这个过程虽然简单,但从这问题,可以看出这系统还有很多优化空间,如主从分离、定时任务拆为单独的服务等等。
不过,性能分析中,重点仍是分析思路。
FAQ
为什么要看全部的全局监控计数器?
也可能存在关联系统影响导致性能差?在性能分析中没有“可能”。其实这个问题要问的是一个思路,而不是原因。
因为一个全局监控方法可能不能包含所有性能计数器,要知道自己想看什么计数器,知道计数器可以通过哪些工具来查看,使用全部是为了不漏点存在问题的任何可能性。
单CPU高时,如何定位具体的问题点?你有什么思路?
单cpu高,可以先查看cpu在跑哪些线程,找到对应高效耗线程,然后再去使用工具查看这些线程在干什么,从而定位问题。 CPU使用率高,也可以使用perf抓去调用函数?也同样是问思路。不过cpu使用率,应该先看是哪个计数器,再确定后续的思路,而不是直接用perf去看系统调用。
一切性能问题,都能通过jstack pid找到线索
那要看是不是和代码有关的问题。 jstack是查看栈信息的,也就是代码的执行逻辑。
- END -
往期回顾

技术交流,请加微信: jiagou6688 ,备注:Java,拉你进架构群
3754

被折叠的 条评论
为什么被折叠?



