一 背景
近来在做容器研究,本地也打算做一次基于原生k8s的动态扩容。k8s提供了基于cpu和内存的扩容方案,但如果需要根据其他规则,例如接口访问次数等等,就需要其他的一些辅助工具,例如监控:prometheus。本篇先准备好相关环境,并了解Prometheus和Grafana的安装和基本配置使用方式。
二 brew重新安装
尝试安装监控工具prometheus的时候,由于换了自己的旧电脑,发现brew install失败,报错信息如下:

当然,已经尝试过了各种切换brew源,并试图更新,但发现网上搜到的都不好用,无法解决问题。所以干脆执行卸载,然后重新安装。 结果发现,连一个可用的卸载脚本都不好找了。。
例如这个:
/usr/bin/ruby -e "$(curl -fsSL https://cdn.jsdelivr.net/gh/ineo6/homebrew-install/uninstall)"
在本地执行的时候,就会给出提示,这已经是很旧的下载版本,目前已被废弃,新版脚本使用Bash重写。
Downloads flamingskys$ /usr/bin/ruby -e "$(curl -fsSL https://cdn.jsdelivr.net/gh/ineo6/homebrew-install/uninstall)"
Warning: Ruby版本Homebrew安装脚本已被废弃,新版脚本使用Bash重写。
请使用以下命令:
/bin/bash -c "$(curl -fsSL https://cdn.jsdelivr.net/gh/ineo6/homebrew-install/uninstall.sh)"
不过好在还是执行成功了。。。
接下来就是重新安装:
/bin/zsh -c "$(curl -fsSL https://gitee.com/cunkai/HomebrewCN/raw/master/Homebrew.sh)"
最新的安装命令确实跟以前有所不同,多了很多提示信息,并可以直接在命令行根据提示指定下载源,在不必自己重新设置的条件下,速度快了很多:

目前支持5个下载源:
1、中科大下载源 2、清华大学下载源 3、北京外国语大学下载源 4、腾讯下载源(不推荐) 5、阿里巴巴下载源(不推荐 缺少cask源)
前三个是推荐的,【腾讯和阿里巴巴的不被推荐】。所以我们按照顺序,使用了中科大的下载源。
三 安装prometheus
在brew准备好之后,这两个工具的安装就简单很多。基本上参照这篇文章:Mac部署Prometheus + Grafana监控 操作即可。
在本地的实际操作步骤要比上文中提到的简单很多,无需自己设置权限和配置prometheus.yml。直接brew install prometheus即可:
Downloads flamingskys$ brew search prometheus
==> Formulae
prometheus prometheus-cpp
Downloads flamingskys$ brew install prometheus
==> Downloading https://homebrew.bintray.com/bottles/prometheus-2.25.2.mojave.bottle.tar.gz
==> Downloading from https://d29vzk4ow07wi7.cloudfront.net/1e69783408d0ca19f63ad156fc9ab765831fc88fe9576b9f15b4a3959d4ed64f?re
########### 16.5%
########### 16.7%
############ 16.7%
######################################################################## 100.0%
==> Pouring prometheus-2.25.2.mojave.bottle.tar.gz
==> Caveats
When run from `brew services`, `prometheus` is run from
`prometheus_brew_services` and uses the flags in:
/usr/local/etc/prometheus.args
To have launchd start prometheus now and restart at login:
brew services start prometheus
Or, if you don't want/need a background service you can just run:
prometheus --config.file=/usr/local/etc/prometheus.yml
==> Summary
🍺 /usr/local/Cellar/prometheus/2.25.2: 21 files, 156.4MB
在上面输出的安装信息中,已经给出了两种启动方式:

非service方式,需要指定配置文件,/usr/local/etc/prometheus.yml,vi查看内容:

从而可知,prometheus的默认启动端口为9090,启动后,在浏览器中通过http://localhost:9090 即可查看服务。

Status=>Targets下可以查看主机:

四 安装grafana
4.1 安装&启动
直接brew安装:brew install grafana,当前安装的版本是:Version 7.5.1,执行命令后可以看到如下输出信息:
Downloads flamingskys$ brew install grafana
==> Downloading https://homebrew.bintray.com/bottles/grafana-7.5.1.mojave.bottle.tar.gz
==> Downloading from https://d29vzk4ow07wi7.cloudfront.net/496292602ececfd9f979ece1b5d744ec7198bfa318a49657299be7708d46cf2a?re
######################################################################## 100.0%
==> Pouring grafana-7.5.1.mojave.bottle.tar.gz
==> Caveats
To have launchd start grafana now and restart at login:
brew services start grafana
Or, if you don't want/need a background service you can just run:
grafana-server --config=/usr/local/etc/grafana/grafana.ini --homepath /usr/local/share/grafana --packaging=brew cfg:default.paths.logs=/usr/local/var/log/grafana cfg:default.paths.data=/usr/local/var/lib/grafana cfg:default.paths.plugins=/usr/local/var/lib/grafana/plugins
==> Summary
🍺 /usr/local/Cellar/grafana/7.5.1: 2,663 files, 179.5MB
可见也是两种启动服务方式:
brew services start grafana
和
grafana-server --config=/usr/local/etc/grafana/grafana.ini --homepath /usr/local/share/grafana --packaging=brew cfg:default.paths.logs=/usr/local/var/log/grafana cfg:default.paths.data=/usr/local/var/lib/grafana cfg:default.paths.plugins=/usr/local/var/lib/grafana/plugins
4.2 查看配置
grafana的配置文件默认是: /usr/local/etc/grafana/grafana.ini,查看内容:

内容较多,所以这里不再贴出。其中server部分,指定了http协议的访问端口,为3000,所以通过http://localhost:3000 访问服务:

4.3 登录
grafana默认的用户名和密码都是admin,可以输入执行登录。如果顺利的话,可以进入首页如下图所示:

4.4 配置数据源为prometheus
上面的首页截图中,可以看到有DATA SOURCES配置,我们点击这里,添加prometheus作为数据源:

进入配置详情页:

在HTTP=>URL这一栏,填写http://localhost:9090,点击底部的Save & Test,即可保存成功:

4.5 创建Dashboard和Query

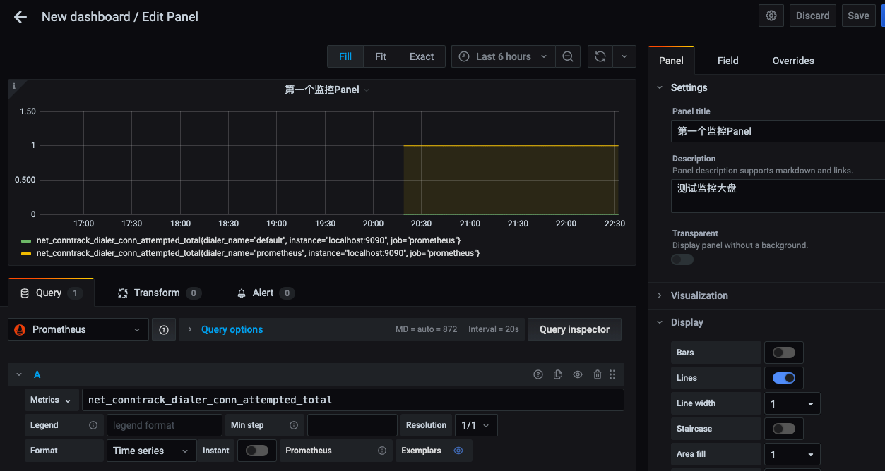
进入Dashboard(现在也叫panal),编辑Query:

前面提到,prometheus有默认对主机的监控,所以可以看到,在上面编辑query条件时,输入net_后下拉框自动弹出了目前已经进行了采集的指标列表,选择第一个之后就能够看到监控图表中动态展示的数据内容:

4.5 密码错误问题处理
可参见下面这篇文章:Grafana重置admin密码方法。 Grafana使用sqlite存储密码和一些配置数据,所以找到db文件,并使用sqlite命令修改密码即可,这里不再重述。

本文详细介绍了在Mac环境中安装和配置Prometheus和Grafana,以实现基于CPU、内存及自定义规则的K8s动态扩容,包括brew源更换、工具安装过程和基本配置使用。
5919

被折叠的 条评论
为什么被折叠?



