目录
博主介绍:
💗博主开发经历:全网拥有20W+粉丝、优快云作者、博客专家、全栈领域优质创作者、平台优质Java创作者、专注于Java、小程序、python、大数据、深度学习技术领域和毕业项目实战✌💟
2024-2026年最值得选择的Java毕业设计选题大全:1000个热门选题推荐✅✅✅
📲文章末尾源码+数据库📱
感兴趣的可以先收藏起来,还有大家在毕设选题(免费咨询指导选题),项目以及论文编写等相关问题都可以给我留言咨询,博主免费解答、希望可以帮助更多人
视频演示:
文章底部名片,获取项目的完整演示视频,免费解答技术疑问
技术介绍:
Mysql介绍
MySQL采用结构化查询语言SQL作为数据库操作的标准语言,具有高性能、高可靠性、易使用和跨平台等优点。MySQL支持多种存储引擎,如InnoDB、MyISAM等,其中InnoDB引擎支持事务处理、外键约束和崩溃恢复,适合对数据一致性要求较高的应用场景。MySQL遵循客户端-服务器架构,允许多个客户端同时访问同一个数据库,通过使用TCP/IP、Unix socket或命名管道等方式连接数据库。它提供了丰富的API接口,支持包括Java、Python、PHP、C++等多种编程语言,便于开发者进行二次开发。MySQL拥有强大的数据管理功能,支持视图、存储过程、触发器、事务、索引优化等高级特性,能够满足复杂的数据操作需求。
前后端分离架构介绍
前后端分离架构是一种现代Web系统开发模式,其核心理念是将前端页面展示与后端业务逻辑进行解耦,从而实现职责划分更加清晰、开发协作更高效的开发流程。在该架构中,前端主要负责页面渲染、用户交互与界面展示,通常使用如Vue、React、Angular等前端框架来实现单页应用(SPA)或多页面应用;后端则使用Spring Boot、Node.js、Django等服务框架构建RESTful API或GraphQL接口,专注于处理业务逻辑、数据处理与权限控制。前后端通过HTTP协议或Ajax请求进行通信,采用JSON格式进行数据传输,实现数据与视图的分离。前后端分离架构的优势显著,一方面可以实现前端与后端并行开发,提高开发效率,降低模块间的耦合度,另一方面也便于系统的维护与扩展,例如前端页面可灵活替换为移动端App、小程序等不同形式,而无需改动后端接口。同时,该架构更适合于分布式与微服务架构的演进,有助于系统的模块化与服务化部署。
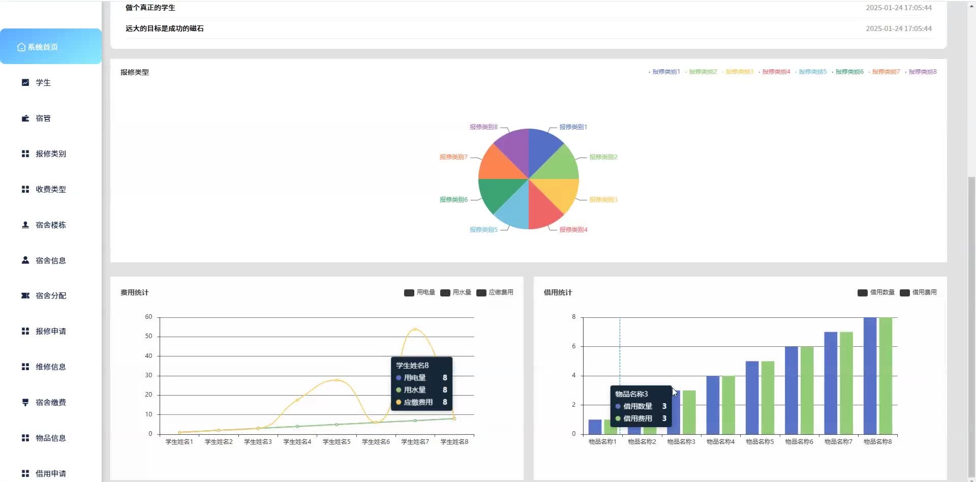
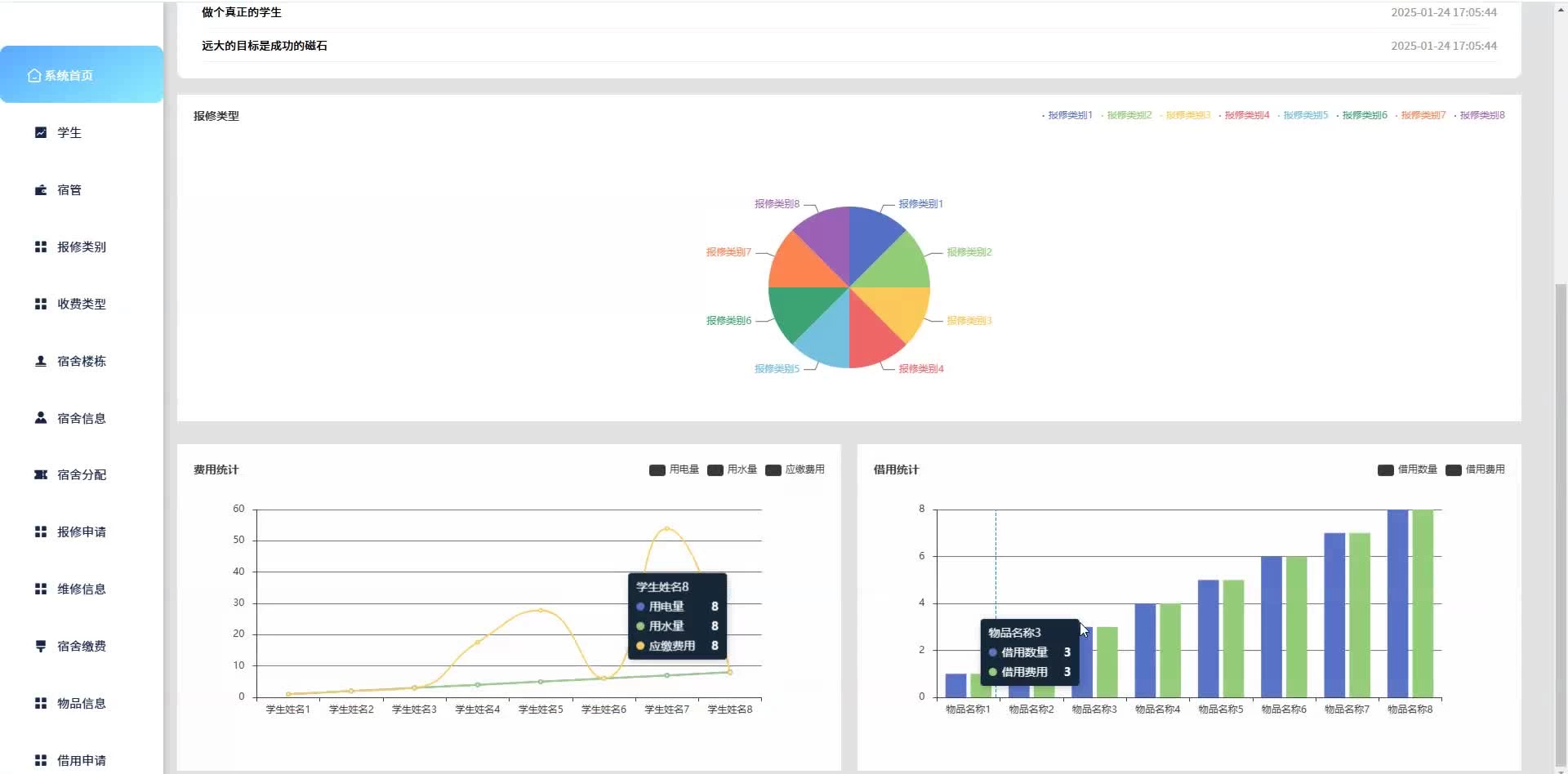
功能截图:
代码参考:
/**
* 查询
*/
@RequestMapping("/query")
public R query(ForumEntity forum){
EntityWrapper< ForumEntity> ew = new EntityWrapper< ForumEntity>();
ew.allEq(MPUtil.allEQMapPre( forum, "forum"));
ForumView forumView = forumService.selectView(ew);
return R.ok("查询论坛交流成功").put("data", forumView);
}
/**
* 后台详情
*/
@RequestMapping("/info/{id}")
public R info(@PathVariable("id") Long id){
ForumEntity forum = forumService.selectById(id);
Map<String, String> deSens = new HashMap<>();
//给需要脱敏的字段脱敏
DeSensUtil.desensitize(forum,deSens);
return R.ok().put("data", forum);
}
/**
* 前台详情
*/
@IgnoreAuth
@RequestMapping("/detail/{id}")
public R detail(@PathVariable("id") Long id){
ForumEntity forum = forumService.selectById(id);
Map<String, String> deSens = new HashMap<>();
//给需要脱敏的字段脱敏
DeSensUtil.desensitize(forum,deSens);
return R.ok().put("data", forum);
}
/**
* 论坛详情
*/
@IgnoreAuth
@RequestMapping("/list/{id}")
public R list(@PathVariable("id") String id){
ForumEntity forum = forumService.selectById(id);
getChilds(forum);
return R.ok().put("data", forum);
}
/**
* 获取子节点
*/
private ForumEntity getChilds(ForumEntity forum) {
List<ForumEntity> childs = new ArrayList<ForumEntity>();
childs = forumService.selectList(new EntityWrapper<ForumEntity>().eq("parentid", forum.getId()));
if(childs == null || childs.size()==0) {
return null;
}
forum.setChilds(childs);
for(ForumEntity forumEntity : childs) {
getChilds(forumEntity);
}
return forum;
}
/**
* 后台保存
*/
@RequestMapping("/save")
@SysLog("新增论坛交流")
public R save(@RequestBody ForumEntity forum, HttpServletRequest request){
//ValidatorUtils.validateEntity(forum);
forum.setUserid((Long)request.getSession().getAttribute("userId"));
forumService.insert(forum);
return R.ok().put("data",forum.getId());
}
/**
* 前台保存
*/
@SysLog("新增论坛交流")
@RequestMapping("/add")
public R add(@RequestBody ForumEntity forum, HttpServletRequest request){
//ValidatorUtils.validateEntity(forum);
forum.setUserid((Long)request.getSession().getAttribute("userId"));
forumService.insert(forum);
return R.ok().put("data",forum.getId());
}
/**
* 获取用户密保
*/
@RequestMapping("/security")
@IgnoreAuth
public R security(@RequestParam String username){
ForumEntity forum = forumService.selectOne(new EntityWrapper<ForumEntity>().eq("", username));
return R.ok().put("data", forum);
}
/**
* 修改
*/
@RequestMapping("/update")
@Transactional
@IgnoreAuth
public R update(@RequestBody ForumEntity forum, HttpServletRequest request){
//ValidatorUtils.validateEntity(forum);
//全部更新
forumService.updateById(forum);
return R.ok();
}
/**
* 删除
*/
@RequestMapping("/delete")
@SysLog("删除论坛交流")
public R delete(@RequestBody Long[] ids){
forumService.deleteBatchIds(Arrays.asList(ids));
return R.ok();
}
/**
* 前台智能排序
*/
@IgnoreAuth
@RequestMapping("/autoSort")
public R autoSort(@RequestParam Map<String, Object> params,ForumEntity forum, HttpServletRequest request,String pre){
EntityWrapper<ForumEntity> ew = new EntityWrapper<ForumEntity>();
Map<String, Object> newMap = new HashMap<String, Object>();
Map<String, Object> param = new HashMap<String, Object>();
// 组装参数
Iterator<Map.Entry<String, Object>> it = param.entrySet().iterator();
while (it.hasNext()) {
Map.Entry<String, Object> entry = it.next();
String key = entry.getKey();
String newKey = entry.getKey();
if (pre.endsWith(".")) {
newMap.put(pre + newKey, entry.getValue());
} else if (StringUtils.isEmpty(pre)) {
newMap.put(newKey, entry.getValue());
} else {
newMap.put(pre + "." + newKey, entry.getValue());
}
}
params.put("sort", "clicktime");
params.put("order", "desc");
PageUtils page = forumService.queryPage(params, MPUtil.sort(MPUtil.between(MPUtil.likeOrEq(ew, forum), params), params));
return R.ok().put("data", page);
}
功能测试:
| 测试编号 | 测试用例描述 | 预期结果 | 测试结果 |
| 1 | 输入正确的用户名和密码进行登录 | 登录成功,重定向至系统首页 | 通过 |
| 2 | 输入错误的用户名或密码进行登录 | 登录失败,显示错误提示信息 | 通过 |
| 3 | 连续多次输入错误的用户名或密码 | 账户被锁定,显示锁定提示信息 | 通过 |
| 4 | 输入已锁定的账户信息 | 登录失败,显示账户锁定提示信息 | 通过 |
| 5 | 点击“忘记密码”链接,按照流程重置密码 | 密码重置成功,可使用新密码登录 | 通过 |
测试总结:
Spring Boot前后端分离项目功能测试是确保系统稳定性和用户体验的重要环节,通过对前端Vue页面与后端Spring Boot接口进行协同测试,可以有效验证各项功能是否按预期实现。首先需要进行接口测试,使用Postman或JMeter等工具对后端RESTful接口进行验证,检查接口的请求方法、参数、返回数据格式以及异常处理是否符合规范,其次是功能测试,结合用户角色进行完整的业务流程测试,例如用户注册、登录、数据查询、信息提交、权限控制等常见操作,通过手动或自动化测试工具确保各模块逻辑正确且交互顺畅。在前后端联调阶段,需要特别关注接口兼容性与前端展示效果,避免因接口变化导致前端功能异常或页面渲染错误,同时需关注跨域问题、接口超时、无权限访问等边界情况。测试过程中还应进行输入校验测试,包括前端表单校验与后端数据校验,避免非法输入引发系统崩溃。此外,功能测试还应涵盖异常路径测试、权限边界测试及数据一致性测试,确保系统在各种操作情况下都能稳定运行。
项目文档:
为什么选择我:
博主自己就是程序员、避免中介对接:博主拥有多年java软件开发经验,累计开发或辅导多名同学。有程序需求的可以随时提问,博主可以免费解答疑问。(java、python、大数据、小程序和安卓等技术等可以)
拥有丰富开发经验:所有程序博主都自己参与开发,能够解答所有Java程序的技术难题、包远程运行调试!
源码获取:
2025-2026年最值得选择的Java毕业设计选题大全:1000个热门选题推荐✅✅✅
文章下方名片联系我即可~
大家点赞、收藏、关注、评论啦 、查看👇🏻获取联系方式👇🏻




被折叠的 条评论
为什么被折叠?



