你好啊,我是大阳。
今天看到阿里巴巴前端官网公众号Alibaba F2E的推文阿里低代码引擎 LowCodeEngine 正式开源! (qq.com),就立即深入熟悉了一下使用方法。(公众号阅读原文可以下载《低代码引擎技术白皮书》)。
快来和我一起尝鲜吧!
快速开始
clone 低代码项目的官方 demo,直接启动项目
git clone https://github.com/alibaba/lowcode-demo.git
npm install
npm start
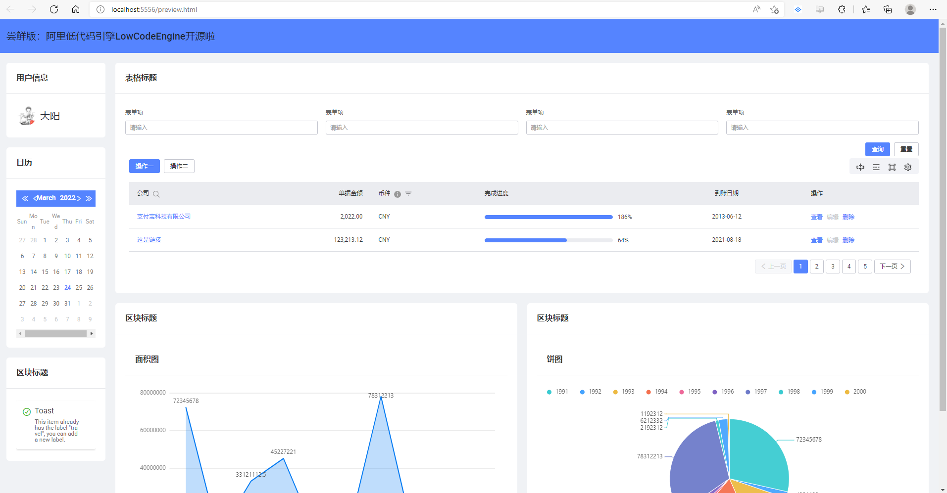
//访问:http://localhost:5556/
选择精选组件拖拽到内容区域即可,样式/属性/事件设置区可以设置更多样式。

看一下预览效果:

哇塞不哇塞!
目前正在为团队选择前端低代码引擎,在国内,行业的竞争趋势逐渐明朗,以 BAT 为代表的大厂都推出了各自的低代码产品:
- 阿里巴巴:钉钉宜搭
- 百度:爱速搭
- 腾讯:微搭
- 华为:应用魔方
- 字节跳动:飞书多维表格
除此之外,国内众多企业推出的简道云、明道云、氚云、易鲸云等也在低代码市场上高速发展。而这款低代码引擎也值得持续关注。
最后强烈推荐下载《低代码引擎技术白皮书》。
本文介绍了阿里巴巴前端低代码引擎LowCodeEngine的开源情况,提供了快速开始的指导,包括克隆官方Demo和使用组件进行开发。还提到了国内大厂如BAT的低代码产品竞争态势,并推荐了《低代码引擎技术白皮书》。
5344





