服务器运维是确保服务器系统稳定运行并保持高效性的重要工作。为了提高运维工作的效率,使用一些优秀的服务器运维工具是非常必要的。使用了解多款运维工具后,总结了几款还不错的工具:
1、Zabbix
📒简介:Zabbix是一款开源的企业级监控工具,可以实时监测和收集服务器的性能指标、网络流量、日志等数据。Zabbix提供Web界面和报警机制,可以根据自定义条件进行告警,帮助及时发现潜在问题,确保服务器的稳定性和可用性。
🎙️个人感受:该工具使用有一些学习成本,安装的过程比较复杂,搭建和部署需要花费半小时,在使用前也需要在web页面进行配置,不太适合小白或者个人用户。
2、宝塔面板

📒简介:开源产品、有免费版,不限制虚拟主机数量,支持多种云服务器和IT架构;官方文档资源丰富。具有Linux系统面板,可以安装LNMP、LAMP等环境,包括简单的备份、监控、定时计划,功能较为强大。
🎙️个人感受:宝塔面板在国内使用的比较多,主要是建站用,图形化界面使用方便,功能比较完备。但是需要绑定账户之后才能使用,实名账户登录比较麻烦,而且安全运维相关的功能在专业版,一年699有点贵了。
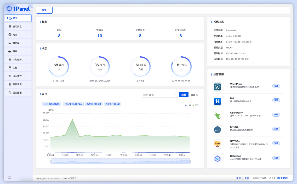
3、1panel

📒简介:开源产品,完全免费,云原生风格设计简洁清晰,具备快速建站、一键备份等功能。基于容器来管理和部署应用,最小漏洞暴露面,提供防火墙和日志审计等功能。
🎙️个人感受:在快速建站上感觉已经可以替代宝塔了,UI设计也更清爽,很适合个人站长来使用。但是没有安全运维,监控告警相关的功能,适合用来做建站,但是不太适合日常运维。
4、牧云主机管理助手
📒简介:完全免费、安装简单,新手友好,一行命令搞定,资源占比小,是轻量级运行工具。界面清爽,操作流畅, 功能基本满足各种运维需求,支持统一批量远程管理大量主机,不受操作系统或环境限制。
🎙️个人感受:批量管理和批量命令推送是亮点,如果有多台服务器或者主机的话还是挺建议使用的,反正也是免费的。安全公司出品,所以还是有一些安全扫描功能。但是出于成长期,文档什么的不是很完善。
5、WGCLOUD
📒简介:国人开源的运维监控工具,在开源社区非常受欢迎,具有分布式,集成度高,轻量,高性能等特点。
🎙️个人感受:主要就是可以监控服务器、主机的指标,当服务器出现问题时可以推送告警。但是功能比较单一,如果只需要监控的功能的话可以用。
总结
服务器运维领域的产品还是挺多的,个人还是比较喜欢使用国内的产品,学习成本比较低。有建站需求的朋友比较建议使用1panel,是确实好用的,但是在监控和运维方面有不足了。所以我会搭配牧云主机管理助手一起用,安装简单,然后轻量化,批量管理、批量命令推送还有告警等功能对于运维来说很好用。
本文介绍了五款服务器运维工具:Zabbix(企业级监控)、宝塔面板(建站友好)、1panel(轻量级建站)、牧云主机管理助手(批量管理)和WGCLOUD(监控中心),作者倾向于国内产品,推荐1panel用于建站,结合牧云主机管理助手进行日常运维,强调了轻量化和便捷性。
2140

被折叠的 条评论
为什么被折叠?



