在「Prometheus入门」一文中我们对Prometheus基本知识点做了讲解,并演示了如何监控一个Linux服务器。这篇文章我们将讲解如何对几个常见的应用进行监控。
监控MySQL服务器
Prometheus通过安装在远程机器上的exporter来收集监控数据,这里要用到的是mysqld_exporter。
- 部署的架构图
- 安装mysqld_exporter
1 2 3 | $ wget https://github.com/prometheus/mysqld_exporter/releases/download/v0.10.0/mysqld_exporter-0.10.0.linux-amd64.tar.gz $ tar xzvf mysqld_exporter-0.10.0.linux-amd64.tar.gz $ mv mysqld_exporter-0.10.0.linux-amd64 /usr/local/prometheus/mysqld_exporter |
- 增加一个用于监控的MySQL用户
创建一个用于mysqld_exporter连接到MySQL的用户并赋予所需的权限。
1 2 3 | mysql> GRANT REPLICATION CLIENT, PROCESS ON *.* TO 'mysqld_exporter'@'localhost' identified by '000000'; mysql> GRANT SELECT ON performance_schema.* TO 'mysqld_exporter'@'localhost'; mysql> flush privileges; |
- 创建一个用于连接MySQL的配置文件
mysqld_exporter默认会读取~/.my.cnf文件。这里是创建在mysqld_exporter的安装目录下的。
1 2 3 4 5 | $ vim /usr/local/prometheus/mysqld_exporter/.my.cnf [client] user=mysqld_exporter password=000000 |
- 创建Systemd服务
1 2 3 4 5 6 7 8 9 10 11 12 | $ vim /etc/systemd/system/mysql_exporter.service [Unit] Description=mysql_exporter After=network.target [Service] Type=simple User=prometheus ExecStart=/usr/local/prometheus/mysqld_exporter/mysqld_exporter -config.my-cnf="/usr/local/prometheus/mysqld_exporter/.my.cnf" Restart=on-failure [Install] WantedBy=multi-user.target |
- 启动mysqld_exporter
1
| $ systemctl start mysql_exporter
|
- 验证mysqld_exporter是否启动成功
1 2 3 4 5 6 7 8 9 10 | $ systemctl status mysql_exporter ● mysql_exporter.service - mysql_exporter Loaded: loaded (/etc/systemd/system/mysql_exporter.service; disabled; vendor preset: enabled) Active: active (running) since Tue 2017-05-23 14:11:25 CST; 3s ago Main PID: 15026 (mysqld_exporter) Tasks: 4 Memory: 1.6M CPU: 16ms CGroup: /system.slice/mysql_exporter.service └─15026 /usr/local/prometheus/mysqld_exporter/mysqld_exporter -config.my-cnf=/usr/local/prometheus/mysqld_exporter/.my.cnf |
- 修改prometheus.yml,加入下面的监控目标:
mysqld_exporter默认的抓取地址为http://IP:9104/metrics
1 2 3 4 5 6 7 | $ vim /usr/local/prometheus/prometheus.yml - job_name: mysql static_configs: - targets: ['192.168.2.210:9104'] labels: instance: db1 |
- 重启Prometheus
1
| $ systemctl restart prometheus
|
- 在Grafana中导入模板
Grafana目前官方还没有的配置好的MySQL图表模板,这里使用Percona开源的模板。
a) 下载Percona提供的模板
1
| $ git clone https://github.com/percona/grafana-dashboards.git
|
Perconar提供的模板相当丰富,有MySQL、MariaDB、MongoDB等。
1 2 3 4 5 6 7 8 9 10 11 12 | ls grafana-dashboards/dashboards/MySQL* grafana-dashboards/dashboards/MySQL_InnoDB_Metrics_Advanced.json grafana-dashboards/dashboards/MySQL_Overview.json grafana-dashboards/dashboards/MySQL_Replication.json grafana-dashboards/dashboards/MySQL_User_Statistics.json grafana-dashboards/dashboards/MySQL_InnoDB_Metrics.json grafana-dashboards/dashboards/MySQL_Performance_Schema.json grafana-dashboards/dashboards/MySQL_Table_Statistics.json grafana-dashboards/dashboards/MySQL_MyISAM_Metrics.json grafana-dashboards/dashboards/MySQL_Query_Response_Time.json grafana-dashboards/dashboards/MySQL_TokuDB_Metrics.json |
b) 导入模板
1.单个导入
以MySQL_Overview模板为例,在Grafana–Dashboard中导入这个文件,数据源选择Prometheus。
2.批量导入
复制所有模板到指定位置
1
| $ cp -r grafana-dashboards/dashboards /var/lib/grafana/
|
编辑Grafana配置文件
1 2 3 4 5 6 | $ vim /etc/grafana/grafana.ini # 修改以下选项 [dashboards.json] enabled = true path = /var/lib/grafana/dashboards |
重启Grafana
1
| $ systemctl restart grafana-server
|
可以看到已批量导入了Percona系列模板。
- 访问Dashboards
在Dashboards上选MySQL Overview模板,就可以看到被监控MySQL服务器的各项状态。
其它一些模板的效果
如果你想更加方便的实现MySQL的监控,可以直接使用Percona发布的的监控工具Percona Monitoring and Management(PMM)。具体可以参考「Percona监控工具初探」一文。
监控Nginx服务器
由于官方没有提供Nginx直接可用的exporter,Nginx的监控要相对复杂一些。这里使用的是三方提供nginx-vts-exporter。
- 安装Nginx
由于nginx-vts-exporter依赖于Nginx的nginx-module-vts模块,所以这里需要重新编译下Nginx。
a) 下载对应软件包
1 2 3 | $ cd /root $ wget 'http://nginx.org/download/nginx-1.9.2.tar.gz' $ git clone git://github.com/vozlt/nginx-module-vts.git |
b) 编译安装Nginx
1 2 3 4 5 | $ apt-get install libreadline-dev libncurses5-dev libpcre3-dev libssl-dev perl make build-essential $ tar xzvf nginx-1.9.2.tar.gz $ cd nginx-1.9.2 $ ./configure --add-module=/root/nginx-module-vts $ make && make install |
c) 修改Nginx配置
这里就不展开讲了,主要需修改内容如下:
1 2 3 4 5 6 7 8 9 10 11 12 13 14 15 | http { vhost_traffic_status_zone; ... server { ... location /status { vhost_traffic_status_display; vhost_traffic_status_display_format html; } } } |
d) 验证nginx-module-vts模块
访问http://IP/status,出现以下页面:
以JSON格式访问
- 安装nginx-vts-exporter
1 2 3 4 | $ wget -O nginx-vts-exporter-0.5.zip https://github.com/hnlq715/nginx-vts-exporter/archive/v0.5.zip $ unzip nginx-vts-exporter-0.5.zip $ mv nginx-vts-exporter-0.5 /usr/local/prometheus/nginx-vts-exporter $ chmod +x /usr/local/prometheus/nginx-vts-exporter/bin/nginx-vts-exporter |
- 创建Systemd服务
1 2 3 4 5 6 7 8 9 10 11 12 | $ vim /etc/systemd/system/nginx_vts_exporter.service [Unit] Description=nginx_exporter After=network.target [Service] Type=simple User=prometheus ExecStart=/usr/local/prometheus/nginx-vts-exporter/bin/nginx-vts-exporter -nginx.scrape_uri=http://localhost/status/format/json Restart=on-failure [Install] WantedBy=multi-user.target |
- 启动nginx-vts-exporter
1
| $ systemctl start nginx_vts_exporter.service
|
- 验证nginx-vts-exporter是否启动成功
1 2 3 4 5 6 7 8 9 10 | $ systemctl status nginx_vts_exporter.service ● nginx_vts_exporter.service - nginx_exporter Loaded: loaded (/etc/systemd/system/nginx_vts_exporter.service; disabled; vendor preset: enabled) Active: active (running) since Wed 2017-05-24 10:37:09 CST; 8s ago Main PID: 5748 (nginx-vts-expor) Tasks: 4 Memory: 5.5M CPU: 13ms CGroup: /system.slice/nginx_vts_exporter.service └─5748 /usr/local/prometheus/nginx-vts-exporter/bin/nginx-vts-exporter -nginx.scrape_uri=http://localhost/status/format/json |
- 修改prometheus.yml,加入下面的监控目标:
nginx-vts-exporter默认的抓取地址为http://IP:9913/metrics
1 2 3 4 5 6 | $ vim /usr/local/prometheus/prometheus.yml - job_name: nginx static_configs: - targets: ['192.168.2.210:9913'] labels: instance: web1 |
- 重启Prometheus
1
| $ systemctl restart prometheus
|
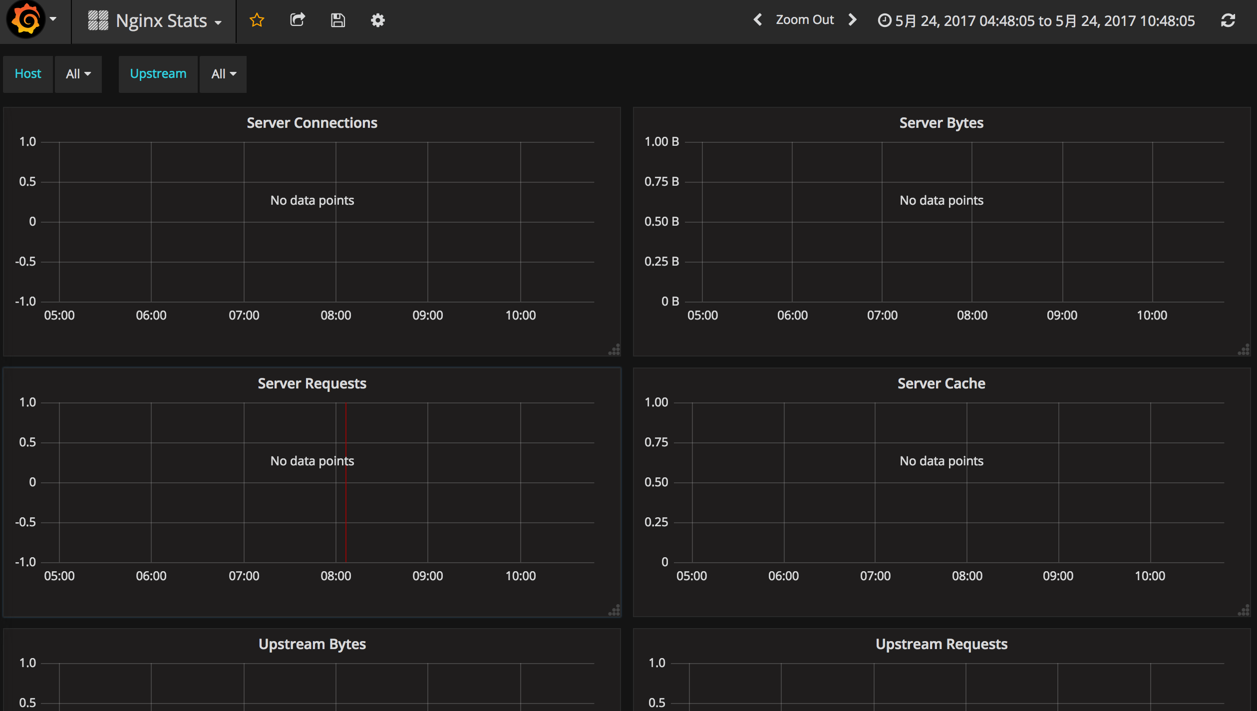
- 导入Nginx Stats模板
由于是官方平台提供的模板,直接在导入页面填入模板id即可导入。
- 访问Dashboards
在Dashboards上选Nginx Stats模板,就可以看到被监控Nginx服务器的各项状态。
不知道是模板问题,还是打开姿势不对。我这里没有出现数据,不过在Prometheus自带的WEB是可以查询到相应监控指标的。
监控Memcache服务器
- 安装memcached_exporter
1 2 3 | $ wget https://github.com/prometheus/memcached_exporter/releases/download/v0.3.0/memcached_exporter-0.3.0.linux-amd64.tar.gz $ tar xzvf memcached_exporter-0.3.0.linux-amd64.tar.gz $ mv memcached_exporter-0.3.0.linux-amd64 /usr/local/prometheus/memcached_exporter |
- 创建Systemd服务
1 2 3 4 5 6 7 8 9 10 11 12 | $ vim /etc/systemd/system/memcached_exporter.service [Unit] Description=memcached_exporter After=network.target [Service] Type=simple User=prometheus ExecStart=/usr/local/prometheus/memcached_exporter/memcached_exporter --memcached.address=127.0.0.1:11211 Restart=on-failure [Install] WantedBy=multi-user.target |
- 启动memcached_exporter
1
| $ systemctl start memcached_exporter
|
- 验证memcached_exporter是否启动成功
1 2 3 4 5 6 7 8 9 10 | $ systemctl status memcached_exporter ● memcached_exporter.service - memcached_exporter Loaded: loaded (/etc/systemd/system/memcached_exporter.service; disabled; vendor preset: enabled) Active: active (running) since Wed 2017-05-24 11:12:08 CST; 26s ago Main PID: 7136 (memcached_expor) Tasks: 4 Memory: 808.0K CPU: 6ms CGroup: /system.slice/memcached_exporter.service └─7136 /usr/local/prometheus/memcached_exporter/memcached_exporter --memcached.address=127.0.0.1:11211 |
- 修改prometheus.yml,加入下面的监控目标:
memcached_exporter默认的抓取地址为http://IP:9150/metrics
1 2 3 4 5 6 7 | $ vim /usr/local/prometheus/prometheus.yml - job_name: memcached static_configs: - targets: ['192.168.2.210:9150'] labels: instance: db2 |
- 重启Prometheus
1
| $ systemctl restart prometheus
|
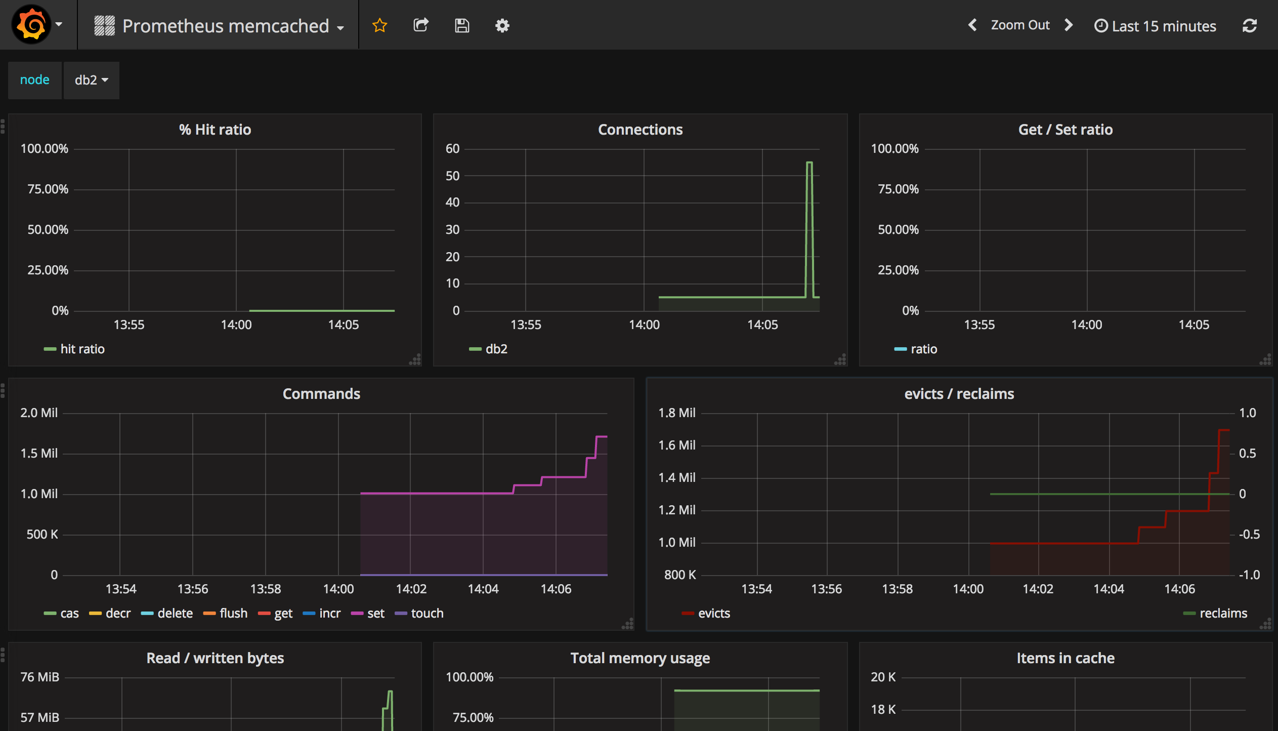
- 导入Prometheus memcached模板
由于是官方平台提供的模板,直接在导入页面填入模板id即可导入。
- 访问Dashboards
在Dashboards上选Prometheus memcached模板,就可以看到被监控Memcached服务器的各项状态。
好了,这次就先讲几个较常用的监控实例。更多的第三方exporters可参考这里:EXPORTERS AND INTEGRATIONS,目前Grafana官方支持Prometheus的模板还是比较少的。
如果你知道文中Grafana Nginx模板无数据的原因,欢迎留言交流!
参考文档
http://www.google.com
http://qingkang.me/Grafana-Prometheus-Monitor.html
https://github.com/percona/grafana-dashboards
https://www.percona.com/blog/2016/02/29/graphing-mysql-performance-with-prometheus-and-grafana/














441

被折叠的 条评论
为什么被折叠?



