👩💻:Pro版 v3.0,既有大刀阔斧的魄力,也有细针密缕的周到。
👨💻:Pro版 v3.0,针对39大功能模块、430+UI界面匠心打磨,将交互体验提升了30%,妥妥的实力派👍👍
🙋:Pro版 v3.0,是历经数月精雕细琢的超越之作,是市场同类型商城系统的佼佼者。
🙋♂️:Pro版 v3.0,让我想到了一句诗“除却君身三重雪,天下谁人配白衣。” 除了CRMEB还能有谁.....
关于Pro版v3.0,每个人都有自己的理解,当然,它的惊喜还有很多,快来跟着小编一起细细探索吧!
CRMEB Pro版 v3.0正式发布,全新UI重磅上线,焕然一新,不负期待!页面DIY设计功能全面升级,组件更丰富,样式设计更全面;移动端商家管理,让商城管理更便捷,还从页面、营销、商品、订单、统计、系统、供应商等多方面,新增多项功能,实现重大跨越。经过3.0版本的全方位塑造,Pro版商城系统的实力再度提升,也将助力更多企业深耕私域,高效运营,布局美好未来!
为感谢大家长期以来的期盼与支持,在Pro版 v3.0正式发布的同时,CRMEB也精心为大家准备了双重惊喜🥰🥰🥰欢迎大家移步文末享受福利哦~
Pro版v3.0,蜕变,超越之作
1、风格升级-焕然一新
划重点!Pro版v3.0的此次更新,从39大功能模块、430+UI界面,实现了全新升级,焕然一新,闪亮登场!
(1)圆角风格
此次UI更新,圆角风格贯穿其中,细腻考究,使用体验更加柔和、流畅,页面舒适度更高。
(2)拟物元素应用
商城增加拟物元素的应用,注重图标的光影明暗细节,以3D/2.5D形式展现,页面设计更立体,有效提高视觉冲击力。
(3)动态交互
在主要页面、弹窗等处增加一定的交互反馈和动态图标,体验更有趣,也能有效抓住用户眼球。
(4)图标重制
商城图标更加精致,图标和所在页面的风格融合统一,图标细节体现统一的圆角风。
CRMEB UI 3.0官方图标库已经在iconfont正式上线👇👇👇欢迎大家自行下载使用!
(5)UI设计规范
制定UI设计规范,统一设计语言,规范包括颜色、字体、图标、按钮、尺寸、导航栏、对话框等在内的多种设计要求,提高设计开发效率,减少沟通成本,为二次开发提供更多便利。
2、DIY重构-无限可能
页面DIY设计功能组件全新升级,新增DIY热区、视频、排行榜、积分商城、预售、签到组件,组件更丰富,样式设计更全面,可自行设计出上千种页面效果。
(1) 热区组件
在一张图片上,勾选任意尺寸的不同区域,自定义添加跳转链接,用于实现各种交互功能,如按钮点击、链接跳转、弹窗显示等。
(2) 图片魔方组件
Pro版 v3.0图片魔方组件全面升级,魔方样式多达11种,也支持自定义设置样式,帮你快速实现各种图片布局,还可以设置各个区域图片的交互,简单易用,强大可靠。
(3) 积分商城组件
首页DIY中新增积分商城组件,可在商城首页添加积分兑换板块,样式多样可自由设置。
(4)个人中心-百变组合
个人中心可视化设计升级,页面支持组件区域管理,可自由搭配出上百种页面效果。
(5)会员中心-炫彩改版
会员中心页面全新改版,色彩应用更灵动,页面设计更炫彩,多重等级,更享尊荣。
Pro版 v3.0 DIY升级更新内容还有很多,大家可以亲自前往体验,感受CRMEB 商城首页DIY功能的强大。
3、页面功能
(1)新增商品分类二三级分类切换,总共10种分类样式。
(2)新增商品列表活动筛选、商品分类、标签筛选功能
(3)新增商品搜索热词自定义样式功能
(4)新增商品搜索页面销量、评分、收藏商品排行模块
(5)新增商品搜索词联想商品
(6)新增商品标签样式自定义,商品添加某个标签后,移动端商品详情页可以显示标签。
(7)新增商品到手价功能
(8)新增商品优惠价计算公式显示
(9)新增购物车商品侧滑收藏、删除功能
(10)新增移动端收银台结算页面
(11)新增订单搜索功能,用户可以在自己的订单列表中搜索想要的订单。
(12)新增优惠券筛选功能,可筛选即将过期、不同类型的优惠券。
4、移动端商家管理
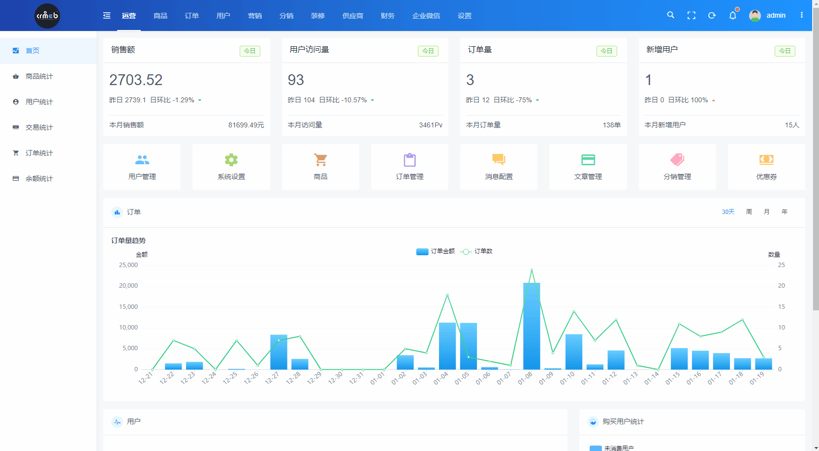
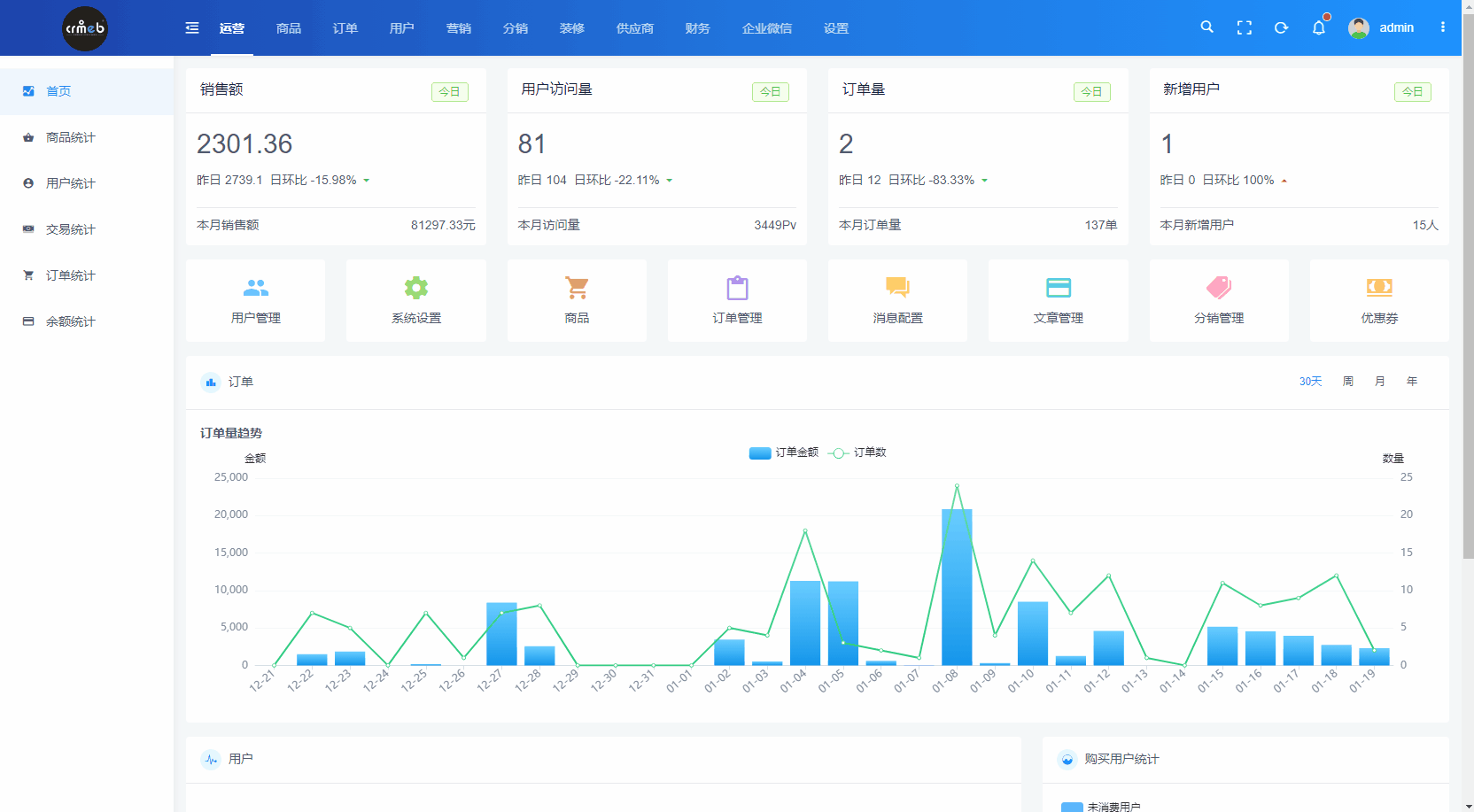
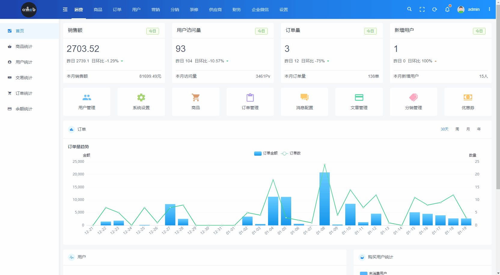
(1)工作台
a. 工作台显示当日商城销售额、订单数、支付人数以及浏览量。
b. 显示待发货、待售后、待补货、库存预警常用操作快捷入口及待处理事项的数量。
c. 店铺管理汇聚移动端商家管理所有功能模块的入口。
d. 数据统计页面
可选择查看当天、近七天、近30天时段销售数据,也可查看当月销售的详细数据。
(2)商品模块
在商品模块,商家可以查看商城中所有商品的销量、价格以及库存数据。也能单项或批量操作商品上下架、修改商品标签和分类信息。支持修改商品价格和库存。
(3)订单模块
支持商家在移动端对待付款、待发货、待收货、待核销及售后订单进行处理,也可以由商家主动发起退款,完成退款操作。
(4)用户模块
用户列表显示系统所有用户,可选择查看用户详情信息,支持修改用户积分、余额、用户等级、添加用户标签、赠送会员天数及优惠券等操作。
(5)代客下单
商家可帮助用户下单,支持为未注册的用户下单。
(6)售后维权
商家可以在移动端处理用户的仅退款/退货退款售后订单
(7)扫码核销
商家在移动端可以核销用户的到店自提商品、次卡商品。扫描用户码还可查看该用户所有待核销订单,可选择对应订单进行核销。
5、营销功能
(1)新增公众号渠道码
(2)新增品牌优惠券
(3)签到功能全新改版
(4)新增商品排行榜功能,商品详情页增加排行榜入口,点击可进入商品排行榜页面。
(5)新增大转盘抽奖功能
6、商品功能
(1)新增次卡商品,可在后台添加次卡商品,核销即可使用。
(2)新增商品三级分类,每级分类均可添加商品。
(3)新增用户端订单详情的商品核销记录
(4)新增商品采集规格图片
7、订单功能
(1)新增订单管理:新增主动退款功能,对于未发货的订单,后台可选择主动退款。
(2)新增到店退货功能
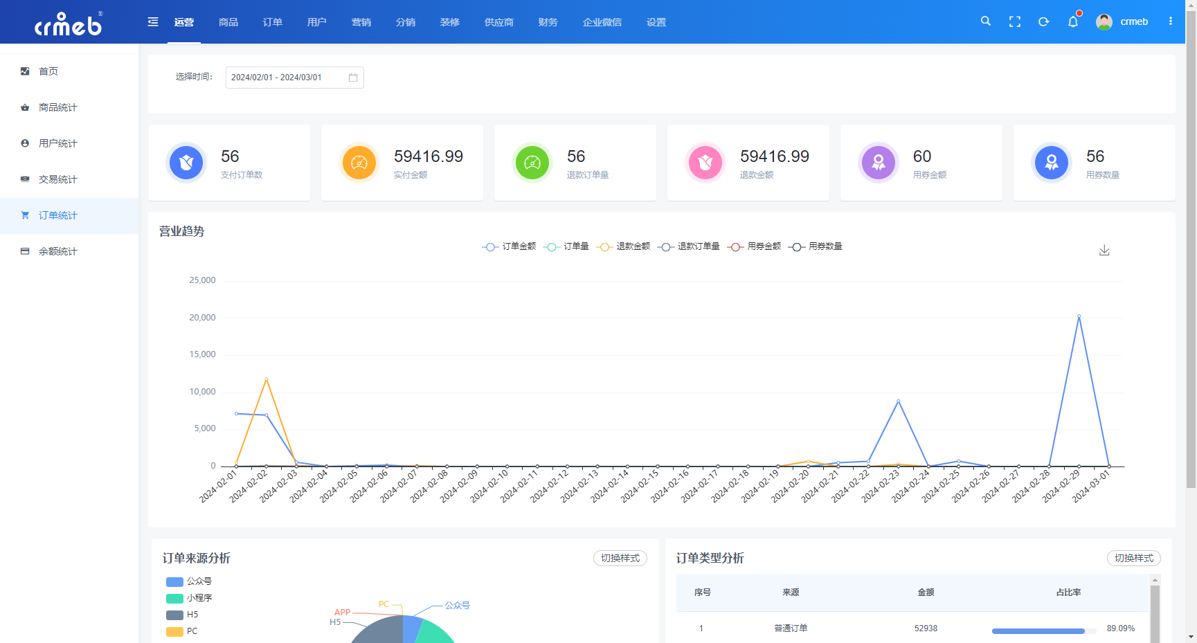
8、统计功能
(1)新增秒杀、砍价、拼团商品统计
(2)新增积分统计
(3)新增订单统计
(4)新增余额统计
9、系统功能
(1)新增图片上传排序、扫码上传、链接上传
(2)新增系统表单、表单统计、商品关联自定义留言
(3)新增京东云/天翼云/华为云存储
(4)新增飞鹅云打印机配置
10、供应商
(1)新增供应商与平台的对账结算,通过供应商设置的“商品结算价”进行结算。
(2)新增供应商提现功能,供应商可将对账后的账户金额,向平台申请提现。
(3)新增供应商入驻功能,用户可在移动端申请入驻,平台审核通过后可成为供应商。
11、功能优化
(1) 优化用户登录页面及流程
(2) 优化秒杀商品批量添加
(3) 优化积分抽奖:限制每人每天次数、总次数
(4) 优化中奖商品:接入下单流程,可以平台发货。
(5) 优化优惠券,同一张优惠券用户可同时获取多个(后台发放)。
(6) 优化移动端客服可使用第三方配送方式进行发货
(7) 优化售后订单的订单详情弹窗,关联主订单的发货状态。
(8) 优化微信打开商城链接,公众号未配置时,自动使用H5登录。
(9) 优化素材中心图片管理
CRMEB Pro版v3.0发布
649

被折叠的 条评论
为什么被折叠?



