分享一下我老师大神的人工智能教程。零基础!通俗易懂!风趣幽默!还带黄段子!希望你也加入到我们人工智能的队伍中来!https://blog.youkuaiyun.com/jiangjunshow
Apache JMeter 3.2版新特性详述
版权声明:本文为博主chszs的原创文章,未经博主允许不得转载。
一、Apache JMeter介绍
Apache JMeter是一个基于Java的桌面应用程序,是Apache基金会旗下的项目之一,主要用作负载测试工具,分析和测量各种服务的性能,尤其是Web应用程序。
Apache JMeter 3.2版刚发布,下载地址见:http://jmeter.apache.org/download_jmeter.cgi
二、Apache JMeter 3.2版值得注意的点
1、重要的改变

- JMeter现在需要Java 8,需确保使用了最新版本
- 日志输出已迁移到SLF4J和Log4j 2,对于配置和第三方插件有一些影响
- 55个增强和41个bug修复
- PDF文档已经取消,HTML格式的文档才保持更新
- 从JMeter3.2版开始,“查看结果树”中的结果数量默认限制为500个条目。
** 如果需要显示更多条目,则必须将属性view.results.tree.max_results设置为更高的值。
** 如果不想强制执行任何限制,则必须将其设置为0。
** 可以在bin/user.properties中设置属性。
2、简化HTTP请求
基本的Tab界面就包含了常用的属性:

高级属性:

3、HTTP测试脚本记录器
界面分成了两个Tab选项卡
第一个Tab为最常见的属性,特别是«前缀»,它允许在录制过程中命名每个事务:

第二个Tab允许根据不同的条件,过滤记录的请求:

4、查找/替换功能
这是一个新特性,可以通过变量来替换一些数据:

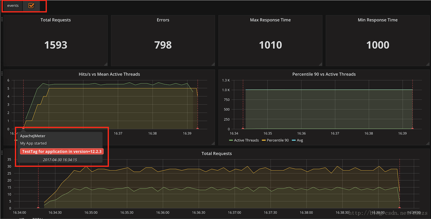
5、报告/仪表板的改进
JMeter现在提供了一个InfluxDB接口的新BackendListener实现:

该实现使用了异步HTTP调用InfluxDB的HTTP API来发送数据,为用户提供下面的注解图:

6、DNS缓存管理器新增了一个表
这个表列出了允许的静态主机的解析

7、JMS的发布者和订阅者的改进
JMS的发布者和订阅者现在可以通过暂停实现错误重连。

8、报告/仪表板的改进
统计数据进行了重新组合,结果更清晰了。

分享一下我老师大神的人工智能教程。零基础!通俗易懂!风趣幽默!还带黄段子!希望你也加入到我们人工智能的队伍中来!https://blog.youkuaiyun.com/jiangjunshow
8250

被折叠的 条评论
为什么被折叠?



