1 项目介绍
本文从学生的功能要求出发,建立了在线答疑系统,系统中的功能模块主要是实现管理员权限;首页、个人中心、学生管理、教师管理、问题发布管理、疑难解答管理。教师权限:首页、个人中心、疑难解答管理、试卷管理、试题管理、考试管理。学生权限;首页、个人中心、问题发布管理、疑难解答管理、考试管理等功能部分;
2、项目技术
项目后端框架:Java+springboot
项目前端框架:vue2,springboot
3、开发环境
环境说明:
开发语言:java
框架:springboot, vue
JDK版本:JDK1.8
数据库:mysql 5.7+ (推荐5.7,8.0也可以)
数据库工具:Navicat11+
开发软件:idea/eclipse (推荐idea)
Maven包:Maven3.3.9+
4 系统特点
(1)它可以通过网络开展学生在线答疑系统工作,促进对我的收藏管理的统一管理。
(2)学习方法变得更加多样化,管理更加标准化;
(3)它提供了一个免费的渠道,以确保数据的实时有效沟通。
5.1登陆功能介绍
管理员登录功能是系统中一个非常重要的功能模块。这个函数模块需要做的第一件事是设计系统的安全性。不能说任何打开登录界面的人都可以进入系统。我们想控制管理。成员的账号和密码,只有拥有权限的教师、学生才能通过这个登录界面进入系统界面,这是非常重要的。教师、学生想要登录和使用系统首先进入登录账户和登录密码,然后我们使用程序来检索,检索数据库中的账户信息一致输入账号密码,如果输入学号信息让学生登录时,如果它不存在,给一个提示,非法登陆,所以这个功能模块是非常重要的。如图5-1所示。
5.2管理员功能模块
管理员通过后台登录窗口进行输入自己的账号、密码、验证码等信息,进行登录,如图5-1所示。
图5-1管理员登录界面
管理员对个人中心进行操作填写原密码、新密码、确认密码并进行添加、删除、修改以及查看。,如图5-2所示。
图5-2个人中心界面
学生信息管理,管理员通过学生信息可以在线查看学号、密码、姓名、性别、头像、院校、班级、手机等信息,进行详情或修改、删除操作,如图5-3所示。
图5-3学生信息管理界面
教师管理,管理员通过教师管理可以在线查看工号、密码、 姓名、性别、头像、学院、班级、电话等信息,进行查看或修改、删除操作,如图5-4所示。
图5-4教师管理界面
5.3教师后台功能模块
教师通过后台登录窗口进行输入自己的账号、密码、验证码等信息,进行登录,如图5-5所示。
图5-5教师登陆界面
个人信息:通过在个人资料管理页面通过查看工号、密码、 姓名、性别、头像、学院、班级、电话可进行查看进行修改、删除等 ,如图5-6所示。

图5-6个人信息界面
试卷管理:教师通过列表可以获取试卷名称、考试时长(分钟)、试卷状态,进行查看添加、修改等信息操作,如图5-7所示。
图5-7试卷管理界面
试题管理:教师通过列表可以获取试卷、试题名称、分值、答案、类型等信息,进行添加、修改、查看等信息操作,如图5-8所示。
图5-8试题管理界面
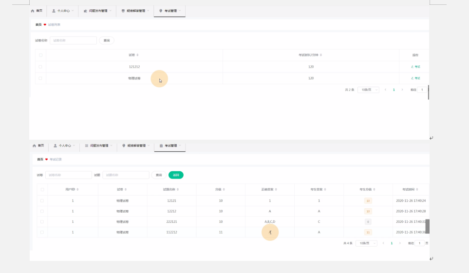
考试管理:教师通过考试信息列表可以获取选择试卷、试题、类型、选项、答案/分数等信息,进行添加、修改、删除查看等信息操作,如图5-9所示。

图5-9考试管理界面
5.4学生功能模块
学生通过后台登录窗口进行输入自己的账号、密码等信息,进行登录,如图5-10所示。
图5-10学生登录界面
问题发布管理,学生通过问题发布管理可以在线查看标题、题目、发布时间、学号、姓名、答案进行详情并添加/修改、删除操作,如图5-11所示。

图5-11问题发布信息界面
疑难解答管理,学生通过疑难解答管理可以在线查看标题、题目、答案、发布时间、学号、姓名、审核回复等信息,进行查看查看提问操作,如图5-12所示。
图5-12疑难解答界面
考试管理,学生通过考试管理可以在线进行考试/查看答案等等操作,如图5-13所示。

图5-13考试管理界面图

442

被折叠的 条评论
为什么被折叠?



