点击上方“芋道源码”,选择“设为星标”
管她前浪,还是后浪?
能浪的浪,才是好浪!
每天 10:33 更新文章,每天掉亿点点头发...
源码精品专栏

背景
随着所在公司的发展,应用服务的规模不断扩大,原有的垂直应用架构已无法满足产品的发展,几十个工程师在一个项目里并行开发不同的功能,开发效率不断降低。
于是公司开始全面推进服务化进程,把团队内的大部分工程师主要精力全部都集中到服务化中。服务化可以让每个工程师仅在自己负责的子项目中进行开发,提高了开发的效率,但是服务化同时也带来了其他问题:
无法知道每个服务的运行情况,例如,某一台服务它目前的 QPS 是多少?它的平均延迟是多少,99% 的延迟是多少,99.9% 的延迟又是多少?
某一个接口响应时间慢,如何定位是哪个方法引起的?
每个服务的负载是否均衡?
当服务出现抖动时,如何判断是 DB、Cache 还是下游服务引起的?
DB 和 Cache 响应延迟是多少?
如何评估服务的容量,随着服务的调用量越来越大,这个服务需要多少机器来支撑?什么时候应该加机器?
针对以上开发中的烦恼,今天我们介绍一个针对高并发、低延迟应用设计的高性能 Java 性能监控和统计工具——MyPerf4J 。
基于 Spring Boot + MyBatis Plus + Vue & Element 实现的后台管理系统 + 用户小程序,支持 RBAC 动态权限、多租户、数据权限、工作流、三方登录、支付、短信、商城等功能
项目地址:https://github.com/YunaiV/ruoyi-vue-pro
视频教程:https://doc.iocoder.cn/video/
使用场景
在开发环境中快速定位 Java 应用程序的性能瓶颈
在生产环境中长期监控 Java 应用程序的性能指标
基于 Spring Cloud Alibaba + Gateway + Nacos + RocketMQ + Vue & Element 实现的后台管理系统 + 用户小程序,支持 RBAC 动态权限、多租户、数据权限、工作流、三方登录、支付、短信、商城等功能
项目地址:https://github.com/YunaiV/yudao-cloud
视频教程:https://doc.iocoder.cn/video/
特性
高性能: 单线程支持每秒 1000万次 响应时间的记录,每次记录只花费 73纳秒
无侵入: 采用 JavaAgent 方式,对应用程序完全无侵入,无需修改应用代码
低内存: 采用内存复用的方式,整个生命周期只产生极少的临时对象,不影响应用程序的GC
高精度: 采用纳秒来计算响应时间
高实时: 支持秒级监控,最低 1 秒!
监控指标
MyPerf4J 为每个应用收集数十个监控指标,所有的监控指标都是实时采集和展现的。
下面是 MyPerf4J 目前支持的监控指标列表:
Method
RPS,Count,Avg,Min,Max,StdDev,TP50, TP90, TP95, TP99, TP999, TP9999, TP99999, TP100
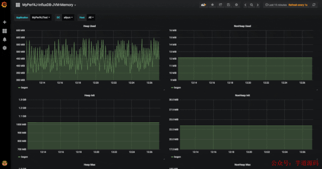
Memory
HeapInit,HeapUsed,HeapCommitted,HeapMax,NonHeapInit,NonHeapUsed,NonHeapCommitted,NonHeapMax
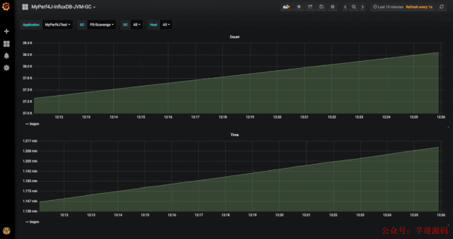
JVM GC
CollectCount,CollectTime
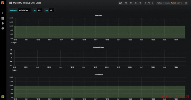
JVM Class
Total,Loaded,Unloaded
快速启动
MyPerf4J 采用 JavaAgent 配置方式,透明化接入应用,对应用代码完全没有侵入。
下载
下载并解压 MyPerf4J-ASM.zip
阅读解压出的 README 文件
修改解压出的 MyPerf4J.properties 配置文件中
app_name、metrics.log.xxx和filter.packages.include的配置值
MyPerf4J-ASM.zip包 :https://github.com/LinShunKang/Objects/blob/master/zips/CN/MyPerf4J-ASM-3.3.0-SNAPSHOT.zip?raw=true
配置
在 JVM 启动参数里加上以下两个参数
-javaagent:/path/to/MyPerf4J-ASM.jar
-DMyPerf4JPropFile=/path/to/MyPerf4J.properties
运行
启动应用,监控日志输出到 /path/to/log/method_metrics.log:
MyPerf4J Method Metrics [2020-01-01 12:49:57, 2020-01-01 12:49:58]
Method[6] Type Level TimePercent RPS Avg(ms) Min(ms) Max(ms) StdDev Count TP50 TP90 TP95 TP99 TP999 TP9999
DemoServiceImpl.getId2(long) General Service 322.50% 6524 0.49 0 1 0.50 6524 0 1 1 1 1 1
DemoServiceImpl.getId3(long) General Service 296.10% 4350 0.68 0 1 0.47 4350 1 1 1 1 1 1
DemoServiceImpl.getId4(long) General Service 164.60% 2176 0.76 0 1 0.43 2176 1 1 1 1 1 1
DemoServiceImpl.getId1(long) General Service 0.00% 8704 0.00 0 0 0.00 8704 0 0 0 0 0 0
DemoDAO.getId1(long) DynamicProxy DAO 0.00% 2176 0.00 0 0 0.00 2176 0 0 0 0 0 0
DemoDAO.getId2() DynamicProxy DAO 0.00% 2176 0.00 0 0 0.00 2176 0 0 0 0 0 0
卸载
在 JVM 启动参数中去掉以下两个参数,重启即可卸载此工具。
-javaagent:/path/to/MyPerf4J-ASM.jar
-DMyPerf4JPropFile=/path/to/MyPerf4J.properties
开源地址
https://github.com/LinShunKang/MyPerf4J
欢迎加入我的知识星球,一起探讨架构,交流源码。加入方式,长按下方二维码噢:

已在知识星球更新源码解析如下:
最近更新《芋道 SpringBoot 2.X 入门》系列,已经 101 余篇,覆盖了 MyBatis、Redis、MongoDB、ES、分库分表、读写分离、SpringMVC、Webflux、权限、WebSocket、Dubbo、RabbitMQ、RocketMQ、Kafka、性能测试等等内容。
提供近 3W 行代码的 SpringBoot 示例,以及超 4W 行代码的电商微服务项目。
获取方式:点“在看”,关注公众号并回复 666 领取,更多内容陆续奉上。
文章有帮助的话,在看,转发吧。
谢谢支持哟 (*^__^*)
本文介绍了高性能Java性能监控和统计工具MyPerf4J。随着公司服务化推进,出现服务运行情况难掌握等问题,MyPerf4J可解决。它适用于开发和生产环境,具有高性能、无侵入等特性,支持多种监控指标,还介绍了其快速启动和卸载方法及开源地址。





被折叠的 条评论
为什么被折叠?



