什么是grafana
Grafana 是一个监控仪表系统,它是由 Grafana Labs 公司开源的的一个系统监测工具,它可以大大帮助我们简化监控的复杂度,我们只需要提供需要监控的数据,它就可以帮助生成各种可视化仪表,同时它还有报警功能,可以在系统出现问题时发出通知。
Grafana是一个开源的,拥有丰富dashboard和图表编辑的指标分析平台,和Kibana不同的是Grafana专注于时序类图表分析,而且支持多种数据源,如Graphite、InfluxDB、Elasticsearch、Mysql、K8s、Zabbix等。
支持系统情况
- Linux
- CentOS/RHEL/Fedora
- Ubuntu
- Debian
- Standlone Linux Binaries(64 Bit)
- OpenSUSE/SUSE
- Windows
- Mac
- Docker
- ARM
- Ubuntu/Debian(ARM64)
- Ubuntu/Debian(ARMv6)
- Ubuntu/Debian(ARMv7)
- Standalone Linux Binaries(ARM64)
- Standalone Linux Binaries(ARMv6)
- Standalone Linux Binaries(ARMv7)
- Red Hat/CentOS/RHEL/Fedora(ARMv64)
- OpenSUSE/SUSE(ARM64)
- Red Hat/CentOS/RHEL/Fedora(ARMv7)
- OpenSUSE/SUSE(ARMv7)
安装教程:
下载 Grafana 的包
在清华大学开源镜像站下载rpm包
首先关闭防火墙和selinux
#将下载好的rpm包安装
yum -y install grafana-9.4.3-1.x86_64.rpm
#编写yum仓库(需要联网)
vim /etc/yum.repos.d/lyh.repo
#添加
[grafana]
name=grafana
baseurl=https://packages.grafana.com/oss/rpm
repo_gpgcheck=1
enabled=1
gpgcheck=1
gpgkey=https://packages.grafana.com/gpg.key
sslverify=1
sslcacert=/etc/pki/tls/certs/ca-bundle.crt
#开启grafana
systemctl enable grafana-server.service --now
#安装插件
grafana-cli plugins install alexanderzobnin-zabbix-app
#安装完重启grafana-server
systemctl restart grafana-server
如果有插件缓存的包的话,将包放到/var/lib/grafana/plugins/路径下

在浏览器访问ip:3000,默认用户名admin,密码admin,输入完初始密码登录后,需要输入新的密码



配置Grafana的web界面,呈现效果







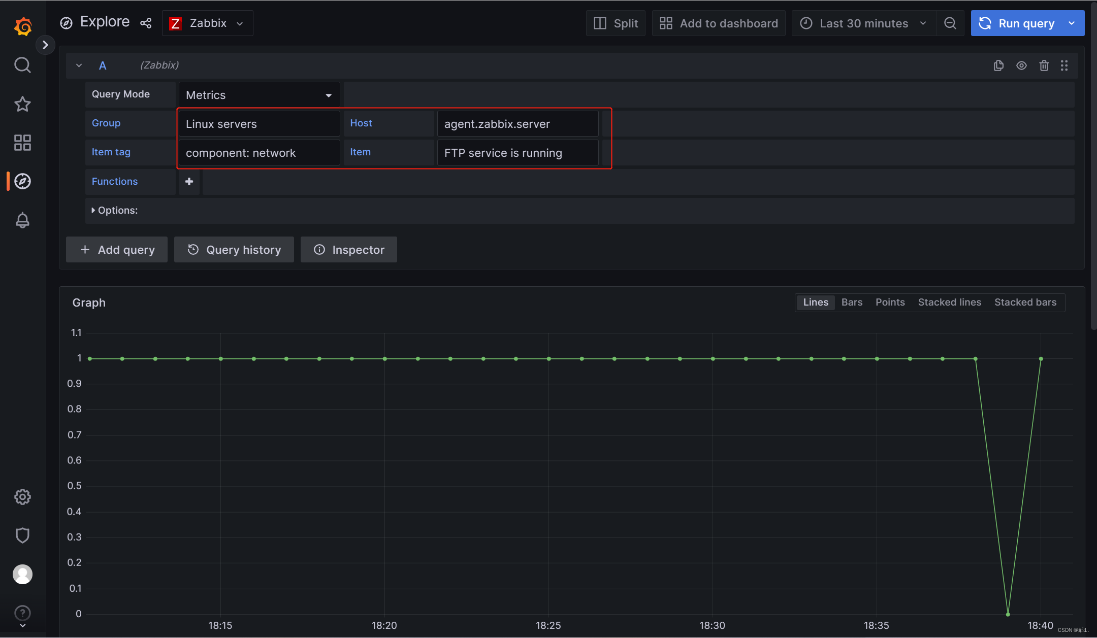
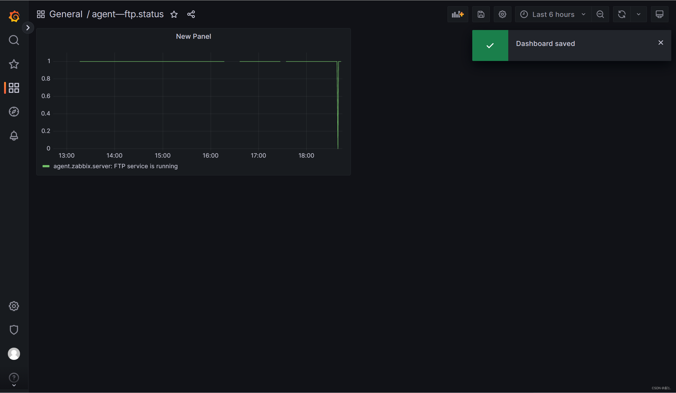
到这就完成了,测试一下,监控agent端的ftp为例

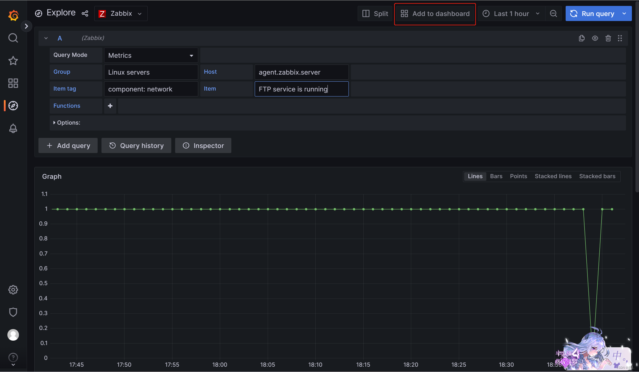
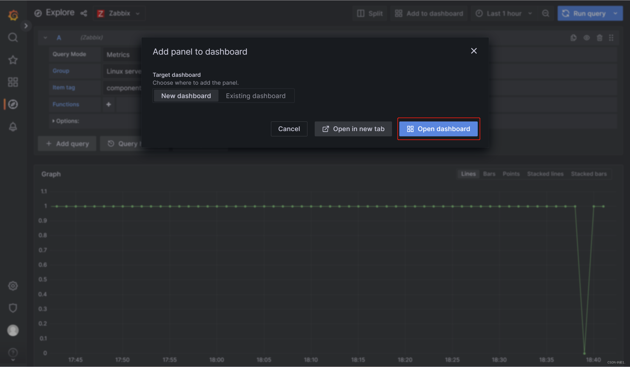
保存方法:





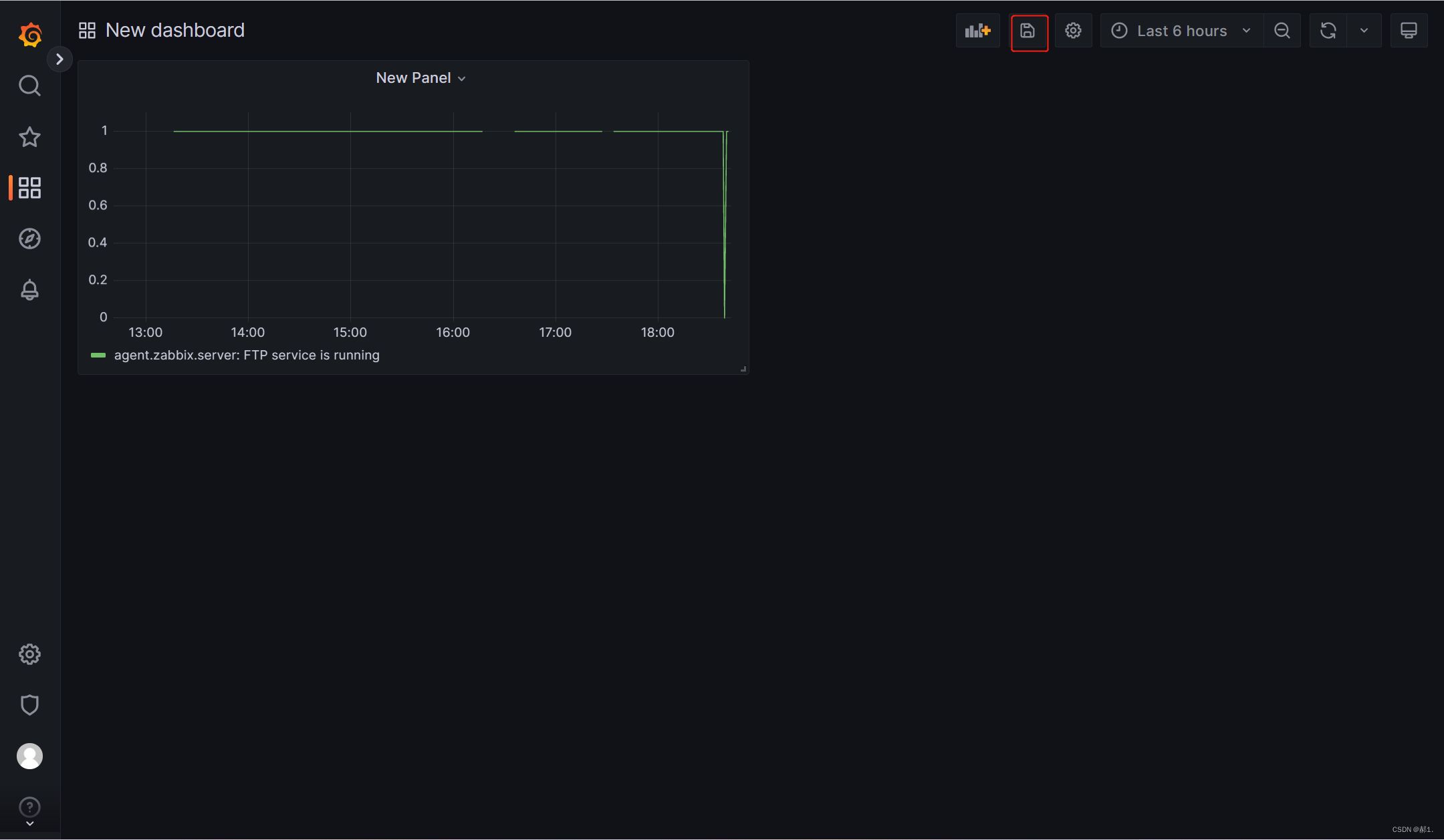
保存成功,查看时



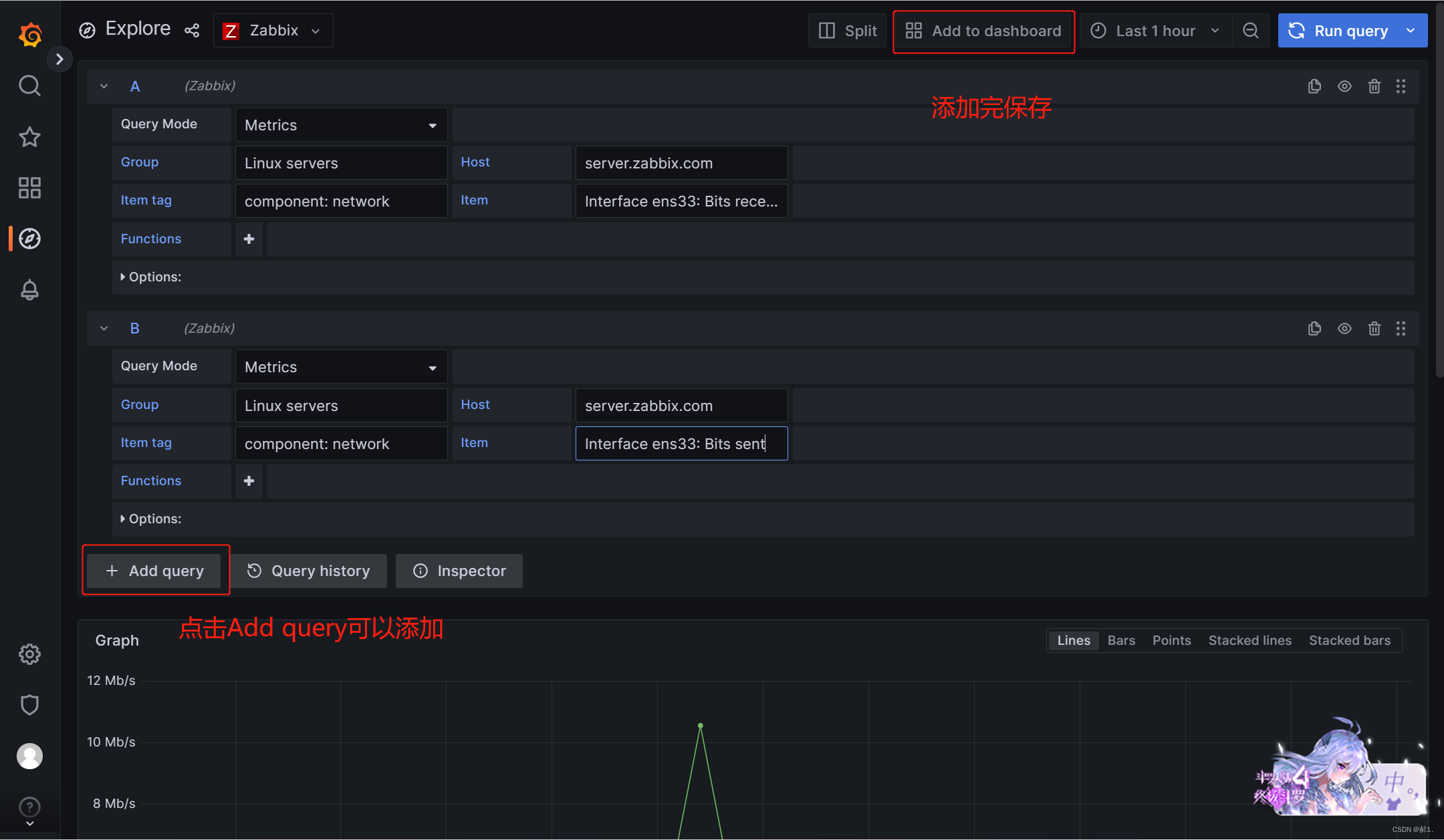
监控网络的方法


还可以去grafana官网下载模板
例如

复制ID号




官方的模板一般情况下是不可能都有数据的,需要调一下



Grafana是一个由GrafanaLabs开源的监控仪表系统,专注于时序类图表分析,支持多种数据源如Graphite、InfluxDB等。它可以生成可视化仪表并具备报警功能。文章提供了在Linux环境下安装Grafana的步骤,包括下载rpm包、配置yum仓库、安装插件和重启服务。
487

被折叠的 条评论
为什么被折叠?



