一、引言
在现代企业管理中,访客管理是一项至关重要的任务。传统的纸质登记方式不仅效率低下,还难以保证数据的准确性和安全性。随着数字化技术的快速发展,开发一款高效、智能的访客管理系统成为了企业的迫切需求。本文将为大家介绍一款基于.NET开源(Apache License开源协议)的企业智能访客管理系统——visitormanagement,它将数字化手段应用于访客管理中,实现了访客信息的快速、准确录入与追踪,极大地提升了企业的安全性和效率。

二、项目背景及简介
访客管理在现代企业管理中占据着举足轻重的地位。然而,传统的纸质登记方式存在着诸多弊端,如效率低下、数据不准确、安全性难以保障等。为了解决这些问题,我们开发了visitormanagement系统。该系统利用数字化手段替代传统纸质登记,实现了访客信息的数字化管理,不仅简化了访客管理流程,还提升了企业的安全性和效率。

三、目标客户及平台定位
visitormanagement系统的目标客户主要包括各类企业、机构、学校、医院等需要频繁接待访客的场所。这些客户通常对访客管理的规范性、高效性和安全性有着较高的要求。因此,我们将平台定位为现代机构提供一款全面、智能、高效的访客管理系统。它旨在通过数字化手段优化访客管理流程,提升企业的安全性和效率,同时提供便捷的访客体验。

四、平台技术架构
visitormanagement系统采用了先进的技术架构,以确保系统的稳定性和可扩展性。前端技术方面,我们选择了MudBlazor作为UI框架,它提供了丰富的组件和现代化的用户界面,使得用户能够轻松上手并快速熟悉系统操作。后端技术方面,我们采用了C#作为开发语言,并结合.NET 7框架进行开发,这保证了系统的稳定性和可扩展性。同时,我们选择了MS SQL Server作为数据库,它提供了强大的数据存储和查询能力,能够满足系统对大数据量的处理需求。此外,系统还支持Windows、Linux、MacOS等多种操作系统以及Chrome、Firefox、Safari、IE、Edge等多种主流浏览器,确保了用户在不同环境下的良好使用体验。

五、平台核心功能介绍
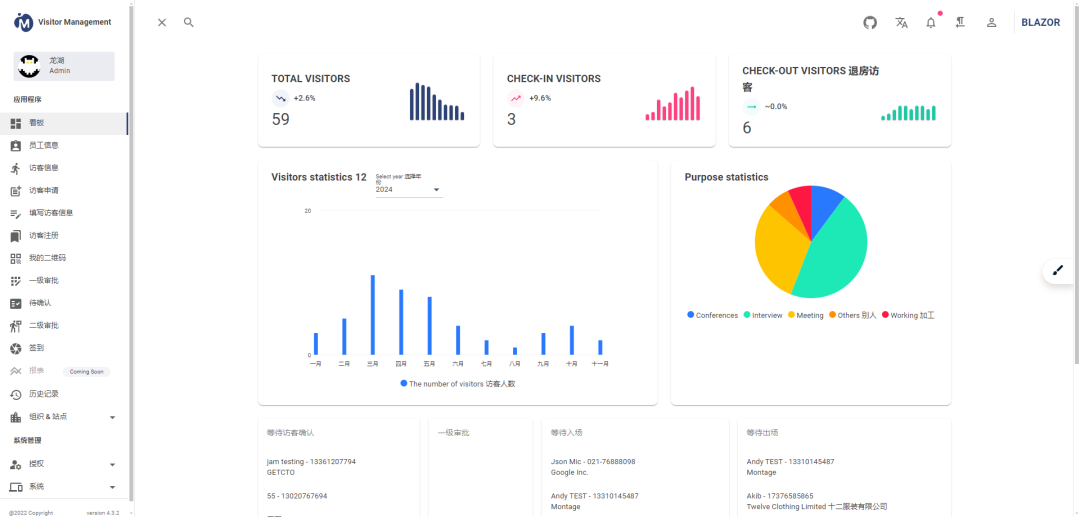
visitormanagement系统具有多种核心功能,以满足不同场景下的访客管理需求。首先,系统支持访客预注册、现场快速注册及签到,这大大提高了访客登记的效率。其次,系统提供了直观仪表板,包含员工、预约、访客等信息的吸引力报表,使得用户能够快速了解访客情况。此外,系统还支持多样化用户信息的添加和角色分配,以及员工详情管理和动态访客信息管理等功能。同时,系统还提供了预注册信息管理、多维度设置、个性化通知、法律文件电子签名以及云端访客日志等实用功能,以满足不同场景下的访客管理需求。

六、平台独特优势分析
visitormanagement系统具有多种独特优势,使得它在访客管理领域脱颖而出。首先,系统具有高效性,通过数字化手段实现快速、准确的访客信息录入与追踪,大大提高了工作效率。其次,系统注重安全性,确保数据的安全性与隐私保护,满足了企业对安全性的高要求。此外,系统还具有易用性,提供直观的用户界面和简洁的操作流程,降低了用户学习成本。同时,系统支持多语言切换和跨平台部署,满足了不同国家和地区、不同环境下的使用需求。最后,系统还具备智能化特点,通过智能算法和数据分析,为企业提供更加精准的访客管理决策支持。

七、应用场景及案例说明
visitormanagement系统适用于各类需要频繁接待访客的场所,如企业前台、学校门卫、医院接待处等。在这些场景中,系统能够帮助企业快速、准确地记录访客信息,提升安全性和效率。例如,某大型企业采用visitormanagement系统后,实现了访客信息的数字化管理。系统不仅简化了访客登记流程,还通过实时更新访客动态信息,加强了企业的安全管理。同时,系统提供的直观仪表板帮助企业快速了解访客情况,为决策提供了有力支持。此外,系统还支持多语言切换和跨平台部署,满足了企业不同部门和地区的使用需求。这些优势使得该企业在访客管理方面取得了显著成效。


八、结论与展望
visitormanagement系统作为一款基于.NET开源的企业智能访客管理系统,具有高效性、安全性、易用性、灵活性和智能化等多种独特优势。它适用于各类需要频繁接待访客的场所,能够帮助企业快速、准确地记录访客信息,提升安全性和效率。未来,我们将继续优化系统功能,提升用户体验,并探索更多应用场景,以满足不同企业的访客管理需求。同时,我们也欢迎广大开发者加入我们的行列,共同推动访客管理领域的数字化进程。
(注:本文所述内容仅供参考,具体产品功能和效果请以实际使用为准。)
项目地址
https://github.com/neozhu/visitormanagement
926

被折叠的 条评论
为什么被折叠?



