【Linux部署WGCLOUD监控平台】

本文档详细介绍了在Linux系统上部署WGCLOUD监控平台的步骤,包括安装Java环境、解压下载包、初始化数据库、配置并启动服务端和客户端,最后访问系统前台进行登录。整个过程简单明了,适用于已具备数据库和Linux基础的用户。

一、前置说明

官方在github上的README文档中说明了V3.X开启为商业版,免费但不开源了,性能也会更加优秀,因此我们要到官网的下载页面下载V3.X的最新版本,下面整份文档都是基于官方文档的安装说明拓展写的,总体部署过程比较简单。
在这里插入图片描述

二、安装Java环境

注意:服务端部署需要安装Java环境,客户端部署不需要!!!

在服务上先执行java-version,如果正常返回版本信息说明已经安装过,否则就要自行安装
在这里插入图片描述

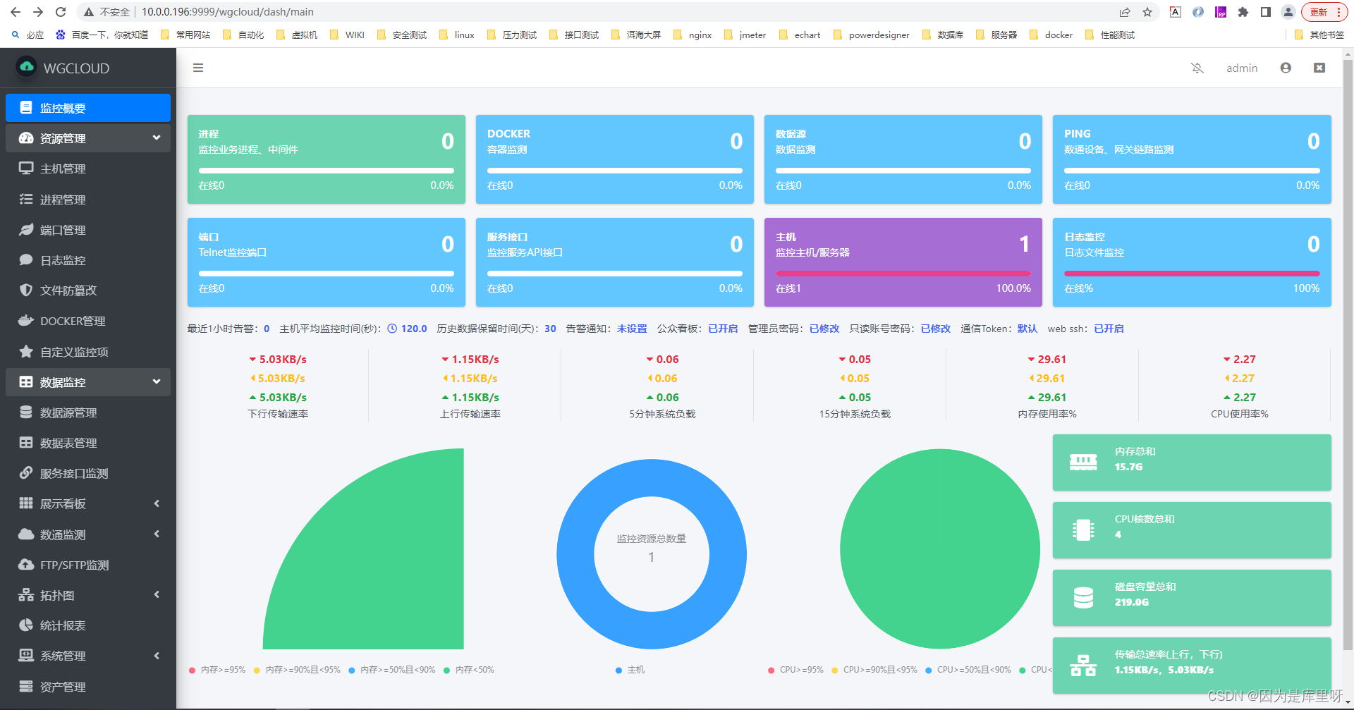
三、解压下载包

下载最新版本后,放到服务器上解压

[root@测试Linux-应用程序 local
评论 1
成就一亿技术人!
拼手气红包6.0元
还能输入1000个字符
 
红包 添加红包
表情包 插入表情
 条评论被折叠 查看
添加红包

请填写红包祝福语或标题

红包个数最小为10个

红包金额最低5元

当前余额3.43前往充值 >
需支付:10.00
成就一亿技术人!
领取后你会自动成为博主和红包主的粉丝 规则
hope_wisdom
发出的红包
实付
使用余额支付
点击重新获取
扫码支付
钱包余额 0

抵扣说明:

1.余额是钱包充值的虚拟货币,按照1:1的比例进行支付金额的抵扣。
2.余额无法直接购买下载,可以购买VIP、付费专栏及课程。

余额充值