一. Prometheus 监控集群概述
Prometheus三大组件:
Server 主要负责数据采集和存储,提供PromQL查询语言的支持。
Alertmanager 警告管理器,用来进行报警。
Push Gateway 支持临时性Job主动推送指标的中间网关。
1.1 Prometheus组件架构图
Prometheus是由SoundCloud开发的开源监控报警系统和时序列数据库(TSDB)。Prometheus使用Go语言开发,是Google BorgMon监控系统的开源版本。Prometheus的主要特点如下:
多维度数据模型。
灵活的查询语言。
不依赖分布式存储,单个服务器节点是自主的。
通过基于HTTP的pull方式采集时序数据。
可以通过中间网关进行时序列数据推送。
通过服务发现或者静态配置来发现目标服务对象。
支持多种图形和Dashboard的展示,例如Grafana。
Prometheus根据配置的任务(job)以周期性pull的方式获取指定目标(target)上的指标(metric):
Prometheus Server:主服务,接受外部http请求,根据配置完成数据采集,服务发现以及数据存储。
prometheus targets:静态收集的目标服务数。
service discovery:动态发现服务。
Push Gateway:为应对部分push场景提供的插件,监控数据先推送到Push Gateway上,然后再由Prometheus Server端采集pull。由于存在时间较短,可能在Prometheus来pull之前,jobs就消失了。(若Prometheus Server在采集间隔期间,Push Gateway上的数据没有变化,Prometheus Server将采集到2次相同的数据,仅时间戳不同)。
Exporters(探针):是Prometheus的一类数据采集组件的总称。它负责从目标处搜集数据,并将其转化为Prometheus支持的格式。与传统的数据采集组件不同的是,它并不向中央服务器发送数据,而是等待中央服务器主动前来抓取。抓取什么样的数据,就需要什么类型的exporter,比如说抓取mysql状态的数据,就需要mysqld_exporter。
Alertmanager:Prometheus server主要负责根据基于PromQL的告警规则分析数据,如果满足PromQL定义的规则,则会产生一条告警,并发送告警信息到Alertmanager,Alertmanager则是根据配置处理告警信息并发送。常见的接收方式有:电子邮件,webhook等。Alertmanager三种处理告警信息的方式:分组,抑制,静默。
Prometheus Daemon负责定时去目标上抓取metrics(指标)数据,每个抓取目标需要暴露一个http服务的接口给它定时抓取。Prometheus支持通过配置文件、文本文件、Zookeeper、Consul、DNS SRV Lookup等方式指定抓取目标。Prometheus采用PULL的方式进行监控,即服务器可以直接通过目标PULL数据或者间接地通过中间网关来Push数据。
Prometheus在本地存储抓取的所有数据,并通过一定规则进行清理和整理数据,并把得到的结果存储到新的时间序列中。
Prometheus通过PromQL和其他API可视化地展示收集的数据。Prometheus支持很多方式的图表可视化,例如Grafana、自带的Promdash以及自身提供的模版引擎等等。Prometheus还提供HTTP API的查询方式,自定义所需要的输出。
PushGateway支持Client主动推送metrics到PushGateway,而Prometheus只是定时去Gateway上抓取数据。
Alertmanager是独立于Prometheus的一个组件,可以支持Prometheus的查询语句,提供十分灵活的报警方式。
其工作流程大致如下:
Prometheus 服务器定期从配置好的 jobs 或者 exporters 中获取度量数据;或者接收来自推送网关发送过来的度量数据。
Prometheus 服务器在本地存储收集到的度量数据,并对这些数据进行聚合。
运行已定义好的 alert.rules,记录新的时间序列或者向告警管理器推送警报。
告警管理器根据配置文件,对接收到的警报进行处理,并通过email等途径发出告警。
Grafana等图形工具获取到监控数据,并以图形化的方式进行展示。
1.2 Grafana简介
Grafana是一个开源的度量分析与可视化套件,经常被用作基础设施的时间序列数据和应用程序分析的可视化。
Grafana支持许多不同的数据源,每个数据源都有一个特定的查询编辑器,该编辑器定制的特性和功能是公开的特定数据来源。
官方支持以下数据源:Graphite,InfluxDB,OpenTSDB,Prometheus,Elasticsearch,CloudWatch和KairosDB。
每个数据源的查询语言和能力都是不同的,可以把来自多个数据源的数据组合到一个仪表板,但每一个面板被绑定到一个特定的数据源,它就属于一个特定的组织。
1.3 Exporter详解
随着Prometheus的流行,很多系统都已经自带了用于Prometheus监控的接口,例如etcd、Kubernetes、coreDNS等,所以这些系统可以直接被Prometheus所监控。但是有很多应用目前还没有提供用于Prometheus监控的接口,针对这这类应用Prometheus提出了Exporter的解决方案。
Exporter是一个采集被监控系统的监控数据,通过Prometheus监控规范对外提供数据的组件。简单来说,为了采集被监控系统的监控样本数据,需要安装一个程序,该程序对外暴露了一个用于获取当前监控样本数据的HTTP访问地址,这样的一个程序称为Exporter,Exporter的实例称为一个Target。Prometheus通过轮询的方式定时从Target中获取监控数据样本,并且存储在数据库当中。
从广义的层面上讲,任何遵循Prometheus数据格式 ,可对其提供监控指标的程序都可以称为Exporter。Prometheus官方和社区提供了非常丰富的Exporter,例如Node Exporter、HAProxy Exporter、MySQL Exporter、Redis Exporter和Rabbitmq Exporter等等。
这些Exporter主要通过被监控对象提供的监控相关的接口获取监控数据,通过例如以下几种方式获取到被监控对象的监控指标:
HTTP/HTTPs:例如Rabbitmq Exporter通过HTTPs接口获取监控数据。
TCP:例如Redis Exporter通过Redis提供的系统监控相关命令获取监控指标,MySQL Server Exporter通过MySQL开放的监控相关的表获取监控指标
本地文件:例如Node Exporter通过读取整个proc文件系统下的文件,得到整个系统的当前状态。
标准协议:例如IPMI Exporter通过IPMI协议获取硬件相关信息,并将这些信息的格式进行转化,输出为Prometheus能够识别的监控数据格式,从而扩大Prometheus的数据采集能力。
所有的Exporter程序都需要按照Prometheus的规范返回监控的样本数据。
1.3.1 Exporter运行方式
独立运行
以待会后面会使用的node_exporter为例,由于操作系统本身并不直接支持Prometheus,因此,只能通过一个独立运行的程序,从操作系统提供的相关接口将系统的状态参数转换为可供Prometheus读取的监控指标。
除了操作系统外,如Mysql、kafka、Redis等介质,都是通过这种方式实现的。这类Exporter承担了一个中间代理的角色。
应用集成
由于Prometheus项目的火热,目前有部分开源产品直接在代码层面使用Prometheus的Client Library,提供了在监控上的直接支持,如kubernetes、ETCD等产品。
这类产品自身提供对应的metrics接口,Prometheus可通过接口直接获取相关的系统指标数据。这种方式打破了监控的界限,应用程序本身做为一个Exporter提供功能。
1.3.2 常用的Exporter
下面表格是一些较常使用到的Exporter,内容覆盖了数据库、主机、HTTP、云平台等多个层面。
类型 | 监控介质 | Exporter |
数据库 | Mysql | MySQL server exporter |
Elasticsearch | Elasticsearch exporter | |
Mongodb | MongoDB exporter | |
Redis | Redis exporter | |
PostgreSQL | PostgreSQL exporter | |
硬件/操作系统 | 主机/Linux | Node exporter |
GPU | NVIDIA GPU exporter | |
Windows | Windows exporter | |
IPMI | IPMI exporter | |
网络设备 | SNMP exporter | |
消息队列 | RabbitMQ | RabbitMQ exporter |
Kafka | Kafka exporter | |
RocketMQ | RocketMQ exporter | |
HTTP | Apache | Apache exporter |
HAProxy | HAProxy exporter | |
Nginx | Nginx exporter | |
云平台 | 阿里云 | Alibaba Cloudmonitor exporter |
AWS | AWS CloudWatch exporter | |
Azure | Azure Monitor exporter | |
华为云 | Huawei Cloudeye exporter | |
腾讯云 | TencentCloud monitor exporter | |
其他 | 探针检测 | Blackbox exporter |
容器 | cArdviso | |
SSH | SSH exporter |
除以上这些外,还有很多其他用途的Exporter,有兴趣的朋友可以自行查看官网:https://prometheus.io/docs/instrumenting/exporters/。
1.4 Prometheus命令参数详解
Prometheus启动参数配置及释义
参数名称 | 含义 | 备注 |
--version | 显示应用的版本信息 | |
配置文件参数 | ||
--config.file="prometheus.yml" | Prometheus配置文件路径 | |
WEB服务参数 | ||
--web.listen-address="0.0.0.0:9090" | UI、API、遥测(telemetry)监听地址 | |
--web.read-timeout=5m | 读取请求和关闭空闲连接的最大超时时间 | 默认值:5m |
--web.max-connections=512 | 最大同时连接数 | 默认值:512 |
--web.external-url= | 可从外部访问普罗米修斯的URL | 如果Prometheus存在反向代理时使用,用于生成相对或者绝对链接,返回到Prometheus本身,如果URL存在路径部分,它将用于给Prometheus服务的所有HTTP端点加前缀,如果省略,将自动派生相关的URL组件。 |
--web.route-prefix= | Web端点的内部路由 | 默认路径:--web.external-url |
--web.user-assets= | 静态资产目录的路径 | 在 /user 路径下生效可用 |
--web.enable-lifecycle | 通过HTTP请求启用关闭(shutdown)和重载(reload) | |
--web.enable-admin-api | 启用管理员行为API端点 | |
--web.console.templates="consoles" | 总线模板目录路径 | 在 /consoles 路径下生效可用 |
--web.console.libraries="console_libraries" | 总线库文件目录路径 | |
--web.page-title="Prometheus Time Series Collection and Processing Server" | Prometheus实例的文档标题 | |
--web.cors.origin=".*" | CORS来源的正则Regex,是完全锚定的 | 例如:'https?://(domain1|domain2).com' |
数据存储参数 | ||
--storage.tsdb.path="data/" | 指标存储的根路径 | |
--storage.tsdb.retention=STORAGE.TSDB.RETENTION | [DEPRECATED]样例存储时间 | 此标签已经丢弃,用"storage.tsdb.retention.time"替代 |
--storage.tsdb.retention.time=STORAGE.TSDB.RETENTION.TIME | 存储时长,如果此参数设置了,会覆盖"storage.tsdb.retention"参数;如果设置了"storage.tsdb.retention" 或者"storage.tsdb.retention.size"参数,存储时间默认是15d(天),单位:y, w, d, h, m, s, ms | |
--storage.tsdb.retention.size=STORAGE.TSDB.RETENTION.SIZE | [EXPERIMENTAL]试验性的。存储为块的最大字节数,需要使用一个单位,支持:B, KB, MB, GB,TB, PB, EB | 此标签处于试验中,未来版本会改变 |
--storage.tsdb.no-lockfile | 不在data目录下创建锁文件 | |
--storage.tsdb.allow-overlapping-blocks | [EXPERIMENTAL]试验性的。允许重叠块,可以支持垂直压缩和垂直查询合并。 | |
--storage.tsdb.wal-compression | 压缩tsdb的WAL | WAL(Write-ahead logging, 预写日志),WAL被分割成默认大小为128M的文件段(segment),之前版本默认大小是256M,文件段以数字命名,长度为8位的整形。WAL的写入单位是页(page),每页的大小为32KB,所以每个段大小必须是页的大小的整数倍。如果WAL一次性写入的页数超过一个段的空闲页数,就会创建一个新的文件段来保存这些页,从而确保一次性写入的页不会跨段存储。 |
--storage.remote.flush-deadline= | 关闭或者配置重载时刷新示例的等待时长 | |
--storage.remote.read-sample-limit=5e7 | 在单个查询中通过远程读取接口返回的最大样本总数。0表示无限制。对于流式响应类型,将忽略此限制。 | |
--storage.remote.read-concurrent-limit=10 | 最大并发远程读取调用数。0表示无限制。 | |
--storage.remote.read-max-bytes-in-frame=1048576 | 在封送处理之前,用于流式传输远程读取响应类型的单个帧中的最大字节数。请注意,客户机可能对帧大小也有限制。 | 默认情况下,protobuf建议使用1MB。 |
告警规则相关参数 | ||
--rules.alert.for-outage-tolerance=1h | 允许prometheus中断以恢复“for”警报状态的最长时间。 | |
--rules.alert.for-grace-period=10m | 警报和恢复的“for”状态之间的最短持续时间。这仅对配置的“for”时间大于宽限期的警报进行维护。 | |
--rules.alert.resend-delay=1m | 向Alertmanager重新发送警报之前等待的最短时间。 | |
告警管理中心相关参数 | ||
--alertmanager.notification-queue-capacity=10000 | 挂起的Alertmanager通知的队列容量。 | 默认值:10000 |
--alertmanager.timeout=10s | 发送告警到Alertmanager的超时时间 | 默认值:10s |
数据查询参数 | ||
--query.lookback-delta=5m | 通过表达式解析和联合检索指标的最大反馈时间 | 默认值:5m |
--query.timeout=2m | 查询中止前可能需要的最长时间。 默认值:2m | 这两项是对用户执行prometheus查询适合的优化设置,防止太多用户同时查询,也防止单个用户执行过大的查询而一直不退出。 |
--query.max-concurrency=20 | 并发(concurrently)执行查询的最大值 | |
--query.max-samples=50000000 | 单个查询可以加载到内存中的最大样本数。注意,如果查询试图将更多的样本加载到内存中,则会失败,因此这也限制了查询可以返回的样本数。 | 数量级:5千万 |
日志信息参数 | ||
--log.level=info | 仅记录给定的日志级别及以上的信息 | 可选参数值:[debug, info, warn, error],其中之一 |
--log.format=logfmt | 日志信息输出格式 | 可选参数值:[logfmt, json],其中之一 |
二. 集群环境
2.1 Linux Centos环境准备
虚拟机:Virtualbox
系统:Centos-7
安装包
grafana-enterprise-9.3.6.linux-amd64.tar.gz
prometheus-2.37.6.linux-amd64.tar.gz
node_exporter-1.5.0.linux-amd64.tar.gz
mysqld_exporter-0.14.0.linux-amd64.tar.gz
promenthues和exporter的下载地址:https://prometheus.io/download/
主机时间与系统时间同步
主机信息:
IP地址(NAT) | 主机名 | 大小 | 安装服务 | 角色 |
192.168.4.39 | monitor-1 | 20G | Prometheus、Grafana、node_exporter、 mysqld_exporter | 服务端、被监控端 |
192.168.4.81 | monitor-2 | 20G | node_exporter | 被监控端 |
2.2 修改主机hostname
本例中Linux操作系统为 centos 7,可使用自带的hostnamectl修改hostname
hostname monitor-1 #临时生效
hostnamectl set-hostname montior-1 #永久生效
hostname monitor-2
hostnamectl set-hostname monitor-2
# hostname立即生效
bash
在2台主机的host文件追加主机映射关系
vim /etc/hosts
192.168.0.17 monitor-1
192.168.0.18 monitor-2
关闭selinux
setenforce 0
sed -i 's/enforcing/disabled/' /etc/selinux/config
三. 服务端安装Prometheus
3.1 解压安装prometheus
下载安装长期支持稳定版本的prometheus
官网下载地址:https://prometheus.io/download/
wget https://github.com/prometheus/prometheus/releases/download/v2.37.6/prometheus-2.37.6.linux-amd64.tar.gz
tar xf prometheus-2.37.6.linux-amd64.tar.gz
mv prometheus-2.37.6.linux-amd64 /usr/local/prometheus
# 为了便于管理,执行以下步骤
mkdir /usr/local/prometheus/{data,conf,bin}
cd /usr/local/prometheus/
mv prometheus promtool ./bin/
mv prometheus.yml ./conf/
chown -R root:root /usr/local/prometheus/
配置环境变量
vim /etc/profile
PATH=/usr/local/prometheus/bin:$PATH:$HOME/bin
# 环境变量生效
source /etc/profile
# 查看版本
prometheus --version
prometheus, version 2.37.6 (branch: HEAD, revision: 8ade24a23af6be0f35414d6e8ce09598446c29a2)
build user: root@5f96027a7c3e
build date: 20230220-09:36:40
go version: go1.19.6
platform: linux/amd64
3.2 配置Prometheus系统服务
系统服务文件配置时设置prometheus启动参数
vim /lib/systemd/system/prometheus.service
[Unit]
Description=Prometheus
Documentation=https://prometheus.io/docs/introduction/overview/
After=network.target
[Service]
Type=simple
User=root
ExecStart=/usr/local/prometheus/bin/prometheus --config.file=/usr/local/prometheus/conf/prometheus.yml --web.enable-lifecycle --storage.tsdb.path=/usr/local/prometheus/data --storage.tsdb.retention.time=30d --log.level=info --log.format=logfmt
Restart=on-failure
[Install]
WantedBy=multi-user.target
# Prometheus启动参数说明:
--config.file # 指明prometheus的配置文件路径
--web.enable-lifecycle # 指明prometheus配置更改后可以进行热加载
--storage.tsdb.path # 指明监控数据存储路径
--storage.tsdb.retention.time # 指明样例数据保留时间
--log.level=info # 记录给定的日志级别及以上信息(生产环境建议 warn 级别)
--log.format=logfmt # 日志消息输出格式
# 说明:
prometheus在2.0之后默认的热加载配置没有开启, 配置修改后需要重启prometheus server才能生效, 对于生产环境的监控是不可行的, 所以需要开启prometheus server配置的热加载功能。
在启动prometheus时加上参数“web.enable-lifecycle”,可以启用配置的热加载;配置修改后热重载命令:curl -X POST http://localhost:9090/-/reload
重新加载systemd系统,查看服务是否启动
systemctl daemon-reload
systemctl start prometheus
systemctl enable prometheus
开放防火墙端口
# 添加端口
firewall-cmd --zone=public --add-port=9090/tcp --permanent
# 重新载入
firewall-cmd --reload
3.3 修改Prometheus的配置文件
编辑 prometheus.yml 配置文件
# 全局配置(如果有内部单独设定,会覆盖这个参数)
global:
scrape_interval: 1m # 表示抓取一次数据的间隔时间,默认1m。
evaluation_interval: 1m # 表示进行告警规则检测的间隔时间,默认1m。
scrape_timeout: 30s # 每次数据拉取超时时间,默认10s。
# 告警插件定义。这里会设定alertmanager这个报警插件。
alerting:
alertmanagers:
- static_configs:
- targets:
# - alertmanager:9093
# 指定加载的告警规则文件。按照设定参数进行扫描加载,用于自定义报警规则,其报警媒介和route路由由alertmanager插件实现。
rule_files:
# - "first_rules.yml"
# - "second_rules.yml"
# 收集数据配置列表,在配置字段内可以配置拉取数据的对象(Targets)、job以及实例采集配置。又分为静态配置和服务发现。
scrape_configs:
- job_name: "prometheus" # 定义唯一的job的名称:'prometheus'
honor_labels: true # 标签冲突,true为以抓取的数据为准并忽略服务器中的,false为通过重命名来解决冲突。
# metrics_path defaults to '/metrics'
# scheme defaults to 'http'.
static_configs:
- targets: ["localhost:9090"] # 这是prometheus本机的一个监控节点
其大致分为四部分:
global:全局配置。
alerting:告警管理器(Alertmanager)的配置,目前还没有安装Alertmanager。
rule_files:告警规规则文件,可以使用通配符。
scrape_configs:指定prometheus要监控的目标。一个 job_name 就是一个目标,其 targets 就是采集信息的IP和端口。这里默认监控了Prometheus自己,可以通过修改这里来修改Prometheus的监控端口。
Prometheus的每个 exporter 都会是一个目标,它们可以上报不同的监控信息,比如机器状态、或者mysql性能等等,不同语言sdk也会是一个目标,它们会上报自定义的业务监控信息。
- job_name: 'aliyun'
static_configs:
- targets: ['server01:9100','IP:9100','nginxserver:9100','web006:9100','redis:9100','logserver:9100','redis1:9100']
targets可以并列写入多个节点,用逗号隔开,机器名+端口号,端口号主要是exporters的端口,在这里9100其实是node_exporter的默认端口。配置完成后,prometheus就可以通过配置文件识别监控的节点,持续开始采集数据,prometheus基础配置也就搭建好了。
scrape_configs 主要用于配置拉取数据节点,每一个拉取配置主要包含以下参数:
job_name:任务名称
honor_labels: 用于解决拉取数据标签有冲突,当设置为 true, 以拉取数据为准,否则以服务配置为准
params:数据拉取访问时带的请求参数
scrape_interval: 拉取时间间隔
scrape_timeout: 拉取超时时间
metrics_path: 拉取节点的 metric 路径
scheme: 拉取数据访问协议
sample_limit: 存储的数据标签个数限制,如果超过限制,该数据将被忽略,不入存储;默认值为0,表示没有限制
relabel_configs: 拉取数据重置标签配置
metric_relabel_configs:metric 重置标签配置
prometheus配置语法校验
建议每次修改prometheus配置之后,都进行语法校验,以免导致prometheus server无法启动。
promtool check config prometheus.yml
Checking prometheus.yml
SUCCESS: prometheus.yml is valid prometheus config file syntax
热重载prometheus配置
curl -X POST http://localhost:9090/-/reload
3.4 通过浏览器访问Prometheus监听页面
运行后,在浏览器访问机器IP:端口就可以查看Prometheus的界面了,这里的机器IP是运行Prometheus服务的主机,端口是上面配置文件中配置的监控自己的端口。打开后界面如下:http://192.168.4.39:9090
界面非常简单(所以还需要安装Grafana),上面标签栏中:
Alerts 是告警管理器,还没安装;
Graph 是查看监控项的图表,也是访问后的默认页面;
Status 中可以查看一些配置、监控目标、告警规则等。
在Graph页面,由于默认已经监控了Prometheus自己,所以可以直接查看一些监控数据。比如在输入框输入 promhttp_metric_handler_requests_total,点击 Execute,下面的小标签中切换到Graph就能看到“/metrics”访问次数的折线图。
通过下面的步骤可以查看到prometheus自己的监控状态
四. 二进制安装node-exporter采集系统数据
Linux 环境下系统级采集数据,监控当前机器自身的状态,包括硬盘、CPU、流量等;Prometheus已经有了很多现成的常用exporter,所以可以直接用其中的node_exporter。
注意:node_exporter跟nodejs没有任何关系,在Prometheus看来,一台机器或者说一个节点就是一个node,所以该exporter是在上报当前节点的状态。
4.1 被监控端安装node_exporter
可以到下载页面选择对应的二进制安装包,在被监控节点安装node_exporter
wget https://github.com/prometheus/node_exporter/releases/download/v1.5.0/node_exporter-1.5.0.linux-amd64.tar.gz
tar xf node_exporter-1.5.0.linux-amd64.tar.gz
mkdir /usr/local/exporter
mv node_exporter-1.5.0.linux-amd64 /usr/local/exporter/node_exporter
chown -R root.root /usr/local/exporter/node_exporter/
配置node_exporter启动服务
vim /lib/systemd/system/node_exporter.service
[Unit]
Description=node_exporter
Documentation=https://prometheus.io/
After=network.target
[Service]
Type=simple
User=root
ExecStart=/usr/local/exporter/node_exporter/node_exporter
Restart=on-failure
[Install]
WantedBy=multi-user.target
# 启动服务
systemctl daemon-reload
systemctl start node_exporter
systemctl enable node_exporter
开放防火墙端口
# 添加
firewall-cmd --zone=public --add-port=9100/tcp --permanent
# 重新载入
firewall-cmd --reload
验证安装完成之后的数据,访问:http://IP:9100/metrics
4.2 在prometheus配置node_exporter
为了更好的展示,将被监控端的node_exporter配置到prometheus server中,后面并通过grafana进行展示。
将node_exporter加入 prometheus.yml 配置文件中
scrape_configs:
# The job name is added as a label `job=<job_name>` to any timeseries scraped from this config.
- job_name: "prometheus"
honor_labels: true
# metrics_path defaults to '/metrics'
# scheme defaults to 'http'.
static_configs:
- targets: ["localhost:9090"]
- job_name: "node_exporter" # 取一个job名称代表被监控的机器,此名称后面可在Grafana与Prometheus上查看管理。
honor_labels: true
static_configs:
- targets: ['192.168.4.39:9100','192.168.4.81:9100'] # 多节点的情况下使用逗号 , 号分隔。
重启Prometheus服务
# 检查配置文件
promtool check config prometheus.yml
systemctl restart prometheus
# 为了不影响正在运行的Prometheus服务,建议使用下面命令热重载服务
curl -X POST http://localhost:9090/-/reload
验证Prometheus数据采集
在标签栏的Status-->Targets中可以看到多了一个状态node_exporter (2/2 up);
如果新加的target的State是UP的话,就说明监听成功了。
此时在Graph中,输入框输入node可以发现有很多node开头的监控项,都是和机器状态有关的,执行后可以看到2个被监控端的node_exporter数据采集的结果。
以上 node_exporter 已安装完毕,并且数据采集已更新至Prometheus。
五. 服务端安装配置可视化页面:Grafana
因为Prometheus的界面看起来比较简单,所以还需要Grafana这个监控展示框架。
5.1 安装Grafana
去官网下载安装Grafana
wget https://dl.grafana.com/enterprise/release/grafana-enterprise-9.3.6.linux-amd64.tar.gz
tar -zxvf grafana-enterprise-9.3.6.linux-amd64.tar.gz
mv grafana-9.3.6/ /usr/local/grafana
Grafana默认运端口为3000,可以通过配置文件进行修改;
可复制conf/defaults.ini文件为custom.ini,然后在这个配置文件里自定义修改配置项。
设置系统服务
# 配置环境变量
vim /etc/profile
export GRAFANA_HOME=/usr/local/grafana
export PATH=$GRAFANA_HOME/bin:$PATH
source /etc/profile
# 增加grafana系统服务
vim /etc/systemd/system/grafana-server.service
[Unit]
Description=grafana-server
After=network.target
[Service]
Type=notify
User=root
ExecStart=/usr/local/grafana/bin/grafana-server -homepath /usr/local/grafana/
Restart=on-failure
[Install]
WantedBy=multi-user.target
# 启动服务
systemctl daemon-reload
systemctl start grafana-server
systemctl enable grafana-server
开放防火墙
# 添加
firewall-cmd --zone=public --add-port=3000/tcp --permanent
# 重新载入
firewall-cmd --reload
5.2 接入prometheus数据源
浏览器访问http://192.168.4.39:3000,可进入Grafana界面。
管理员的账号/密码默认是admin/admin,首次登录后强制修改密码。
进入grafana后,左边选择设置图标中的Data Source,选择添加Prometheus的数据源。
URL填写Prometheus Server的ip:端口,如果没修改且在本机运行的话,可默认为localhost:9090。
测试并保存,如果此处测试没有问题则返回working,如果有问题,则排查防火墙限制和Prometheus的UI地址。
查看已添加的数据源,可以点击进入修改或删除。
以上Grafana 已安装完成,并已配置接入prometheus 数据源。
六. node_exporter采集与Grafana显示
配置Grafana与Prometheus数据源模板,系统级采集数据使用node_exporter。
6.1 查看Grafana自带的Prometheus监控面板
此时在grafana自带的dashboard,也就是监控面板,查看Prometheus的数据展示。
有3个监控面板可以直接点击进去查看效果
6.2 导入下载的监控面板
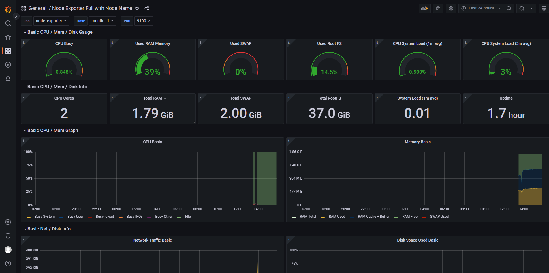
在Grafana的官方面板页面可以看到很多别人配置好的面板,面板中的每个图都是可以编辑的,也可以设置告警。可以在左边根据自己的要求搜索出喜欢的面板样式,一般选择评分高、下载多的。
进入到心仪面板的详情页面,比如这个node_exporter模板。
前面配置运行了node_exporter,为了更好的展现这个监控数据,点击图标中的Import,配置导入模板。
复制面板ID,然后在Import界面输入ID,导入下载好的json文件,并配置Prometheus数据源。
配置后即可看到系统主机节点监控信息,包括系统运行时间, 内存和CPU的配置, CPU、内存、磁盘、网络流量等信息, 以及磁盘IO、CPU温度等信息。
模板导入完成之后,会出现下图,表示Node_exporter的采集数据已通过prometheus数据源在grafana展示成功。
刚才添加的模板可在此处查看。
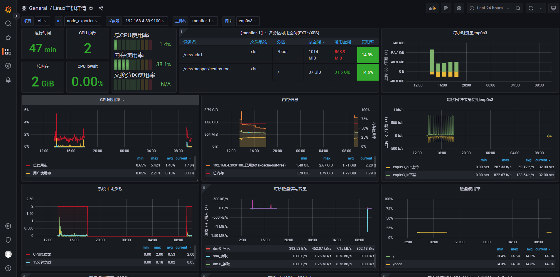
大家还可以根据自己要求去选择不同的监控模板,或者编辑模板。例如,下面导入了一个node_exporter中文监控模板。
七. 二进制安装Mysqld_exporer
如果需要利用Prometheus监控MySQL只需选择相应的Exporter即可,选择mysqld_exporter来采集MySQL的监控数据。
因为提前在192.168.4.39安装了mysql服务,正好可以在这台主机上测试mysql的监控测试。
7.1 被监控端安装mysqld_exporter
可以到下载页面选择对应的二进制安装包,在被监控节点安装mysqld_exporter
tar xf mysqld_exporter-0.14.0.linux-amd64.tar.gz
mv mysqld_exporter-0.14.0.linux-amd64 /usr/local/exporter/mysqld_exporter
chown -R root.root /usr/local/exporter/mysqld_exporter/
在mysql服务建立指定监控用户
mysql> grant select,replication client, process on *.* to 'mysql_monitor'@'%' identified by 'abc123';
Query OK, 0 rows affected, 1 warning (0.03 sec)
mysql> flush privileges;
Query OK, 0 rows affected (0.00 sec)
编辑mysql的配置文件
vim /usr/local/exporter/mysqld_exporter/mysqld_exporter.cnf
[client]
host = 192.168.4.39
port = 3306
user = mysql_monitor
password = abc123
配置mysqld_exporter启动服务
vim /usr/lib/systemd/system/mysqld_exporter.service
[Unit]
Description=Prometheus MySQL daemon
Documentation=https://prometheus.io
After=network.target
[Service]
Type=simple
User=root
ExecStart=/usr/local/exporter/mysqld_exporter/mysqld_exporter --config.my-cnf=/usr/local/exporter/mysqld_exporter/mysqld_exporter.cnf --web.listen-address=:9104
Restart=on-failure
[Install]
WantedBy=multi-user.target
# 启动服务
systemctl daemon-reload
systemctl start mysqld_exporter
systemctl enable mysqld_exporter
开放端口
# 添加
firewall-cmd --zone=public --add-port=9104/tcp --permanent
# 重新载入
firewall-cmd --reload
7.2 在prometheus中接入mysqld_exporter
在prometheus.yml文件末尾处中配置mysqld_exporter
vim /usr/local/prometheus/conf/prometheus.yml
scrape_configs:
- job_name: "prometheus"
honor_labels: true
# metrics_path defaults to '/metrics'
# scheme defaults to 'http'.
static_configs:
- targets: ["localhost:9090"]
- job_name: "node_exporter"
honor_labels: true
static_configs:
- targets: ['192.168.4.39:9100','192.168.4.81:9100']
- job_name: "mysqld_exporter"
honor_labels: true
static_configs:
- targets: ['192.168.4.39:9104']
重启prometheus
# 检查配置文件
promtool check config prometheus.yml
# 热重载服务
curl -X POST http://localhost:9090/-/reload
在标签栏的Status-->Targets中可以看到多了一个状态mysqld_exporter (1/1 up);如果新加的target的State是UP的话,就说明监听成功了。
7.3 在grafana中导入mysqld_exporter的dashboard并展示
在Grafana的官方面板页面搜索出喜欢的mysqld_exporter面板样式。
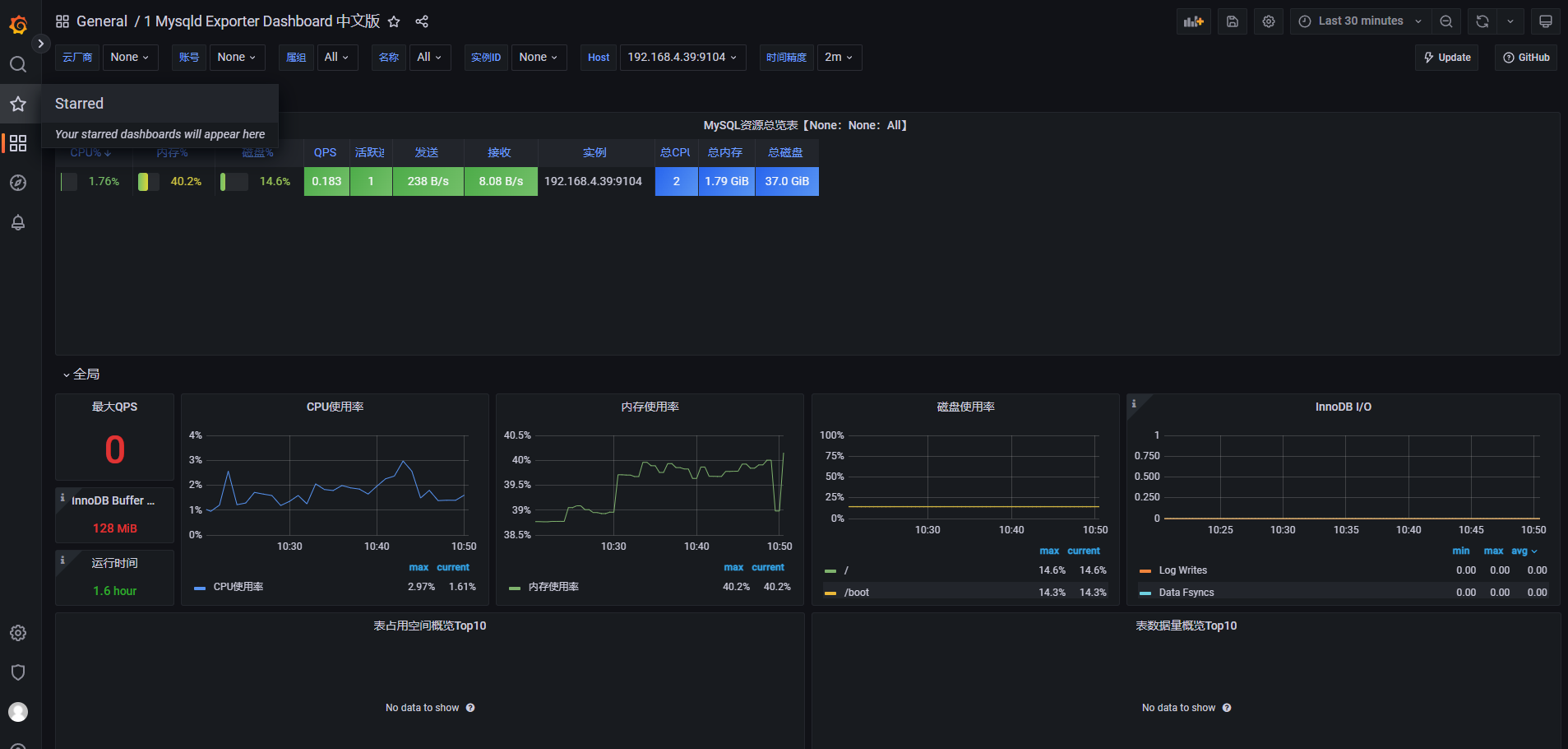
①. 例如导入这个关系型数据库的各种信息数据的mysqld_exporter监控面板。
②. 也可以导入Mysqld Exporter Dashboard 中文版。
导入两个模板查看数据展示效果
八. 容器部署cAdvisor,收集容器节点信息
如果需要利用Prometheus监控docker容器,只需选择相应的Exporter即可,选择cAdvisor来采集容器节点的监控数据。
cadvisor(容器顾问)不仅可以搜集⼀台机器上所有运行的容器信息,还提供基础查询界⾯和http接口,方便其他组件如Prometheus进行数据抓取,cAdvisor可以对节点机器上的容器进行实时监控和性能数据采集,包括容器的CPU使用情况、内存使用情况、网络吞吐量及文件系统使用情况。
在192.168.0.7安装了docker服务,正好可以在这台主机上测试容器节点监控。
8.1 被监控端安装cAdvisor
在被监控节点安装cadvisor容器,
# 替换镜像为阿里云镜像
docker pull registry.cn-hangzhou.aliyuncs.com/liangxiaohui/cadvisor-amd64:v0.45.0
# docker容器部署
docker run -it -d --restart always --volume=/:/rootfs:ro --volume=/var/run:/var/run:ro --volume=/sys:/sys:ro --volume=/var/lib/containerd/:/var/lib/containerd:ro --volume=/dev/disk/:/dev/disk:ro --publish=8080:8080 --detach=true --name=cadvisor -h=cadvisor --privileged --device=/dev/kmsg registry.cn-hangzhou.aliyuncs.com/liangxiaohui/cadvisor-amd64:v0.45.0
部署后浏览器访问IP:8080
开放端口
# 添加
firewall-cmd --zone=public --add-port=8080/tcp --permanent
# 重新载入
firewall-cmd --reload
8.2 在prometheus中接入cAdvisor
在prometheus.yml文件末尾处中配置cAdvisor
vim /usr/local/prometheus/conf/prometheus.yml
scrape_configs:
- job_name: "prometheus"
honor_labels: true
# metrics_path defaults to '/metrics'
# scheme defaults to 'http'.
static_configs:
- targets: ["localhost:9090"]
- job_name: "node_exporter"
honor_labels: true
static_configs:
- targets: ['192.168.4.39:9100','192.168.4.81:9100']
- job_name: "mysqld_exporter"
honor_labels: true
static_configs:
- targets: ['192.168.4.39:9104']
- job_name: "docker"
honor_labels: true
static_configs:
- targets: ['192.168.4.39:8080']
重启prometheus
# 检查配置文件
promtool check config prometheus.yml
# 热重载服务
curl -X POST http://localhost:9090/-/reload
在标签栏的Status-->Targets中可以看到多了一个状态docker (1/1 up);如果新加的target的State是UP的话,就说明监听成功了。
8.3 在grafana中导入容器的dashboard并展示
略(参考上面mysql和node即可)
本文详细介绍了如何使用二进制部署Prometheus和Grafana来构建监控集群,包括Prometheus的组件、Grafana的介绍以及常用的Exporter。文章覆盖了从Linux Centos环境准备、Prometheus与node_exporter、mysqld_exporter、cAdvisor的安装配置,到Grafana的数据源接入和监控面板展示的全过程。
193

被折叠的 条评论
为什么被折叠?



