作者简介
万绍远,CNCF 基金会官方认证 Kubernetes CKA&CKS 工程师,云原生解决方案架构师。对 ceph、Openstack、Kubernetes、prometheus 技术和其他云原生相关技术有较深入的研究。参与设计并实施过多个金融、保险、制造业等多个行业 IaaS 和 PaaS 平台设计和应用云原生改造指导。
| 软件 | 版本 |
|---|---|
| Rancher | 2.6.4 |
| Kubernetes | 1.22.7+rke2r2 |
概 述
Rancher 2.6 监控启用方式与之前版本存在较大差异,属于原生的 Prometheus-Operator,通过抽象化一些 Kubernetes CRD 资源,可以更好地把监控告警功能整合起来,提高易用性。Prometheus-operator 包括以下 CRD 资源对象:
- PrometheusRules:定义告警规则
- Alert Managers:Altermanager 启动 CRD,用于 Altermanager 启动副本
- Receivers:配置告警接收媒介 CRD
- Routers:将告警规则和告警媒介进行匹配
- ServiceMonitor:定义 Prometheus 采集的监控指标地址
- Pod Monitor:更细粒化的对 POD 进行监控

配置使用
启用监控
切换到对应集群,选择左下角 clusterTools 启用 Prometheus:

部署到 System 项目中,勾选自定义 helm 参数:

根据实际需求修改部署要求:


如果需要对接远端存储(如 infuxdb),就需要修改 yaml 配置,并配置指向 influxdb:
remoteRead:
- url: http://192.168.0.7:8086/api/v1/prom/read?db=prometheusremoteWrite:
- url: http://192.168.0.7:8086/api/v1/prom/write?db=prometheus
默认 node-exporter 资源 limit 配置较低,长时间运行后容易被 OOM KILL 掉,需要修改默认的内存限制为 150Mi:
podLabels:
jobLabel: node-exporter
resources:
limits:
cpu: 200m
memory: 150Mi
requests:
cpu: 100m
memory: 30Mi
可以点击如下页面进入对应的组件配置页面,如:
- Altermanager:进入的是告警信息查看页
- Grafana:查看监控数据图标
- Prometheus Graph:Prometheus 表达式执行页
- Prometheus Rules:查看 Prometheus 配置的告警表达式页
- Prometheus Targets:监控采集数据采集

在集群概览页可以看见对应的指标监控项:

集群层面:
- cpu 使用情况
- 集群节点负载情况
- 内存使用情况
- 磁盘使用率
- 磁盘 IO
- Network Traffic
- Network IO
Kubernetes 组件:
- ApiServer 请求速率
- Controller-Manager 队列深度
- POD scheduler 调度状态
- Ingress-Controller 连接数
ETCD 监控:
- Leader 选举状态
- Leader 选举次数
- GRPC Client Traffic
- ETCD 数据使用容量
- Active Streams
- RPC 速率
- 磁盘数据同步时间
同时在每个部署的 POD 也都包含对应的监控项:

配置自定义监控指标
默认启用监控会会自动添加一些 ServiceMonitor 监控规则和 Prometheus Rules 告警规则,主要是针对平台组件监控和集群内节点状态监控和告警。
如果这些监控指标不满足你的需求,你可以手动添加。比如针对 java 应用的 jmx 监控,Jmx 有官方的 prometheus-export,我们只需要将其 jar 包下载让 java 应用程序加载 jar 包和加载其配置即可。
以一个应用为例,整体流程如下:
- 利用 JMX exporter,在 Java 进程内启动一个小型的 Http server
- 配置 Prometheus 抓取那个 Http server 提供的 metrics
- 配置 Grafana 连接 Prometheus,配置 Dashboard
首先,需要创建文件夹:
mkdir -p /Dockerfile/jmx-exporter/
然后,下载 jmx-export.jar 包放到这个目录:
https://github.com/prometheus/jmx_exporter
https://repo1.maven.org/maven2/io/prometheus/jmx/jmx_prometheus_javaagent/0.12.0/jmx_prometheus_javaagent-0.12.0.jar
随后,编写 jvm-export 配置文件放置/root/jmx-exporter/目录,创建 simple-config.yml 内容如下:
---
rules:
- pattern: ".*"
这里意思表示将全部监控信息抓取出来。将 jvm-export 集成到 tomcat 中,重新编写 Dockerfile:
FROM tomcat
COPY ./jmx_prometheus_javaagent-0.12.0.jar /jmx_prometheus_javaagent-0.12.0.jar
ENV CATALINA_OPTS="-Xms64m -Xmx128m -javaagent:/jmx-exporter/jmx_prometheus_javaagent-0.12.0.jar=6060:/jmx-exporter/simple-config.yml"
重新 docker build,build 后执行以下 docker run 命令可以查看收集的监控指标,这里 6060 端口就是我们的 jmx-export 端口:
docker build -t tomcat:v1.0 .
docker run -itd -p 8080:8080 -p 6060:6060 tomcat:v1.0
访问查看:http://host_ip:6060

部署到 Rancher 平台:

给 Service 打上 label,用于 ServiceMonitor 关联:
kubectl label svc tomcat app=tomcat
创建 ServiceMonitor:
apiVersion: monitoring.coreos.com/v1
kind: ServiceMonitor
metadata:
name: tomcat-app namespace: defaultspec:
endpoints:
- port: exporter
selector:
matchLabels:
app: tomcat
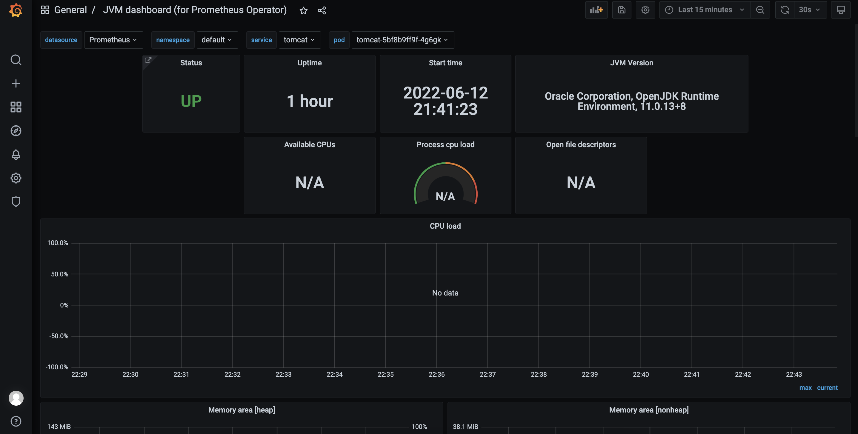
创建成功后通过 Prometheus 可以查看到对应的 Target:

对应的监控指标也已经抓取:

进入 grafana 页面添加 dashboard,默认账号密码为 admin/prom-operator:


添加 dashboard,输入 dashboard-id,8878,离线环境需要提前将 Dashboard 下载好,通过 json 方式导入:

配置告警
PrometheusRule 用于定义告警规则,默认已经包含针对平台组件和节点的一些告警策略。可以通过配置 Root 和 Receivers 配置告警媒介将对应告警通知到相应的人员。采用 Routing Tree 的告警结构能够快速的将告警进行分类,然后发送到指定的人员进行处理。
Receivers 配置告警媒介,例如填写 SMTP 地址和配置的账号/密码,默认接收的邮箱:

Routes 配置用于告警媒介和告警规则进行匹配,默认创建的 root 规则,用于匹配全部的告警规则,配置上对应创建的告警媒介:

此时全部的告警规则都会发送给配置的告警媒介,若要细分告警规则创建新的 Routes 通过 Label 与 Prometheus Rules 内对应的 Alter name 对接。
如匹配 alert:etcdNoLeader 这条告警规则:


也可以使用正则表达式匹配多个规则如:

Grouping 配置主要用于告警规则分类、抑制避免大量无用告警的干扰:
- group_by:用于配置告警分组,达到告警抑制效果,同一个 group 的告警只会聚合到一起发送一次。例如 host01 上运行了数据库,那么对应的告警包含了 host down、mysql down。他们配置在一个 group 内,那么如果 host down 了对应的 mysql 肯定也是 down 了,那么因为他们配置在一个 group 中,所以 host down 和 mysql down 的告警会聚合到一起发送出去。
- group_wait:新建的 AlterGroup 等待多久后触发第一次告警。
- group_interval:AlterGroup 内产生的不同告警触发间隔时间。
- repeat_interval:AlterGroup 内如果一直是同样的告警,Altermanager 为了避免长时间的干扰,进行告警去重的等待时间。
匹配后,告警触发,可以收到对应的告警邮件:

自定义告警
当默认的告警规则不能满足需求时,可以根据实际情况添加自定义告警,实际就是添加对应的 PrometheusRule。如以下例子,添加 pod 非 running 状态的告警。
UI 配置:

对应 yaml 配置:
apiVersion: monitoring.coreos.com/v1
kind: PrometheusRule
metadata:
name: podmonitor
namespace: cattle-monitoring-system
spec:
groups:
- name: pod_node_ready
rules:
- alert: pod_not_ready
annotations:
message: '{{ $labels.namespace }}/{{ $labels.pod }} is not ready.'
expr: 'sum by (namespace, pod) (kube_pod_status_phase{phase!~"Running|Succeeded"})
> 0 '
for: 180s
labels:
severity: 严重
- for:表示持续时间
- message:表示告警通知内的信息
- label.severity:表示告警级别
- expr:指标获取表达式
配置告警接收者:

根据标签匹配到这个 PrometheusRule:


参考链接:
https://mp.weixin.qq.com/s/fT-AXnPP8rrWxTposbi-9A
https://github.com/prometheus-operator/prometheus-operator
https://rancher.com/docs/rancher/v2.6/en/monitoring-alerting/guides/enable-monitoring/
本文介绍了Rancher 2.6的全新Monitoring功能,包括如何启用监控、配置自定义监控指标和告警,以及对接远程存储。文章详细阐述了Prometheus-operator的CRD资源对象,展示了如何配置Prometheus、Grafana、Alertmanager等组件,以及如何自定义监控指标和告警规则,以满足不同场景的监控需求。
1366





