前几天公司季度总结,和财务总监君姐闲聊时,恰好在旁边看她核算近期的合同回款。聊着聊着就说到她平时怎么统计公司合同相关数据,会从哪些维度做分析,又看了看他维护的数据表与看板,那一大堆密密麻麻的维度,我的内心os:“哇去,搞这么复杂”。
但作为一个老b端产品经理,已经下意识开始琢磨:该怎么设计来响应这些统计需求,这可能不仅仅是对合同数据的简单统计,更像是企业里的管理、法务、财务部门,其实都在靠「土办法」做数据分析。
他们真正需要的,早就不只是“存数据”“看总数”了。
这也让我意识到,如果合同统计的产品设计还停留在之前的思路上是不可能解决企业管理对于统计的真正痛点,所以我浅浅总结了统计中心设计的进化路径:从基础数据—数据报表—自定义报表—智能交互,大家一起来品品。
01基础数据
作为一个产品经理,看了无数次竞品,咱们这赛道上的几个系统都有合同台账和基础报表。能告诉你合同总量、平均耗时、合同金额这些“大数”。但这些都只是基础,中看不一定中用。

“上个月合同平均审批耗时15天,销售合同成本投入比预算高了10%……”
相信很多管理者都见过这样的报表。这些基础统计数据,像一个个孤立的信号灯,亮起了“成本高”、“流程长”、“风险预警” 的警示。
但当领导进一步追问的时候:
-
“高成本” 具体集中在哪些区域、哪些业务线、哪些合同类型?
-
“流程长” 是卡在法务评审、财务审核,还是业务部门流转?
-
“高风险” 合同的特征是什么?哪些供应商或客户的合同违约率更高?
这些简单报表往往就哑火了。大家提供的是一个模糊概念的“统计”,却无法解决企业各自不一样运营的“真实痛点”。
法总、财务把报表做得这么复杂,可能也不是他们乐意的 —— 说到底,根本是系统给的,太!不!够!用!了!
02预置报表

后来我们也在项目里迭代了新的版本,加到标品“统计中心”模块,塞了一堆预设报表:按部门、按时间、按类型统计... 想优先解决点普遍问题。但现实就是对每个公司都不一样的业务需求,用起来的项目少之甚少,它就像拿着标准钥匙想开所有定制锁——根本对不上。
-
维度单一,缺乏深度:预置报表为了更通用,一般维度固定(如按时间、按部门),无法灵活组合分析(如“按区域+合同类型+金额区间”分析成本结构)。
-
定义模糊,口径不一:“成本”在不同部门、不同项目中的计算方式可能不同;“审批耗时”起点终点定义不清,导致数据难以横向比较。
-
无法满足个性需求:每家企业关注的业务重点、风险偏好、管理颗粒度都独一无二。A公司关心供应商履约能力,B公司聚焦项目利润率,C公司警惕特定条款风险……一套标准模板怎能满足所有?
啊,这....其实没办法满足定制是关键,定制成本太高了!
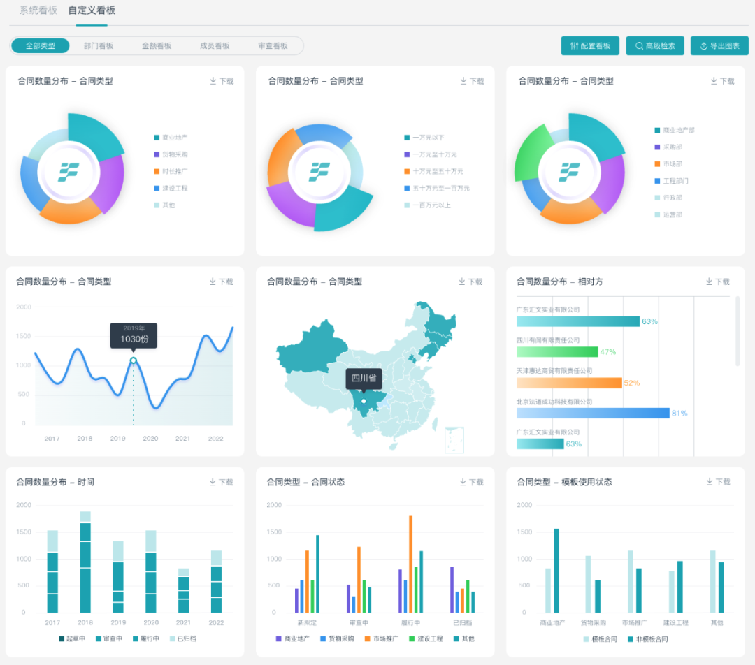
03自定义报表
所以我们能走的设计思路只有全部支持自定义,真正有价值的合同统计,必须量身定做!

-
维度自由组合: 用户可以搭积木一样,自由拖拽选择分析维度(合同类型、主体、部门、负责人、金额区间、时间节点、状态、自定义标签等),进行多维度交叉分析。
-
指标灵活定义: 支持自定义计算字段和公式。你可以定义专属的“实际利润率”、“风险条款不同维度统计”、“履约未完成率”等指标,确保分析口径贴合实际的业务情况。
-
可视化随心定制: 柱状图、折线图、饼图、热力图... 选择最适合呈现你分析结论的图表形式,让数据一目了然。
让领导,财务,法务不再因为想要的统计维度不一样而烦恼,我们解决的每份合同从被动响应到主动管理,基于数据驱动决策,让合同数据真正成为企业的战略资产。
04智能问数
哈哈哈,自定义报表是不是你们见过比较强的设计了,但这只是数据统计被运用的起点!我们要的不止这些!!!

当你有数据疑问,不需要再费力地选择维度、构建报表、等待结果... 而是打开对话框,直接提问:
-
“帮我查查华东区上个季度技术服务类合同的平均回款周期,并与去年同期对比?”
-
“显示过去半年合同金额大于100万且审批超时的合同清单,按照金额大小排序?”
-
“预测下个月可能到期的重大风险合同有哪些?”
这基本已经实现:
-
智能问数——将合同数据分析带入“对话式AI”时代。只需用自然语言提出你的问题,AI将理解你的意图,实时调用底层数据,生成精准的可视化结果或数据列表。
最后,合同管理的数据需要正确的工具来挖掘和提炼,别再让有价值的合同数据沉睡在基础报表里!
合同统计的智能进化路径

303

被折叠的 条评论
为什么被折叠?



