引言
在信息化时代背景下,政协工作的数字化转型已成为提升工作效率和质量的重要途径。智慧政协系统正是为了满足这一需求而设计,它通过数字化手段优化政协工作的全流程。本文将详细介绍智慧政协系统的核心功能、技术架构以及如何通过开源代码实现二次开发,助力政协工作高效开展。
智慧政协系统简介
智慧政协系统是一款综合性的政协工作管理工具,旨在通过数字化手段优化政协工作的全流程。系统集成了管理端、H5、系统管理等多个核心功能模块,帮助政协组织提升工作效率、优化工作效果,并拓展工作范围。
优秀功能介绍
管理端
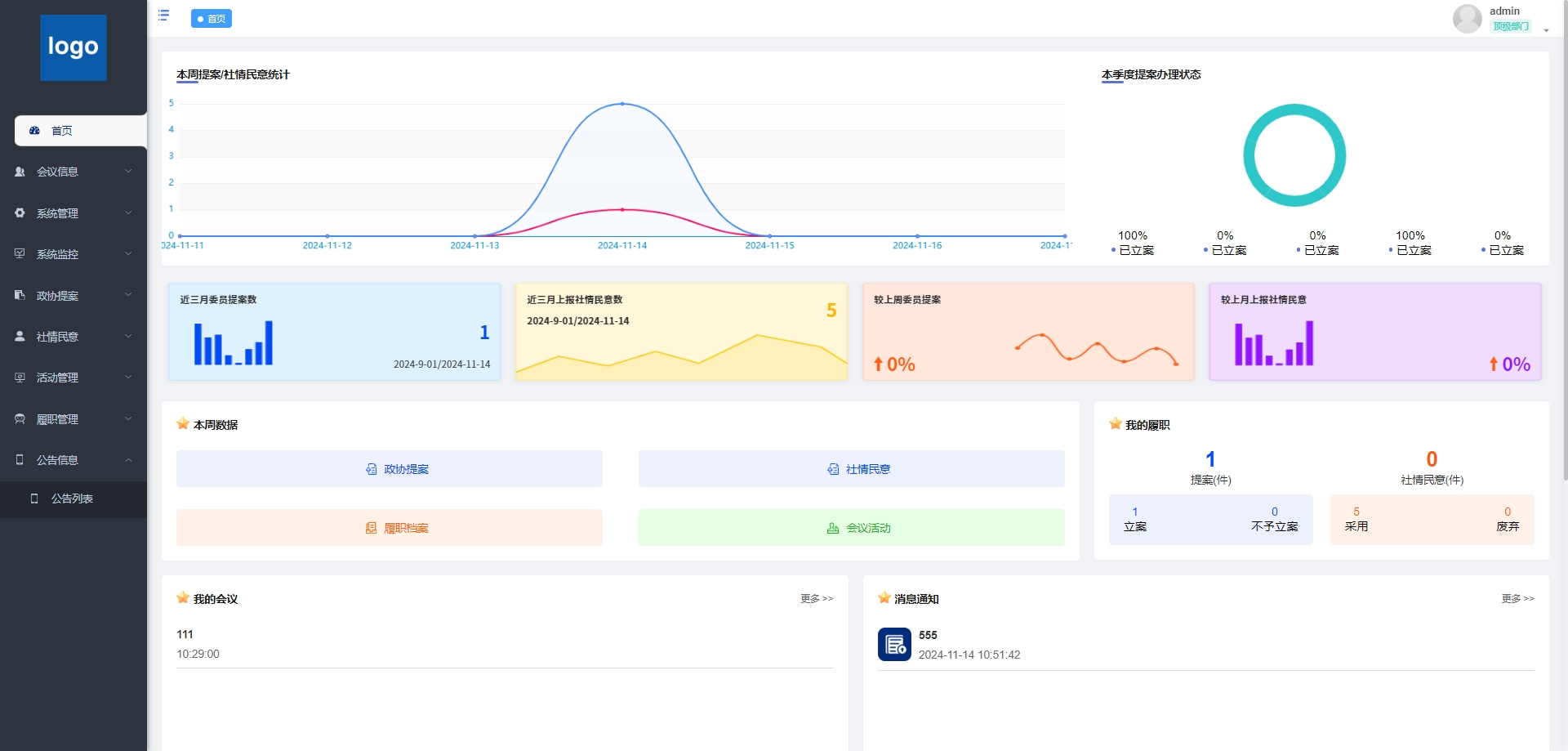
- 首页:作为系统入口,提供快速访问常用功能、查看通知公告以及系统状态概览的界面。
- 会议信息:展示政协会议安排、时间和地点等详细信息,方便用户查看和规划。
- 我的发言:管理用户在政协中的发言记录,包括发言次数和发言时间。
- 我的会议:展示用户参与的所有会议信息,包括历史和即将举行的会议。
- 用户管理:管理用户账户,包括创建、修改和删除用户信息。
- 角色管理:定义和分配不同角色的权限,以控制用户对系统功能的访问。
- 提案列表:展示所有提案的列表,包括状态和进度。
- 我的提案:查看和辑个人提交的提案。
- 委员信息:管理政协委员的个人信息和联系方式。
- 提案办理:处理提案的审批和执行流程。
- 提案催办:催促提案的处理进度,确保提案及时得到响应。
- 发布的催办:发布催办通知,以加快提案处理。
- 接收的催办:查看接收到的催办通知,并采取相应行动。
- 民意列表:展示民意调查结果和反馈列表。
- 我的社情民意:查看和管理个人提交的社情民意反馈。
- 活动列表:展示组织内所有活动的列表和详情。
- 我的活动:查看和管理个人参与的活动。
- 履职列表:记录和展示个人履职情况和成果。
- 我的履职:查看和管理个人履职记录。
- 加分管理:管理履职加分的规则和执行。
- 评价考核:对员工的履职情况进行评价和考核。
- 我的加分:查看和管理个人履职加分情况。
- 加分配置:配置加分规则和标准。
- 公告列表:展示所有公告的列表,包括发布日期和内容。
H5
- 提案/社情民意:提供提案和社情民意功能,便于政协工作开展。
- 催办信息:提供催办信息的查看和管理,确保提案和社情得到及时处理。
- 履职信息:管理委员履职信息,包括会议参与和活动参与情况。
- 会议活动:提供会议和活动信息的管理功能。
- 会议详情:显示会议的具体时间、提供会议的具体地点、显示会议通知的发布时间、提供会议的额外说明或注意事项。
- 去签到:提供用户参加会议时的签到功能,方便会议组织者跟踪参会者到场情况。
- 发布通知:允许用户发布会议或其他类型的通知。
- 社情民意:收集和处理社情民意信息。
- 政协提案:管理政协委员的提案。
技术架构与优势
智慧政协系统采用了先进的技术架构,确保系统的高性能、可扩展性和易维护性。
后端技术栈
- MySQL 5.7+ :作为主流的关系型数据库管理系统,MySQL 5.7+ 提供了强大的数据存储和查询能力,能够高效处理复杂的业务数据。
- JDK 1.8+ :Java Development Kit 1.8+ 是开发 Java 应用程序的基础环境,提供了强大的语言特性和性能优化,确保后端服务的高效运行。
- Redis:作为高性能的键值存储数据库,Redis 提供了快速的数据读写能力,适用于缓存、消息队列等场景,能够显著提升系统的响应速度和并发处理能力。
前端技术栈
- VUE 2.6.14:Vue 是一款渐进式 JavaScript 框架,2.6.14 版本提供了丰富的功能和良好的性能,能够帮助开发者快速构建高效的前端界面。
- Element-UI 2.15.6:基于 Vue.js 的桌面端组件库,Element-UI 提供了丰富的组件和灵活的布局方式,能够快速搭建美观、易用的前端界面。
- Node.js 14.21.3 (>=8.9) :Node.js 是一个基于 Chrome V8 引擎的 JavaScript 运行环境,14.21.3 版本提供了强大的性能和稳定性,适用于构建高性能的后端服务和前端开发工具。
- NPM >=3.0.0:Node Package Manager 是 Node.js 的包管理工具,提供了丰富的包资源和便捷的包管理功能,能够帮助开发者快速引入和管理项目依赖。
技术优势
- 高性能:通过采用 MySQL、Redis 等高性能技术组件,平台能够快速处理大量的数据读写请求,确保系统的高效运行。
- 可扩展性:基于 Java 和 Node.js 的后端架构,能够轻松应对业务的增长和扩展需求,支持分布式部署和水平扩展。
- 易维护性:Vue.js 和 Element-UI 提供了清晰的代码结构和丰富的组件库,使得前端代码易于维护和扩展,降低了开发成本。
- 开发效率:强大的技术栈和丰富的组件库能够显著提升开发效率,帮助开发者快速实现功能需求,缩短项目开发周期。
开源代码与二次开发
智慧政协系统的开源代码为开发者提供了丰富的开发基础,开发者可以在遵守开源协议的前提下,根据自身需求进行二次开发,实现功能扩展和业务定制。
开源代码优势
- 成熟的框架基础:平台基于成熟的 Java 和 Vue.js 框架开发,代码结构清晰,易于理解和扩展,为二次开发提供了良好的基础。
- 丰富的功能模块:开源代码涵盖了管理端、H5、系统管理等核心功能模块,开发者可以直接使用这些模块,减少重复开发的工作量。
- 灵活的配置选项:平台提供了丰富的配置管理功能,开发者可以通过配置文件轻松调整系统的行为和外观,满足不同业务场景的需求。
二次开发建议
- 需求分析:在进行二次开发之前,首先要对自身业务需求进行详细分析,明确需要扩展或优化的功能模块。
- 遵守开源协议:在使用开源代码进行二次开发时,必须严格遵守开源协议,尊重原作者的版权和知识产权。
- 代码规范:遵循良好的代码规范和开发习惯,确保二次开发后的代码具有良好的可读性和可维护性。
- 测试与优化:在二次开发完成后,要进行全面的测试和优化,确保系统的稳定性和性能满足业务需求。
结语
智慧政协系统凭借其强大的功能、先进的技术架构和开源代码的优势,为政协工作提供了一套高效、灵活的解决方案。无论是政协组织还是开发者,都可以通过这一平台实现工作能力的快速提升和优化升级。未来,随着技术的不断进步和市场需求的不断变化,智慧政协系统将继续完善自身功能,为用户提供更加优质的服务体验。







想要深入了解本项目的代码实现,并进行二次开发或学习参考,可以私信我获取完整源码。

被折叠的 条评论
为什么被折叠?



