智能监控系统、人脸识别、智能抓拍、预警系统、机动车辆抓拍、行人抓拍、监控预警管理后台、人流监控、人脸信息采集、语音报警、轨迹分析、抓拍检索、园区监控、实时监控、录像回放、防盗预警、智能算法、跟踪分析、Axure原型、rp原型
Axure原型演示及下载地址:Untitled Document
https://9lypwk.axshare.com

原型作品展示:机动车抓拍监控情况数据统计与分析

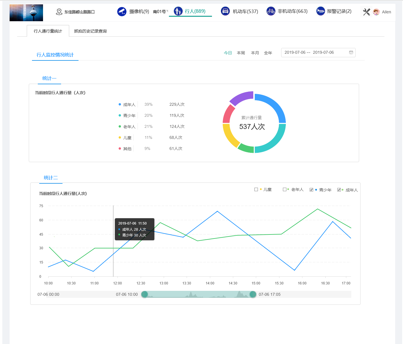
原型作品展示:行人监控抓拍情况数据统计与分析

原型作品展示:报警记录统计与抓拍



智能监控系统、人脸识别、智能抓拍、预警系统、机动车辆抓拍、行人抓拍、监控预警管理后台、人流监控、人脸信息采集、语音报警、轨迹分析、抓拍检索、园区监控、实时监控、录像回放、防盗预警、智能算法、跟踪分析、Axure原型、rp原型
Axure原型演示及下载地址:Untitled Document
https://9lypwk.axshare.com
本文介绍了一款集成人脸识别、机动车辆与行人抓拍等功能的智能监控系统。系统利用智能算法进行实时监控、录像回放及防盗预警等操作,并通过轨迹分析、抓拍检索等方式提高监控效率。
1177





