| 作者: 张永清
| 编辑: 李明康
一、Prometheus 和 Grafana 简介
Prometheus 是继 Kubernetes 之后的第二个 CNCF “毕业” 项目,其监控理念传承于由谷歌研发的一款内部监控软件,现主要开发语言为 go,代码目前已经托管在 github 中,遵从 apache 2.0 开源协议,受欢迎的程度非常高,github 地址为:https://github.com/prometheus/。
监控通常可以分为白盒监控和黑盒监控。
白盒监控:一般是指通过监控应用程序内部的运行状态及相应的指标来判断可能会发生的问题,从而提前做出预判或者对应用程序进行相关优化。
黑盒监控:监控系统或服务的运行状态,比如报错、超时等,在发生异常时做出相应处理措施。
Prometheus 的优势:
易于管理,通俗易懂,Prometheus 在使用时只有一个二进制的执行文件,安装非常简单,不依赖于任何别的应用。
能够轻易获取服务内部状态,比如 jvm 等。
高效灵活的查询语句,每秒可以处理百万级的监控指标
支持本地和远程存储,支持时序数据库
采用 http 协议,默认 pull 模式拉取数据,也可以通过中间网关 push 数据(需要安装 push gateway)
支持自动发现(通过服务的方式进行自动发现待监控的目标,可以通过 Consul 实现服务发现)
可扩展,支持用户自定义开发
易集成,可以和 grafana 快速集成。

备注:此架构图摘自 Prometheus 官方网站
Prometheus 根据配置定时可以去拉取各个节点的数据,默认使用的拉取方式是pull,当然也可以支持使用 pushgateway 提供的 push 方式去获取各个监控节点的数据。将获取到的数据存入 TSDB(时序型数据库),pushgateway 就是 外部的应用可以将监控的数据主动推送给 pushgateway,然后 prometheus 自动从pushgateway 进行拉取。此时 Prometheus 已经获取到了监控数据,可以使用内置的 PromQL 进行查询。它的报警功能使用 Alertmanager 提供,Alertmanager是 Prometheus 的告警管理和发送报警的一个组件。Prometheus 原生的图标功能由于过于简单,尤其是可视化的界面比较简单,因此建议将 Prometheus 数据接入 Grafana,由 Grafana 进行统一管理。
Grafana 是开源的可视化监控、数据分析利器,支持多种数据库类型和丰富的套件,目前已支持超过 50 多个数据源,50 多个面板,17 个应用程序和 1700 多个不同的仪表图。
拥有快速灵活的客户端图表,面板插件有许多不同方式的可视化指标和日志,官方提供的库中包含了丰富的仪表盘插件,比如甘特图、热图、折线图、各种图表等多种展示方式。
支持许多不同的时间序列数据(数据源)存储后端。每个数据源都有一个特定查询编辑器。官方支持数据源:Graphite、infloxdb、opensdb、Prometheus、elasticsearch、cloudwatch,mysql ,zabbix等。每个数据源的查询语言和功能有较大差异。可以将来自多个数据源的数据组合到一个仪表板上,但每个面板都要绑定到指定的数据源中,如下图所示。



告警允许将规则附加到仪表板面板上。保存仪表板时会将警报规则提取到单独的警报规则存储中,并安排它们进行评估。报警消息还能支持钉钉、邮箱等推送至移动端。
支持集成丰富多样的插件,也可以支持自定义的插件开发。
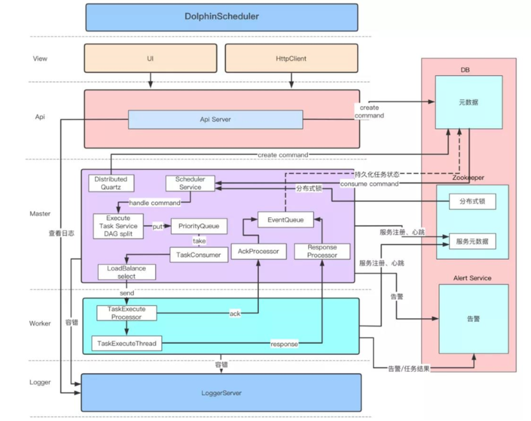
二、DolphinScheduler 简介
DolphinScheduler 是一个由国内公司发起的大数据领域的开源调度项目,DolphinScheduler 能够支撑非常多的应用场景,包括:
以 DAG 图的方式将 Task 按照任务的依赖关系关联起来,可实时可视化监控任务的运行状态
支持丰富的任务类型:Shell、MR、Spark、SQL(mysql、postgresql、hive、sparksql),Python,Sub_Process、Procedure,flink,datax,sqoop,http 等
支持工作流定时调度、依赖调度、手动调度、手动暂停/停止/恢复,同时支持失败重试/告警、从指定节点恢复失败、Kill任务等操作
支持工作流优先级、任务优先级及任务的故障转移及任务超时告警/失败
支持工作流全局参数及节点自定义参数设置
支持资源文件的在线上传/下载,管理等,支持在线文件创建、编辑
支持任务日志在线查看及滚动、在线下载日志等
实现集群 HA,通过 Zookeeper 实现 Master 集群和 Worker 集群去中心化
支持对 Master/Worker cpu load,memory,cpu 在线查看
支持工作流运行历史树形/甘特图展示、支持任务状态统计、流程状态统计
支持补数
支持多租户
支持国际化

备注:此架构图摘自社区官方网站
三、DolphinScheduler 如何快速接入到 Prometheus 和Grafana 中进行监控
1、通过 Prometheus 中 push gateway 的方式采集监控指标数据。
需要借助 push gateway 一起,然后将数据发送到 push gateway 地址中,比如地址为 http://10.25x.xx.xx:8085,那么就可以写一个 shell 脚本,通过 crontab 调度或者 DolphinScheduler 调度,定期运行 shell 脚本,来发送指标数据到Prometheus中。
#!/bin/bash
failedTaskCounts=`mysql -h 10.25x.xx.xx -u username -ppassword -e "select 'failed' as failTotal ,count(distinct(process_definition_id))
as failCounts from dolphinscheduler.t_ds_process_instance where state=6 and start_time>='${datetimestr} 00:00:00'" |grep "failed"|awk -F " " '{print $2}'`
echo "failedTaskCounts:${failedTaskCounts}"
job_name="Scheduling_system"
instance_name="dolphinscheduler"
cat <<EOF | curl --data-binary @- http://10.25x.xx.xx:8085/metrics/job/$job_name/instance/$instance_name
failedSchedulingTaskCounts $failedTaskCounts
EOF
这段脚本中 failedSchedulingTaskCounts 就是定义的 Prometheus 中的一个指标。脚本通过 sql 语句查询出失败的任务数,然后发送到 Prometheus 中。
然后在 Grafana 中就可以选择数据源为 Prometheus,并且选择对应的指标。

比如可以通过如下 shell 脚本采集正在运行的任务数,然后通过 push gateway 发送到 Prometheus 中。
#!/bin/bash
runningTaskCounts=`mysql -h 10.25x.xx.xx -u username -ppassword -e "select 'running' as runTotal ,count(distinct(process_definition_id)) as runCounts from dolphinscheduler.t_ds_process_instance where state=1" |grep "running"|awk -F " " '{print $2}'`
echo "runningTaskCounts:${runningTaskCounts}"
job_name="Scheduling_system"
instance_name="dolphinscheduler"
if [ "${runningTaskCounts}yy" == "yy" ];then
runningTaskCounts=0
fi
cat <<EOF | curl --data-binary @- http://10.25x.xx.xx:8085/metrics/job/$job_name/instance/$instance_name
runningSchedulingTaskCounts $runningTaskCounts
EOF
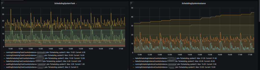
采集好了后,就可以达到如下的效果了,从这个图就可以看出每个采集到的指标随着时间的变化趋势了。

在配置好指标后,还可以配置该指标的告警,如下图所示,点击 Create Alert 按钮,按照页面提示,即可以配置告警通知。



通过上述方式还可以采集到的一些其他的常见指标如下:
1)、失败的工作流实例数
#!/bin/bash
failedInstnceCounts=`mysql -h 10.25x.xx.xx -u username-ppassword -e "select 'failed' as failTotal ,count(1) as failCounts from dolphinscheduler.t_ds_process_instance where state=6 and start_time>='${datetimestr} 00:00:00'" |grep "failed"|awk -F " " '{print $2}'`
echo "failedInstnceCounts:${failedInstnceCounts}"
job_name="Scheduling_system"
instance_name="dolphinscheduler"
cat <<EOF | curl --data-binary @- http://10.25x.xx.xx:8085/metrics/job/$job_name/instance/$instance_name
failedSchedulingInstanceCounts $failedInstnceCounts
EOF
2)、等待中的工作任务流数
#!/bin/bash
waittingTaskCounts=`mysql -h 10.25x.xx.xx -u username -ppassword -e "select 'waitting' as waitTotal ,count(distinct(process_definition_id)) as waitCounts from dolphinscheduler.t_ds_process_instance where state in(10,11) and start_time>='${sevenDayAgo} 00:00:00'" |grep "waitting"|awk -F " " '{print $2}'`
echo "waittingTaskCounts:${waittingTaskCounts}"
job_name="Scheduling_system"
instance_name="dolphinscheduler"
cat <<EOF | curl --data-binary @- http://10.25x.xx.xx:8085/metrics/job/$job_name/instance/$instance_name
waittingSchedulingTaskCounts $waittingTaskCounts
EOF
3)、运行中的工作流实例数
#!/bin/bash
runningInstnceCounts=`mysql -h 10.25x.xx.xx -u username -ppassword -e "select 'running' as runTotal ,count(1) as runCounts from dolphinscheduler.t_ds_process_instance where state=1" |grep "running"|awk -F " " '{print $2}'`
echo "runningInstnceCounts:${runningInstnceCounts}"
job_name="Scheduling_system"
instance_name="dolphinscheduler"
if [ "${runningInstnceCounts}yy" == "yy" ];then
runningInstnceCounts=0
fi
cat <<EOF | curl --data-binary @- http://10.25x.xx.xx:8085/metrics/job/$job_name/instance/$instance_name
runningSchedulingInstnceCounts $runningInstnceCounts
EOF
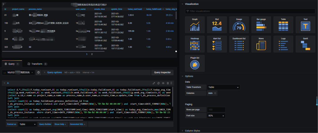
2、通过 Grafana 直接查询 DolphinScheduler自身的 Mysql 数据库(也可以是别的数据库)
首先需要在 Grafana 中定义一个数据源,这个数据源就是 DolphinScheduler 自身的 Mysql 数据库。

然后在 Grafana 中选择这个数据源,Format as 格式选择 table,输入对应的 sql语句。

比如如下 sql,统计本周以及当日正在运行的调度任务的情况。
select d.*,ifnull(f.today_runCount,0) as today_runCount,ifnull(e.today_faildCount,0) as today_faildCount,ifnull(f.today_avg_timeCosts,0) as today_avg_timeCosts,ifnull(f.today_max_timeCosts,0) as today_max_timeCosts,
ifnull(g.week_runCount,0) as week_runCount,ifnull(h.week_faildCount,0) as week_faildCount,ifnull(g.week_avg_timeCosts,0) as week_avg_timeCosts,ifnull(g.week_max_timeCosts,0) as week_max_timeCosts from
(select a.id,c.name as project_name,a.name as process_name,b.user_name,a.create_time,a.update_time from t_ds_process_definition a,t_ds_user b, t_ds_project c where a.user_id=b.id and c.id=a.project_id and a.release_state=$status) d
left join
(select count(1) as today_faildCount,process_definition_id from
t_ds_process_instance where state=6 and start_time>=DATE_FORMAT(NOW(),'%Y-%m-%d 00:00:00') and start_time<=DATE_FORMAT(NOW(),'%Y-%m-%d 23:59:59') group by process_definition_id ) e on d.id=e.process_definition_id
left join
(select count(1) as today_runCount,avg(UNIX_TIMESTAMP(end_time)-UNIX_TIMESTAMP(start_time)) as today_avg_timeCosts,max(UNIX_TIMESTAMP(end_time)-UNIX_TIMESTAMP(start_time)) as today_max_timeCosts,process_definition_id from
t_ds_process_instance where start_time>=DATE_FORMAT(NOW(),'%Y-%m-%d 00:00:00') and start_time<=DATE_FORMAT(NOW(),'%Y-%m-%d 23:59:59') group by process_definition_id ) f on d.id=f.process_definition_id
left join
(select count(1) as week_runCount,avg(UNIX_TIMESTAMP(end_time)-UNIX_TIMESTAMP(start_time)) as week_avg_timeCosts,max(UNIX_TIMESTAMP(end_time)-UNIX_TIMESTAMP(start_time)) as week_max_timeCosts,process_definition_id from
t_ds_process_instance where start_time>=DATE_FORMAT(SUBDATE(CURDATE(),DATE_FORMAT(CURDATE(),'%w')-1), '%Y-%m-%d 00:00:00') and start_time<=DATE_FORMAT(SUBDATE(CURDATE(),DATE_FORMAT(CURDATE(),'%w')-7), '%Y-%m-%d 23:59:59') group by process_definition_id ) g
on d.id=g.process_definition_id left join
(select count(1) as week_faildCount,process_definition_id from
t_ds_process_instance where state=6 and start_time>=DATE_FORMAT(SUBDATE(CURDATE(),DATE_FORMAT(CURDATE(),'%w')-1), '%Y-%m-%d 00:00:00') and start_time<=DATE_FORMAT( SUBDATE(CURDATE(),DATE_FORMAT(CURDATE(),'%w')-7), '%Y-%m-%d 23:59:59') group by process_definition_id ) h
on d.id=h.process_definition_id
这些配置完后,保存就可以得到如下的表格:

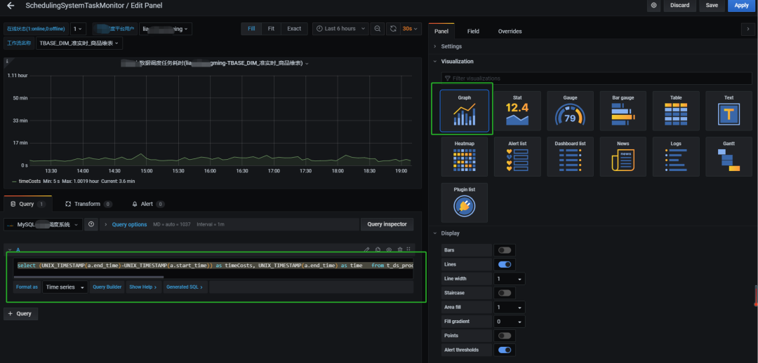
通过类似上述方式的配置,在输入 sql 后,选择 Graph 视图时,还可以生成任务耗时的曲线图,如下所示
select (UNIX_TIMESTAMP(a.end_time)-UNIX_TIMESTAMP(a.start_time)) as timeCosts, UNIX_TIMESTAMP(a.end_time) as time from t_ds_process_instance a,t_ds_process_definition b where end_time>=DATE_FORMAT( DATE_SUB(CURDATE(), INTERVAL 1 MONTH), '%Y-%m-01 00:00:00') and end_time is not null and a.process_definition_id=b.id and b.name='$process_name'


还可以支持甘特图等多种图,此处不再一一介绍了。
小编注:
社区非常欢迎大家的实践和分析文章,欢迎大家踊跃投稿,投稿请联系社区助手微信:easyworkflow,非常期待伙伴们联系!
DolphinScheduler's Github Repo 传送门
↓↓↓
https://github.com/apache/incubator-dolphinscheduler
喜欢❤️ DolphinScheduler 的话,别忘了 Star 收藏一下哟~
8673

被折叠的 条评论
为什么被折叠?



