像 Deepseek-r1、GPT-5,还有专门玩绘画的 Nano Banana、以及 GPT-4o,外加 Claude4/Claude4-1,这些名字大家应该多少都听过吧?再加上最近很火的扣子(coze)这种平台,搭配各种插件和工作流,玩法真的是一波接一波,层出不穷。

这些创新远非科技圈的消遣品,它们正在潜移默化地重塑我们的生活方式。曾经需要专业门槛才能完成的任务,如今触手可及。我们正置身于一个激动人心的变革时代——智能工具的进化正在不断拓展人类的可能性边界。
值得一提的是Nano Banana和GPT-4o的绘画功能,这对创意工作者来说简直是神器!只需简单描述你想要的画面效果,无论是简单的涂鸦灵感还是复杂的场景构想,它都能完美呈现。完全不需要绘画基础,更不必担心透视、配色等专业技巧


以 Claude4/Claude4-1 为例,它在数据处理与搜索优化方面表现出色,能够快速锁定最相关的信息,几乎可以在任何场景下即时给你所需的答案。而 GPT5 的出现,则进一步拓展了交互的边界——它不仅仅是对话工具,更能助力你进行高质量的创作、精准的内容分析,甚至提供深度的情感陪伴,带来更具创新性和沉浸感的体验。

SparkAi-Agent系统更新支持
一、Agent独立大模块开发
1.1 Agent首页
支持Agent网站名称动态设置

1.2 Agent智能体商店
支持Agent智能体使用自动评分、活跃度、热度(自研算法)

1.3 Agent智能体对话首页
支持推荐问题设置和显示

1.4 Agent智能体实时流式响应
1.5 对话完成响应
Agent智能体推荐问题支持、用户前端快捷追问支持

1.6 Agent智能体实时响应调用模型、插件、工作流、思考过程

1.7 支持多文件类型上传
1.8 插件、工作流、知识库等配置
1.9 支持Agent应用链接分享功能
微信扫码分享功能、对话记录预览模式、内容海报分享功能
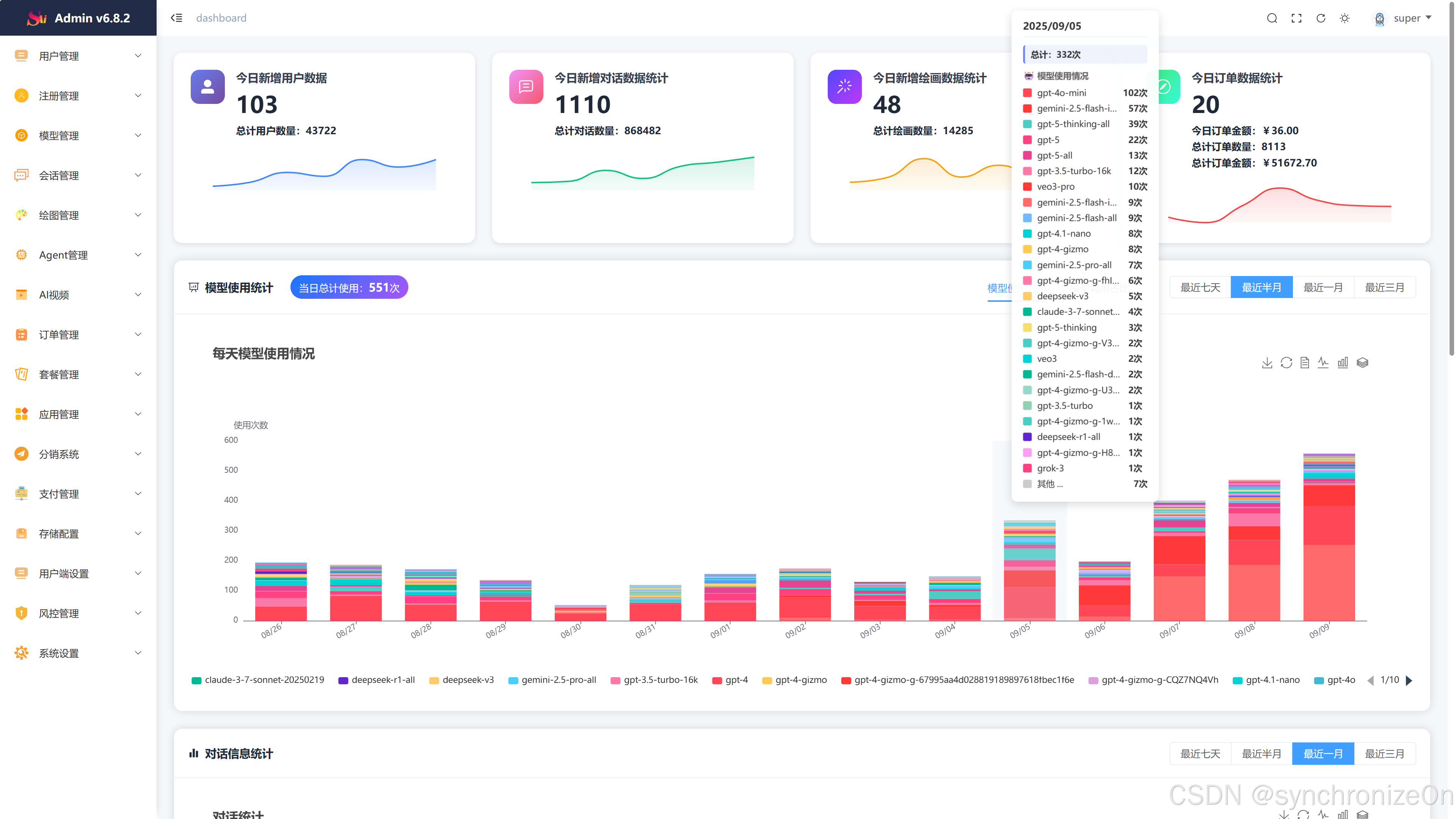
二、重构管理后台统计数据、美化UI
-
新增订单数据统计,支持数据统计:今日订单金额、总计订单数量、总计订单金额
-
新增支持近7日数据折线图统计(新增用户数据、新增对话数据统计、新增绘画数据统计、订单数据统计)
-
新增模型使用统计与显示(当天模型总计使用次数、各模型使用次数统计)
-
新增模型token使用统计数据(饼状图统计显示)
-
美化管理后台UI界面
..........
三、系统功能模块
1)系统技术架构
-
前端: Vite + vue3 + t、Ts + NaiveUI + Tailwindcss
-
管理端:Vite4 + Vue3 + Element-Plus
-
服务端(后端):Nodejs + NestJs
-
数据支持: Mysql5.7+、Mysql8、Redis
-
运行环境:Linux、Windows、MacOs(推荐使用Linux)
-
数据存储:本地存储 、阿里云oss 、腾讯云cos 、chevereto图床
2)系统演示
快速体验
SparkAi官方演示站:
管理后端:
https://ai.sparkaigf.com/sparkai/admin
测试账号:admin、123456
系统SparkAI系统介绍文档
https://bx5gkpqv57j.feishu.cn/docx/EOWUdQ04no9PoBxyp6Ecg3AAnhf
3)其他模块部分演示
3.1 AI全模型支持/插件系统
AI大模型
多模态文档分析
Claude4/Claude4-1多模态识图理解
3.2 AI智能体应用
3.2.1 AI智能体广场
GPTs应用+Prompt自定义预设应用、可全网搜索使用
3.2.2 支持用户自定义创建AI智能体
3.3 AI专业绘画
文生图/图生图/参考图生图
Vary Region 局部编辑重绘
混图生图
AI换脸
3.4 Dall-E2/E3绘画
支持对话绘画
3.5 AI视频生成(PikaAi)
文生视频 / 图生视频 可生成15秒视频
3.6 智能思维导图生成
3.7 AI画廊
画廊广场

创作者中心

3.8 推介系统

3.9 支持微信登录
支持微信环境静默登录、浏览器中微信主动扫码登录、邮箱注册登录、手机号注册登录

3.10 微信官方原生支付支持
支持官方微信支持、易支付、码支付、虎皮椒支付等支付方式, 支持同步检查订单状态, 支持订单搜索和管理。
官方微信支付开启下,在PC端我们会调用native支付(直接生成二维码支付)
在手机微信环境内,我们将调用Jsapi支付(直接调用手机微信钱包模块进行支付)
3.11 手机移动端(部分)
更多详情直接访问官方演示站查看~
3.10 管理后台(部分)
其他和后台页面太多功能,就不展示了,直接访问演示站点和演示后台...
四、部署教程(Node.js + PM2 部署)
这里使用标准Node.js + PM2 部署项目,系统提供Docker快速部署教程
当你进入这个栏目的时候说明你已经想要使用宝塔面板部署了、如果你不知道什么是宝塔、那么请前往宝塔官网进行简单的了解、我们默认你已经安装了宝塔面板、这是最基础的需要。
第一步 4.1 环境安装
宝塔需要安装的环境
Nginx >= 1.19.8
MySQL >= 5.7或者MySQL 8.0
PHP-7.4(非系统需要环境)
PM2管理器 5.5
Redis 7.0.11
Node版本:>=v16.14.1
初始安装环境推荐使用LNMP一键环境套件
注意①: 使用mysql8.0版本,部分宝塔版本 需要重置root密码才能创建数据库
注意②: 同步服务器端口到宝塔运维面板(重要),宝塔最新版本可能不需要自己手动同步
第二步 4.2 Node版本选择
使用PM2切换Node版本(必须)
-
切换Node版本为:大于等于v16.14.1(这里为v16.19.1)
第三步 4.3 安装pnpm模块
(宝塔默认会安装pnpm 9 的最新版本,此版本要求Node.js版本最低为18,很多linux版本不支持最新pnpm 9)
先设置npm为官方源:
npm config set registry https://registry.npmjs.org/
单独安装pnpm:
请直接安装pnpm 8 的版本
npm install -g pnpm@8
此时再次打开终端、确定我们需要是否有node相关环境
分别执行以下命令,出现版本号说明已经安装成功
node -v
npm -v
pnpm -v
验证pm2环境是否存在:
pm2 -v
如果提示 pm2: command not found,则并没有成功安装,再次手动命令安装:
npm install -g pm2
再次输入 pm2 -v 显示以下页面,则成功安装
第四步 4.4 安装Redis
第五步 4.5 部署跑起来
4.5.1 新建站点
宝塔 - 网站 - 添加站点
4.5.2 配置SSL证书
如果自己没用商业SSL证书,就使用宝塔免费证书,申请Let's Encrypt 证书
开启强制HTTPS并保存
4.5.3 上传SparkAi系统源码
进入网站站点根目录
删除新建站点生成默认文件
将系统程序上传并解压到网站根目录下
解压源码包
4.5.4 配置.env文件
复制一份.env.example文件,并重命名为 .env 文件
修改.env 配置文件为自己站点信息
- 其中mysql为必配项目、redis服务必须安装 否则无法启动项目
- jwt token 必须修改为自己个人的密钥(再原有基础上再加一点随机英文即可)
4.5.5 启动项目
4.5.5.1 开启端口
宝塔面板安全开启9520端口(如果在配置文件自定义了其他端口,开启对应端口即可,不要和系统一些端口冲突,建议默认9520端口)
4.5.5.2 安装依赖
直接在网站根目录打开ssh终端
如果打开不在网站根目录请切换为网站根目录
cd /www/wwwroot/你的网站目录
宝塔默认为淘宝旧源,请切换淘宝最新源:
npm config set registry https://registry.npmmirror.com
使用 pnpm i 命令 回车 安装依赖
使用 pnpm start 命令启动项目
pnpm start
4.5.5.3 查看启动日志
输入 pm2 log 查看详细日志、看到下图表示成功!
pm2 log
初始化创建super用户成功、用户名为[super]、初始密码为[sparkai]
4.5.6 添加反向代理
添加站点 9520 端口,宝塔安全需要开启该端口,不然无法访问
目标url:http://127.0.0.1:9520
4.5.7 搭建完成
搭建完成,访问域名,输入域名授权码即可
第六步 4.6 授权激活系统
访问你自己的系统前台域名
4.6.1 未授权激活
4.6.2 激活成功示例



被折叠的 条评论
为什么被折叠?



