运营必备!CRMEB商品统计功能全解析,助力精准选品与营销
数据统计及趋势图
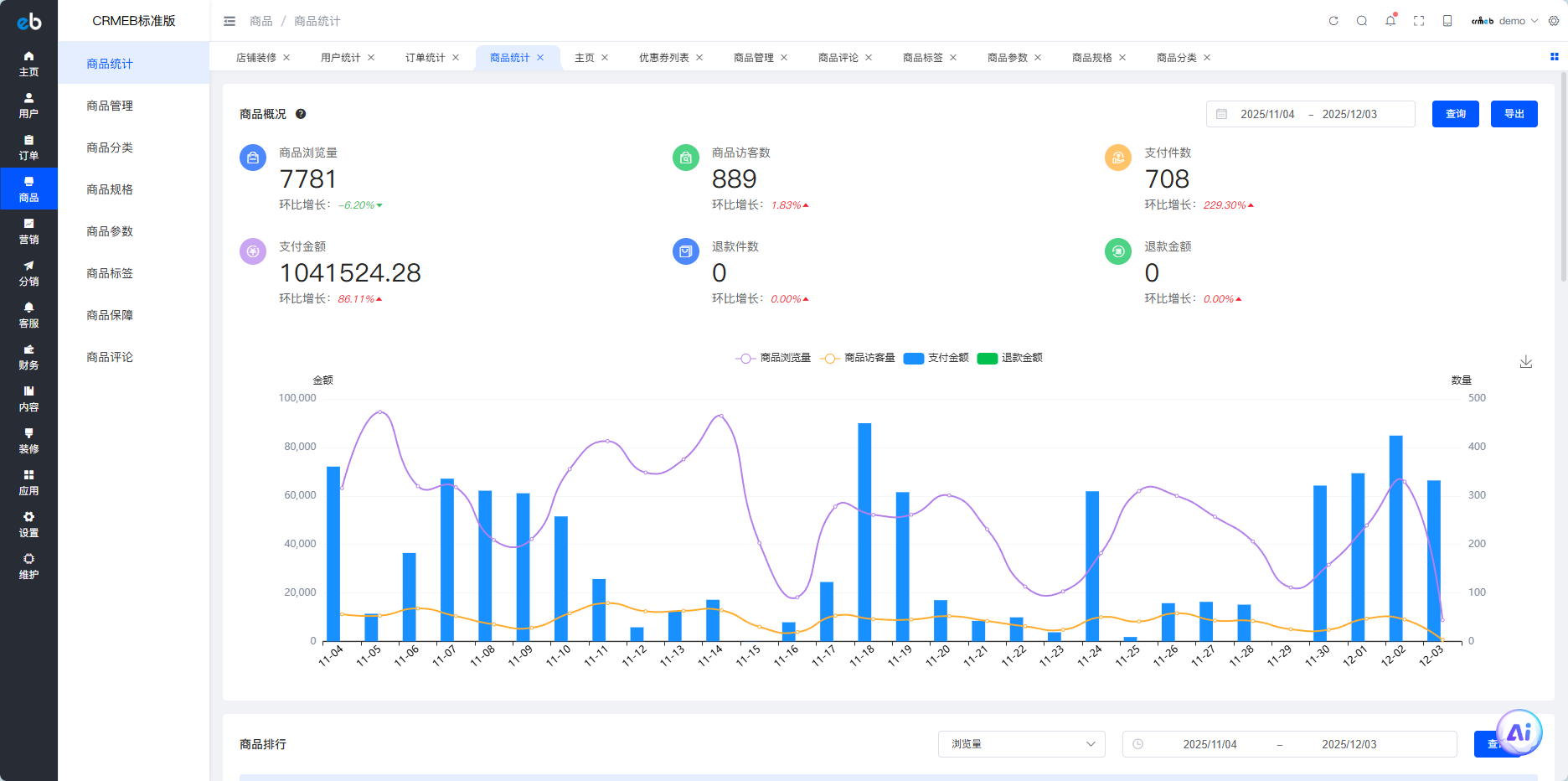
可以通过时间筛选数据
商品浏览量:在选定时间段内,所有商品详情页被访问的次数,一个人在统计时间内访问多次记为多次;
商品访客数:在选定时间段内,访问所有商品详情页的人数,一个人在统计时间范围内访问多次只记为一个;
支付件数:在选定时间段内,支付成功订单的商品件数之和(拼团商品在成团之后计入,线下支付订单在后台确认支付后计入,不剔除退款订单)
支付金额:在选定时间段内,支付成功订单的支付金额之和(拼团商品在成团之后计入,线下支付订单在后台确认支付后计入,不剔除退款订单)
退款件数:在选定时间段内,成功退款的商品件数之和
退款金额:在选定时间段内,成功退款的订单金额之和

商品排行统计
统计在某个时间段内,商品浏览量、访客数、加购件数、下单件数、收藏数、支付金额等排行;

【注:仅显示最高的20条数据】
Git仓库:https://gitee.com/ZhongBangKeJi/CRMEB
1万+

被折叠的 条评论
为什么被折叠?



