微服务、大中台盛行的当下,容器化已经被广泛使用。在性能测试过程中,对容器的监控模型构建也是必不可少的。
我们性能测试监控模型的构建一直是围绕着Prometheus和Grafana来展开的。她们可以快速的构建我们性能测试的绝大多数的监控模型:已介绍搭建了数据库监控、服务器监控。思路是相同的,也可自行快速构建自己所需的监控模型。
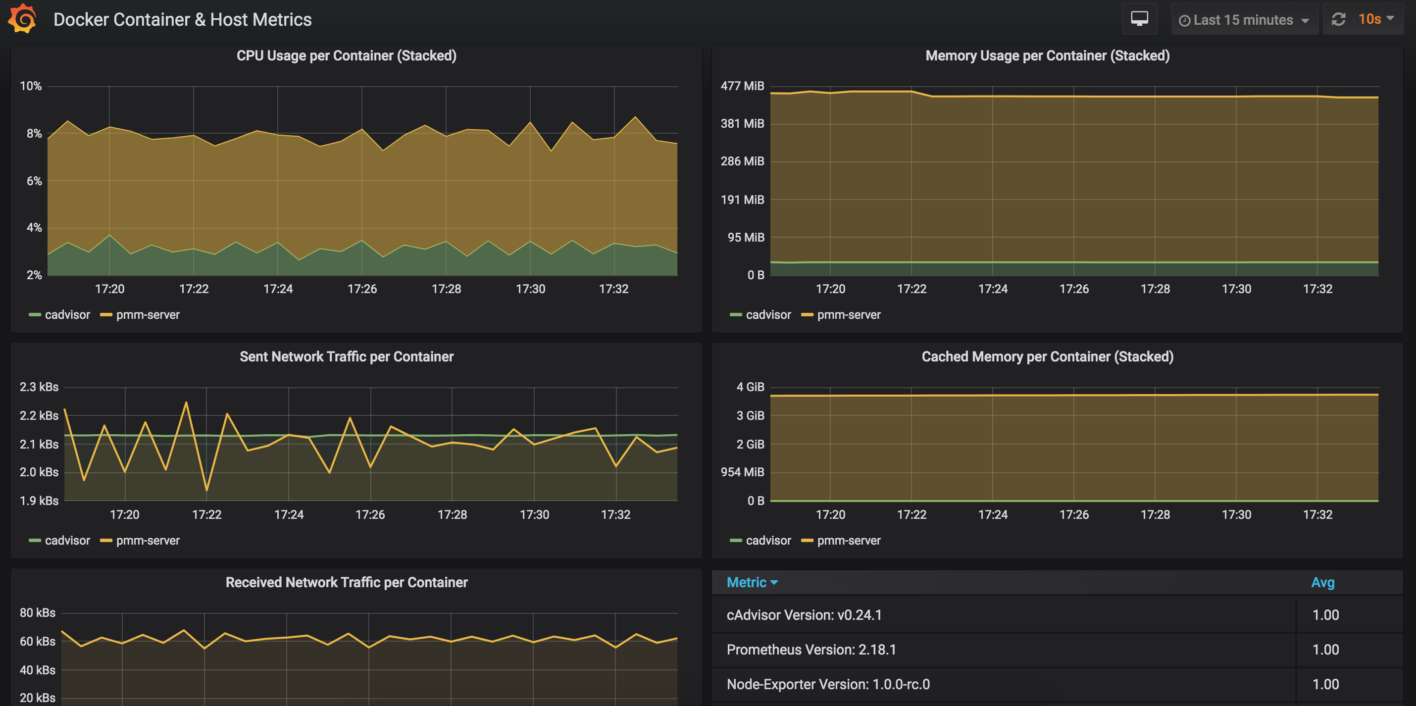
Docker容器监控
效果图

安装使用
Prometheus和Grafana的安装,参阅上文
- 安装启动cadvisor
sudo docker run \
--volume=/:/rootfs:ro \
--volume=/var/run:/var/run:ro \
--volume=/sys:/sys:ro \
--volume=/var/lib/docker/:/var/lib/docker:ro \
--volume=/dev/disk/:/dev/disk:ro \
--publish=8090:8080 \
--detach=true \
--name=cadvisor \
google/cadvisor:v0.24.1
- 配置修改prometheus.yml,重启prometheus
- job_name: 'docker'
static_configs:
- targets:
- "ip:port"
- 下载Grafana的Node Exporter仪表盘
https://grafana.com/api/dashboards/10619
- 导入仪表盘 Import dashboard
查看容器资源使用命令
docker stats

以上两个小方法都能提供容器的资源使用情况:CPU、Memory、Network、IO
扫一扫,关注我
本文介绍了如何利用Prometheus和Grafana构建容器监控模型,通过安装配置cadvisor并调整Prometheus配置文件,实现对Docker容器的CPU、内存、网络及I/O等资源使用的有效监控。

405

被折叠的 条评论
为什么被折叠?



