作者:李彬
爱可生 DBA 团队成员,负责项目日常问题处理及公司平台问题排查。爱好有亿点点多,吉他、旅行、打游戏…
本文来源:原创投稿
*爱可生开源社区出品,原创内容未经授权不得随意使用,转载请联系小编并注明来源。
作为一名DBA,相信你一定处理过主从延迟,最近在生产中遇到一个比较有意思的延迟问题,在此与大家进行分享。
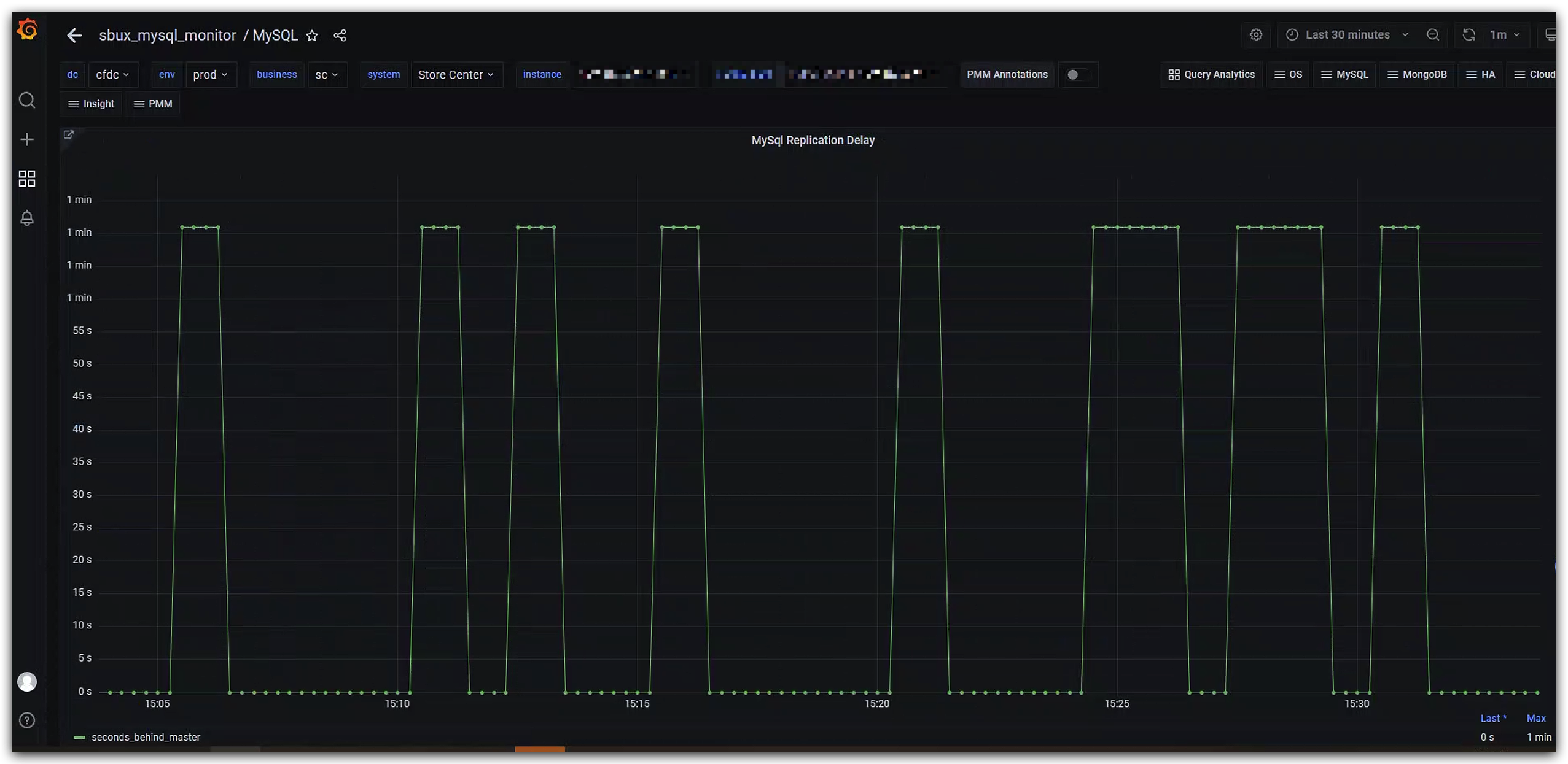
首先来看下MySQL延迟的相关监控:

或许你已经发现,这个监控曲线图不同于常见的延迟曲线,主要表现出以下两个特点:
1.延迟上升和下降的曲线几乎都是直上直下,并不是缓慢增长,是一种突变。
2.延迟曲线的最高点是一致的。
通过监控配置了解到,延迟检测获取的是Seconds_Behind_Master的值。既然出现了规律性的变化,那么我们可以通过一个简单的命令来抓取Seconds_Behind_Master的值,观察是否与监控的曲线变化一致。
# 观察曲线,五分钟内延迟会出现多次变化,所以本次共抓取5分钟,300次的Seconds_Behind_Master值
for i in {1..300}
do
echo `date` `mysql -S /data/mysql/3306/data/mysqld.sock -uxxx -pxxx -e 'show slave status\G' | grep Second` >>/tmp/second.log
sleep 1
done
查看/tmp/second.log的内容,可以看到Seconds_Behind_Master的值确实在0和71之间反复横跳。

为什么会出现这种现象呢?根据以往的经验,这种延迟大概率不是因为数据库压力大导致的,因为延迟曲线的变化过于规律。从其他角度进行排查,在对比主从服务器时间的过程中,终于捕捉到一个关键信息:从库的时间与主库的时间差基本在71S,这正好符合Seconds_Behind_Master跳动的最大值71。


或许有人会问,Seconds_Behind_Master在计算时不是会自动减去时间差吗?是的,从官方文档中我们可以看到,IO线程启动后,Seconds_Behind_Master在计算时确实会自动减去时间差,但很重要的一个前提是,这个时间差异在IO线程启动后"不会发生变化"。

所以,发生延迟跳变很大的一个可能是:IO线程启动后,该从库通过NTP或者其他方式进行了时间校正,导致Seconds_Behind_Master在计算时出现了误差。
那么如何解决呢?一种简单的处理方法是重启从库的IO线程,让其重新计算服务器时间之间的差值。但这种处理方法可能会导致延迟跳变的情况再次出现。最优解为先校正集群中所有服务器的时间,在时间一致的情况下,再重启IO线程。在校正服务器时间前,有几点是需要我们关注的:
第一,业务是否使用了调用系统时间的函数?一种可能的场景是:直接登录到数据库服务器上导入SQL脚本,这时调整服务器时间有风险,需要业务侧进行评估。
第二,校正时间时,主库的时间是向前校正还是向后校正?正常来说,时间向前校正(例如00:03校正为23:58)的业务影响是大于向后校正的。比如在insert一条数据时,create_time时间字段为00:03,之后时间校正为23:58,校正后在00:03之前又进行了一次update操作,这时就会出现update_time在create_time之前的现象。
第三,在进行时间校正时,如果时间差异过大,可以分多次进行缓步校正,即控制每次校正的时间幅度,而不是通过一次操作就校正为正确的时间,这样也可以在一定程度上降低对业务的影响。
一个建议是:如果业务逻辑强依赖于时间字段,可靠的做法是停掉应用的连接或者配置为只读,再进行时间校正和重启IO线程的操作。
参考:https://dev.mysql.com/doc/refman/5.7/en/show-slave-status.html

文章描述了一位DBA在处理生产环境中遇到的MySQL主从延迟问题,发现延迟值呈现规律性变化,最大值与主从服务器时间差相等。经过分析,确定问题在于从库时间校正导致Seconds_Behind_Master计算误差。解决方案包括重启IO线程或先校正服务器时间,同时强调了在时间校正时需注意的业务影响和策略。
993

被折叠的 条评论
为什么被折叠?



