博主介绍:✌️码农一枚 ,专注于大学生项目实战开发、讲解和毕业🚢文撰写修改等。全栈领域优质创作者,博客之星、掘金/华为云/阿里云/InfoQ等平台优质作者、专注于Java、小程序技术领域和毕业项目实战
✌️技术范围::小程序、SpringBoot、SSM、JSP、Vue、PHP、Java、python、爬虫、数据可视化、大数据、物联网、机器学习等设计与开发。
主要内容:免费开题报告、任务书、全bao定制+中期检查PPT、代码编写、🚢文编写和辅导、🚢文降重、长期答辩答疑辅导、一对一专业代码讲解辅导答辩、模拟答辩演练、和理解代码逻辑思路。
特色服务内容:答辩必过班 (全程一对一技术交流,帮助大家顺利完成答辩,小白必选)
全网粉丝50W+,累计帮助2000+完成优秀毕设
🍅文末获取源码🍅
感兴趣的可以先收藏起来,还有大家在毕设选题,项目以及🚢文编写等相关问题都可以给我留言咨询,希望帮助更多的人

演示视频
若访问不了或没有找到请文末卡片dd我获取更详细的演示视频
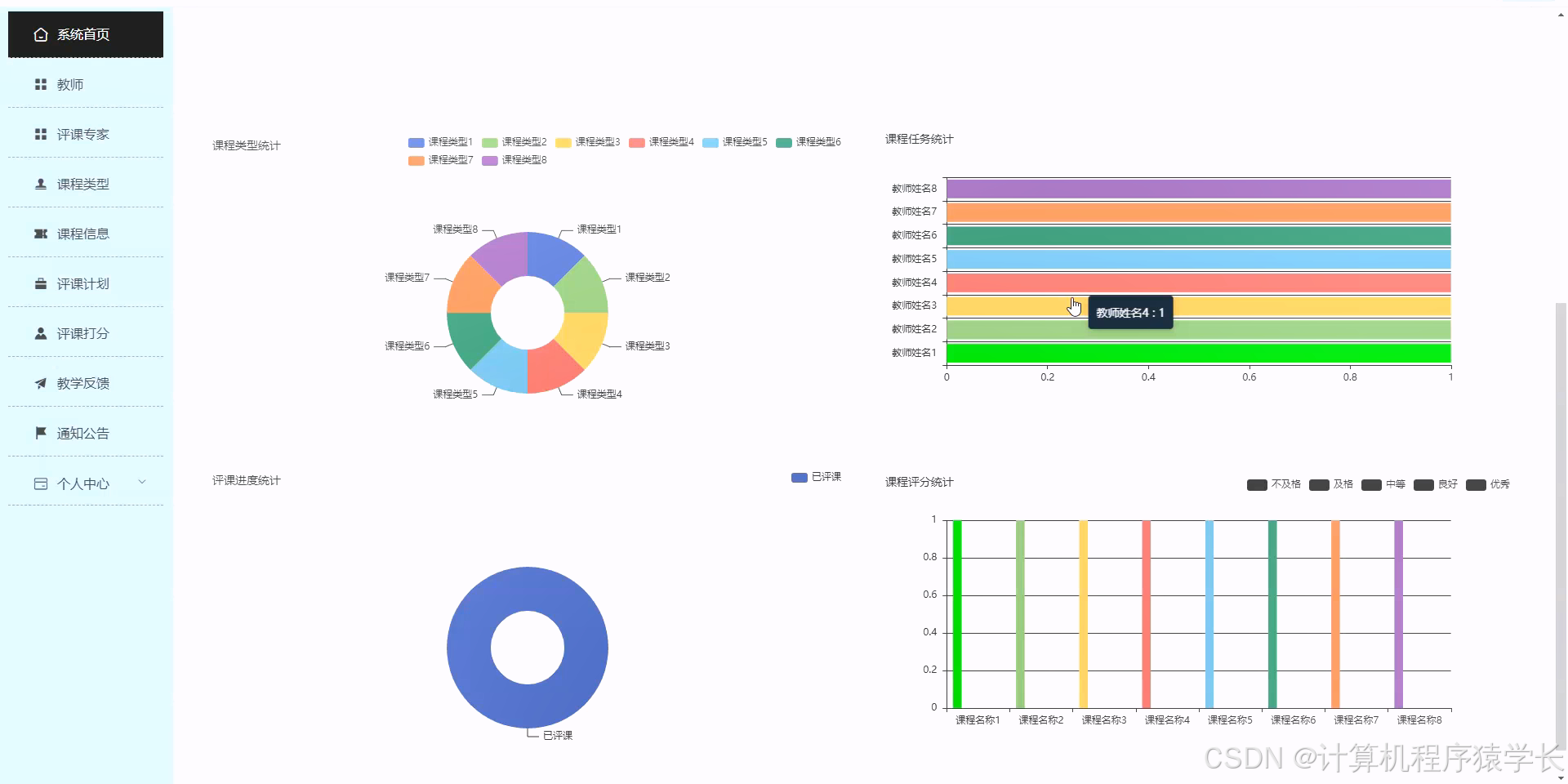
系统功能

部分实现截图
具体其他的功能就不一一介绍,完整的功能大家可以文档底部直接DD我,获取完整功能视频演示,可直接下载后即可使用,功能比较全面,大家可以在上面做简单的修改即可实现自己的项目需求





架构设计
MVC的设计模式
系统采用标准的MVC模式,利用Spring Boot集成Mybatis框架进行开发,将整个系统划分为视图层(View),控制器层(Controller),服务层(Service),以及数据访问层(Data Access Object,简称DAO层)四个主要组成部分。在这种架构下:
视图层(View): 负责前端页面的显示,包括用户界面和管理界面,提供与用户交互的接口。
控制器层(Controller): 接收用户的请求,并将请求转发给相应的服务层组件,同时负责响应的数据模型和视图的选择。
服务层(Service): 实现业务逻辑,并调用DAO层与数据库进行交互。
数据访问层(DAO层): 直接与数据库通信,负责数据的持久化工作,包括数据的查询、更新、插入和删除等操作。
Spring Boot的自带功能简化了请求的转发和视图的渲染管理,内部的Spring容器则负责业务对象的生命周期和依赖注入,极大地提高了开发效率和系统的可维护性。Mybatis作为ORM框架,使得数据库操作更加简便,映射SQL查询到Java对象,而不需要繁琐的JDBC代码。此外,为了提升系统的安全性,我们将集成Shiro进行认证和授权管理,以确保只有经过认证和授权的用户才能访问系统资源。同时,加密模块将用于保护数据的完整性和隐私,防止敏感信息泄露。
整体架构的设计旨在确保系统的安全性、稳定性以及高效性,为用户提供一个安全、可靠的系统体验。
系统架构图如下:

基于B/S的架构
①**B/S的架构:**系统为了增加系统的可操作性和可维护性采用B/S架构实现,系统包括了浏览器客户端、web服务器端和数据库端。系统架构如图。

B/S结构是目前使用最多的结构模式,它可以使得系统的开发更加的简单,好操作,而且还可以对其进行维护。使用该结构时只需要在计算机中安装数据库,和一些很常用的浏览器就可以了。浏览器就会与数据库进行信息的连接,可以实现很多的功能,B/S结构是可以直接进行使用的,而且B/S结构在使用中极大的减少了工作的维护。基于B/S的软件,所有的数据库之间都是相互独立的,因此是非常安全的。因为基于B/S结构可以清楚的看到系统正在处理的业务,并且能够及时的让管理人员做出决策,这样就可以避免企业的损失。B/S结构的基本特点是集中式的管理模式,用户使用系统生成数据后,这些数据就可以存储到系统的数据库中,方便日后能够用到,这样就可以满足人们的所有的需求。
②系统模块设计:将系统中有关联的部分组合在一起,构成具有特定功能的子系统。划分模块的内部组成具有较强的耦合性,模块本身具有一定的通用性。不同的模块间可以进行相互组合与依赖。系统的客户端浏览器采用Html、CSS和Vue的技术实现,浏览器端发送Http请求和接受Http响应;Web服务器技术包括Java语言、Springboot框架和MyBatis框架;数据库采用MySQL存储系统的数据,与服务器进行数据交互。
③数据库设计:数据库实施阶段,采用MySQL数据库三范式设计表,根据逻辑设计和物理设计的结果建立数据库,编写和调试应用程序,组织数据入库,并进行运行调试。
④页面设计:采用动静分离技术和响应式布局设计,前后端分离技术。
技术栈
后端框架SpringBoot
Spring Boot是一个开源的Java后端框架,它简化了基于Spring的应用程序的初始搭建和配置过程。Spring Boot通过提供外部化配置、自动配置和约定优于配置的原则,使开发者能够快速地构建独立、可运行的、生产级别的Spring应用程序。
Spring Boot具有以下特点和优势:
1、简化开发:Spring Boot

最低0.47元/天 解锁文章

被折叠的 条评论
为什么被折叠?



